Prometheus告警规则配置

Alertmanager的作用

规则在rules 在prometheus/rules目录下,后缀一般为.rules或.yaml。。

在prometheus/rules目录下新增一个shuang_test.rules,重启prometheus后可在此页面(http://192.168.100.254:9090/alerts?search=) 看到

告警在alertmanager/alertmanager.yml中配置,可以认为是告警部分,比如发给谁什么的,发到哪里什么的

Prometheus AlertManager的使用(邮件和微信告警

图片来自 AlertManager的使用(邮件和微信告警)

Prometheus从各个节点那里pull数据。达到设置的阈值后(rules/中的.yaml或.rules文件),通过push的方式发送给Alertmanager;Alertmanager 最后将 Prometheus 推送过来的告警信息经过其模板渲染后路由给指定用户&&接收端(邮件/钉钉/企业微信等),从而实现告警通知

https://blog.csdn.net/IT_ZRS/article/details/129932353


Prometheus的rules,是yaml文件还是rules文件?


Prometheus的rules可以以两种格式定义:

  1. YAML文件格式:

这是Prometheus官方推荐的格式,rules以YAML文件格式定义,通常以.yaml或.yml作为后缀。例如:

1
2
3
4
5
6
7
8
9
10
11
12
groups:
- name: example
rules:

- record: job_failed_duration_seconds_total
expr: sum(increase(job_failed_duration_seconds_total[5m])) by (job)

- name: example2
rules:

- record: job_success_duration_seconds_count
expr: sum(increase(job_success_duration_seconds_count[5m])) by (job)
  1. Prometheus规则语言格式:

这是Prometheus早期使用的原生规则文件格式,以.rules作为后缀。例如:

1
2
3
job_failed_duration_seconds_total = sum(increase(job_failed_duration_seconds_total[5m])) by (job)

job_success_duration_seconds_count = sum(increase(job_success_duration_seconds_count[5m])) by (job)

总结:

  • YAML格式是推荐的格式,可以定义多个rule groups。
  • 原生规则格式现在仍被支持,但日后可能会被移除。
  • 无论哪种格式,文件扩展名比较常用的有 .yaml/.yml/.rules

一个可用的rules如下:

1
2
3
4
5
6
7
8
9
10
11
groups:
- name: shuang1
rules:
- alert: shuang1
expr: max(ontology_block_height{job="polaris"}) >= 1
for: 10s
labels:
severity: page
annotations:
summary: "shuang-test: Instance {{ $labels.instance }} polaris block height diff too much"
description: "{{ $labels.instance }} polaris height diff: {{ $value }}"

可以使用up{job=”diuwallet”}=1这个条件,永远满足 (up代表在不在线)


Prometheus和node_exporter什么关系?必须要使用到吗


Prometheus和node_exporter是相关但独立的两个组件:

  • Prometheus是著名的监控与报警工具,可以通过抓取或推送方式收集时序数据,并提供查询语言PromQL,可以设置报警规则。

  • node_exporter是Prometheus生态中的一个 exporter,用于暴露主机节点的硬件和系统指标,如CPU、内存、磁盘利用率等。

node_exporter和Prometheus的关系:

  • node_exporter可以向Prometheus提供主机节点指标数据。Prometheus可以通过抓取node_exporter的metrics接口来获取这些数据。

  • 但node_exporter并非必须与Prometheus结合使用。node_exporter暴露metrics接口,任何支持抓取或推送的监控系统都可以获取这些指标,不一定是Prometheus。

  • Prometheus也可以抓取其他类型的目标,不一定是node_exporter。它支持很多种数据源。

所以,Prometheus和node_exporter不具有强依赖关系:

  • Prometheus可以独立运行,不必须使用node_exporter。

  • node_exporter也可以提供给其他监控系统,不必须要与Prometheus集成。

  • 但两者结合可以构建强大的监控报警系统,是常见的组合方式。

总之,用户根据需要决定是否一起使用Prometheus和node_exporter,它们可以配合但也可以独立存在。


这段配置什么意思?

1
2
3
4
5
6
7
8
9
10
11
groups:
- name: dappnodeheight
rules:
- alert: dappnodeheight
expr: rate(ontology_block_height_mainnet[5m]) <= 0.001
for: 1m
labels:
severity: page
annotations:
summary: "dappnode blk height not grow!"
description: "growth rate (current value: {{ $value }})"

这段YAML配置定义了一个Prometheus报警规则:

  • groups: 定义了一个规则组,名称为dappnodeheight

  • rules: 该组包含一个规则

  • alert: 规则的报警名称为dappnodeheight

  • expr: 报警表达式,如果5分钟内ontology_block_height_mainnet指标的增长率<= 0.001就触发报警

  • for: 报警持续时间为1分钟,即需要连续1分钟满足报警条件才实际发送报警

  • labels: 定义了该报警的severity为page

  • annotations: 定义了报警的文本内容

    • summary:报警简要说明

    • description: 报警详细描述,使用插入当前指标的值

总结一下,这是一个检测ontology主网区块增长过慢的报警规则。如果5分钟内区块高度增长率非常小,则认为网络存在问题,发送报警。报警文本包含当前具体的增长率值。

Prometheus报警规则允许灵活定义复杂的报警逻辑,expression和for组合检测持续问题,annotations自定义报警文本。


配置文件中的groups和rules有何区别?


在 Prometheus 配置报警规则时,groups 和 rules 有以下区别:

  • groups: 用来定义一组相关的报警规则。一个配置文件可以包含多个 groups。

  • rules: 用来定义单条报警规则。每个 group 下可以包含多条 rules。

举个例子:

1
2
3
4
5
6
7
8
9
10
11
12
13
14
15
16
17
18
groups:
- name: host_alerts
rules:

- alert: HostOutOfMemory
expr: node_memory_MemAvailable < 1048576
for: 5m

- alert: HostHighLoad
expr: node_load5 > 3
for: 2m

- name: db_alerts
rules:

- alert: HighQPS
expr: rate(mysql_queries[5m]) > 100
for: 10m

这个例子定义了两个组:

  • host_alerts:包含两条关于主机指标的报警规则

  • db_alerts:包含一条关于数据库QPS的报警规则。

groups的作用是将相关的规则组织在一起,便于管理。rules则定义了实际的报警判断逻辑。

所以在Prometheus报警配置中,groups负责规则的组织和分组,rules用于定义真正的报警规则。两者搭配使用可以配置清晰可管理的报警系统。


http://43.134.68.68:9090/graph?g0.expr=rate(ontology_block_height_mainnet%5B5m%5D)&g0.tab=1&g0.stacked=0&g0.show_exemplars=0&g0.range_input=1h

rate(ontology_block_height_mainnet[5m])


Prometheus 新增规则后,是否需要重启?


在Prometheus中,当报警规则配置(rule files)发生变更时,无需重启Prometheus服务器,规则可以自动重新加载。

具体来说,Prometheus支持两种方式动态重新加载规则文件:

  1. 发送SIGHUP信号给Prometheus进程:
1
kill -HUP <pid of Prometheus process>

收到SIGHUP信号后,Prometheus会重新加载规则文件。

  1. HTTP请求Prometheus的-/reload接口:
1
curl -X POST http://localhost:9090/-/reload

调用该接口同样可以触发规则重载。

另外,Prometheus也提供了配置规则文件自动重新加载的功能。可以在启动参数中指定:

1
--rule-files="/path/to/rules/*.yaml" --reload-on-change

这样当规则文件变更时,会自动重载而无需手动操作。

所以Prometheus可以动态加载修改后的规则文件,不需要重启服务器,这大大简化了规则管理。新的报警规则可以很快应用生效。

http://43.134.68.68:9090/rules

如果发现不符合预期,就去 http://43.134.68.68:9090/rules,点击expr,去实际Execute一下~

可能有坑的是,某个expr查出来会有多台机器,要注意选其中min或max,或avg,再和后面的值做比较~

例如如果不加 min,则会这样


将告警信息发送到邮箱


参考 prometheus使用 (十三) QQ邮件告警

udaupxyghnaabjcg

1
2
3
4
5
6
7
8
9
10
11
12
13
14
15
16
17
18
19
20
21
22
23
24
25
#全局配置
global:
resolve_timeout: 5m #当告警的状态由"firing"变为"resolve"的以后还要呆多长时间,才宣布告警解除
smtp_from: '2665483426@qq.com' #发件人邮箱
smtp_smarthost: 'smtp.qq.com:465' #qq邮箱smtp端口端口
smtp_auth_username: '2665483426@qq.com' #邮箱地址
smtp_auth_password: 'vxehxwuwnwlreaih' #邮箱安全码
smtp_require_tls: false #不携带证书请求
smtp_hello: 'qq.com'

#路由配置
route:
group_by: ['alertname'] #告警应该根据那些标签进行分组
#这里匹配的是key,当相同标签的告警一起来的时候分为同一组
group_wait: 5s #一组的告警发出前要等待多少秒,这个是为了把更多的告警一个批次发出去
group_interval: 5s #同一组的多批次告警间隔多少秒后,才能发出
repeat_interval: 5m #重复的告警要等待多久后才能再次发出去
receiver: 'email' #指定路由到email的路由

#发送配置
receivers: #定义谁接收告警,(接收路由的告警)
- name: 'email' #名称对应route中的receiver参数
email_configs: #采用邮箱机制
- to: '2665483426@qq.com' #发送到那里的邮箱
send_resolved: true #是否发送状态恢复的邮件

MSABYJVCZKKGRPIE

网易邮箱 相关配置:

1
2
3
4
5
6
7
8
9
global:
resolve_timeout: 5m
smtp_from: '68985@163.com' #发送人的邮箱,自定义
smtp_smarthost: 'smtp.163.com:465'
smtp_auth_username: '68985@163.com' #你自己的邮箱
smtp_auth_password: 'MSABYJVCZKKGRPIE' #这个是上面获取安全吗的值,不是你邮箱的密码
smtp_require_tls: false
smtp_hello: '163.com'


将告警信息发送到IM中


发送飞书/Lark

https://www.google.com/search?q=prometheus+alertmanager+lark&newwindow=1&sca_esv=556959823&sxsrf=AB5stBiAP5qDcstJlttdFqGnqQLOhznCfA%3A1692066690325&ei=guPaZMarE7fq2roPypyUKA&oq=prometheus+lark&gs_lp=Egxnd3Mtd2l6LXNlcnAiD3Byb21ldGhldXMgbGFyayoCCAAyBhAAGAgYHkjJRFDlAljDNXAEeAGQAQCYAaMBoAH_DqoBBDYuMTC4AQPIAQD4AQGoAgrCAgoQABhHGNYEGLADwgIHECMY6gIYJ8ICBBAjGCfCAgcQABiKBRhDwgILEAAYgAQYsQMYgwHCAggQABiABBixA8ICCxAAGIoFGLEDGIMBwgIHECMYigUYJ8ICERAuGIAEGLEDGIMBGMcBGNEDwgIFEAAYgATCAgsQLhiABBixAxiDAcICDRAAGIoFGLEDGIMBGEPCAgcQABgMGIAEwgIOEC4YgAQYxwEY0QMYywHCAggQABiABBjLAcICBBAAGB7CAgYQABgFGB7iAwQYACBBiAYBkAYC&sclient=gws-wiz-serp

https://www.yoyoask.com/?p=4514


使用Receiver接收告警信息下面的几小节的介绍来看,邮件,slack,企业微信,都比较容易直接集成。

集成钉钉,飞书等需要额外的工作

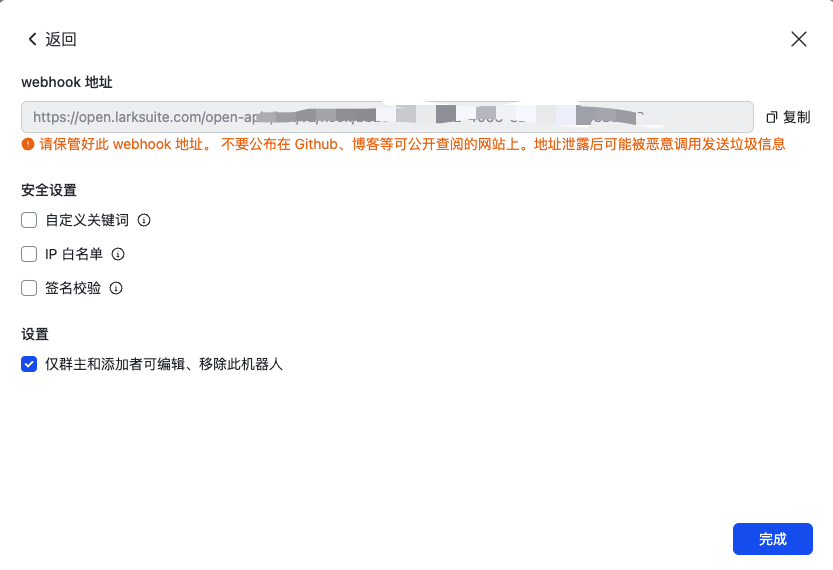
https://open.larksuite.com/open-apis/bot/v2/hook/bb2943b9-59f2-4063-8b47-414f158b33c8

新建一个群,点击 添加机器人

要将 Prometheus Alertmanager 的告警发送到 Lark(飞书)上,你可以使用 Alertmanager 的 webhook 配置来实现。Alertmanager 提供了发送告警通知到外部系统的功能,其中包括通过 webhook 将告警发送到自定义的目标。

以下是将 Prometheus Alertmanager 配置为发送告警到 Lark 的一般步骤:

  1. 确保你已经在 Lark 上创建了一个机器人,并获取到了该机器人的 Webhook URL。
  2. 编辑 Alertmanager 的配置文件(通常是 alertmanager.yml)。
  3. receivers 部分添加一个新的 receiver 来定义发送到 Lark 的告警配置。例如:
1
2
3
4
receivers:
- name: 'lark-webhook'
webhook_configs:
- url: 'https://api.lark.com/your-webhook-url'

请将 url 替换为你在 Lark 机器人中获取到的实际 Webhook URL。

  1. route 部分将你想要发送到 Lark 的告警路由到刚刚定义的 receiver。例如:
1
2
3
route:
receiver: 'lark-webhook'
# 添加其他的路由规则...
  1. 保存并关闭配置文件。
  2. 重新启动 Prometheus Alertmanager 服务,使配置生效。

完成上述步骤后,Prometheus Alertmanager 将会将匹配的告警发送到 Lark 机器人的 Webhook URL,从而实现告警的发送到 Lark 平台上。

请注意,以上步骤仅提供了一种将告警发送到 Lark 的一般方法,具体的配置可能会根据你的需求和环境而有所不同。你可以根据 Alertmanager 的文档和 Lark 的文档进行进一步的配置和调整,以满足你的实际需求。


实际上按上面说的是有问题的。。slack和企业微信Alertmanager是直接支持的,但是钉钉,飞书/Lark需要自己写代码,将Alertmanager的格式转成Lark的格式


发送slack


slack: (参考 prometheus报警—通过slack发送报警内容

例如直接请求 https://open.larksuite.com/open-apis/bot/v2/hook/bb2943b9-59f2-4063-8b47-414f158b33c8

社区用的比较多的项目是 PrometheusAlert,这一篇是通过alertmanager和PrometheusAlert实现飞书监控告警, 这篇 prometheus配置邮件及飞书告警也差不多

也有自己实现 alertmanager到飞书请求体的转换工具prometheus实战之五:飞书通知告警


发送企业微信


集成企业微信

https://leehao.me/prometheus-%E5%8F%91%E9%80%81%E4%BC%81%E4%B8%9A%E5%BE%AE%E4%BF%A1/

1
2
3
4
5
6
7
8
9
10
11
12
13
14
15
16
17
18
19
20
21
22
23
24
25
26
27
28
global:
resolve_timeout: 10m
wechat_api_url: 'https://qyapi.weixin.qq.com/cgi-bin/'
wechat_api_secret: '应用的secret,在应用的配置页面可以看到'
wechat_api_corp_id: '企业id,在企业的配置页面可以看到'
templates:
- '/etc/alertmanager/config/*.tmpl'
route:
group_by: ['alertname']
group_wait: 30s
group_interval: 5m
repeat_interval: 12h
routes:
- receiver: 'wechat'
continue: true
inhibit_rules:
- source_match:
receivers:
- name: 'wechat'
wechat_configs:
- send_resolved: false
corp_id: '企业id,在企业的配置页面可以看到'
to_user: '@all'
to_party: ' PartyID1 | PartyID2 '
message: '{{ template "wechat.default.message" . }}'
agent_id: '应用的AgentId,在应用的配置页面可以看到'
api_secret: '应用的secret,在应用的配置页面可以看到'

https://work.weixin.qq.com/wework_admin/frame#apps/createApiApp

企业id从这里找 https://work.weixin.qq.com/wework_admin/frame#profile/enterprise

agent_id: ‘应用的AgentId,在应用的配置页面可以看到’

https://www.cnblogs.com/miaocbin/p/13706164.html

直接启动,查看日志

1
2
3
{"caller":"wechat.go:178","incident":"{}/{}:{alertname=\"shuang1\"}","integration":"wechat","level":"debug","response":"{\"errcode\":60020,\"errmsg\":\"not allow to access from your ip, hint: [1692253047612133639172792], from ip: 61.169.64.116, more info at https://open.work.weixin.qq.com/devtool/query?e=60020\"}","ts":"2023-08-17T06:17:27.510Z"}
{"attempts":1,"caller":"notify.go:743","component":"dispatcher","integration":"wechat[0]","level":"debug","msg":"Notify success","receiver":"wechat","ts":"2023-08-17T06:17:27.510Z"}

https://developer.work.weixin.qq.com/devtool/query?e=60020

最后用这个配置就好了

1
2
3
4
5
6
7
8
9
10
11
12
13
14
15
16
17
18
19
20
21
22
23
24
25
26
27
28
29
30
31
32
33
34
35
36
37
38
39
40
41
42
43
44
45
46
47
48
49
50
51
52
53
54
55
56
57
58
59
60
61
62
63
64
65
global:
resolve_timeout: 5m
smtp_smarthost: 'smtp.163.com:465'
smtp_from: 'xxxxxx@163.com' # 用于发送告警右键的邮箱
smtp_auth_username: 'xxxxx@163.com'
smtp_auth_password: 'xxxxxx' #此处为邮箱的授权密码,非邮箱登录密码
smtp_require_tls: false
smtp_hello: '163.com'
#企业微信相关配置
wechat_api_url: 'https://qyapi.weixin.qq.com/cgi-bin/'
wechat_api_secret: 'xzxzxa-xzxzx' #应用的secret,在应用的配置页面可以看到
wechat_api_corp_id: 'asasaasasasas' #企业id,在企业的配置页面可以看到


route:
group_by: ['alertname']
group_wait: 5s #30s
group_interval: 5m #5m
repeat_interval: 30m #1h
receiver: 'default-receiver'
routes: # 子路由
- receiver: 'k8smail'
continue: true
- receiver: 'ont-slack'
continue: true
- receiver: 'wechat'
continue: true

receivers:
- name: 'default-receiver'
email_configs:
- to: 'xxxx@126.com' # 接收报警邮件的邮箱
send_resolved: true
- name: 'k8smail'
email_configs:
- to: 'xxxxx@163.com' # 接收报警邮件的邮箱
send_resolved: true
- to: 'xxxxx@gmail.com' # 接收报警邮件的邮箱(cuishuang)
send_resolved: true
- name: 'ont-slack'
slack_configs:
- send_resolved: true
api_url: https://hooks.slack.com/services/xxx/xxx/xxxx #这里填你安装webhook app应该的时候给的url
channel: '#monitoring' #要发往那个频道
text: "{{ range .Alerts }} {{ .Annotations.description}}\n {{end}} @{{ .CommonAnnotations.username}} <{{.CommonAnnotations.link}}| click here>"
title: "{{.CommonAnnotations.summary}}"
title_link: "{{.CommonAnnotations.link}}"
- name: 'wechat'
wechat_configs:
- send_resolved: false
corp_id: 'xxxx'
to_user: '@all'
# to_party: ' PartyID1 | PartyID2 '
message: '{{ template "wechat.default.message" . }}'
# message: '触发告警,请查看'
agent_id: '1000002' #应用的AgentId,在应用的配置页面可以看到
api_secret: 'YpZ-OgtocBlUGnTB89oGUrSwHMeyT29Hf0lGxYGxqGc' #应用的secret,在应用的配置页面可以看到

inhibit_rules:
- source_match:
severity: 'critical'
target_match:
severity: 'warning'
equal: ['alertname', 'dev', 'instance']


alertmanager.yml中route部分如果有多个receiver,该怎么写?


alertmanager.yml中,你可以定义多个接收者(receivers)并通过路由(route)来决定哪些警报应该发送到哪些接收者。以下是一个简单的示例,说明如何定义和使用多个接收者。

1
2
3
4
5
6
7
8
9
10
11
12
13
14
15
16
17
18
19
20
21
22
23
24
25
26
27
28
29
30
31
32
route:
receiver: 'default-receiver'
group_wait: 30s
group_interval: 5m
repeat_interval: 4h
routes:
- match:
severity: critical
receiver: 'critical-receiver'
- match_re:
service: ^(foo1|foo2|baz)$
receiver: 'service-foo-receiver'
- match:
service: bar
receiver: 'service-bar-receiver'

receivers:
- name: 'default-receiver'
email_configs:
- to: 'default-email@example.com'

- name: 'critical-receiver'
email_configs:
- to: 'critical-email@example.com'

- name: 'service-foo-receiver'
email_configs:
- to: 'service-foo-email@example.com'

- name: 'service-bar-receiver'
email_configs:
- to: 'service-bar-email@example.com'

在上述配置中,警报会根据其标签和对应的匹配规则被路由到不同的接收者。例如,严重性为”critical”的警报会被发送到’critical-receiver’,服务名为’foo1’、’foo2’或’baz’的警报会被发送到’service-foo-receiver’,服务名为’bar’的警报会被发送到’service-bar-receiver’。所有其他没有匹配到的警报将会被发送到’default-receiver’。

请注意,这只是一个基本示例。实际的配置可能会根据你的需要进行修改,并且可能会包含更复杂的路由规则和接收者配置。例如,每个接收者可以有多个不同类型的配置(如email, webhook, PagerDuty等)。


查看是否触发告警


http://192.168.100.254:9090/alerts?search=

  • Inactive是不活跃,即这项规则达不到触发的阈值

  • Pending是挂起中(理解成蓄力中),已经到阈值,但要达到设置得持续时间后,才会变成Firing

  • Firing可以理解为开火,即已经发送告警

另外也有说

https://blog.csdn.net/IT_ZRS/article/details/129932353

  • inactive:没有异常。
  • pending:已触发阈值,但未满足告警的持续时间(即 rule 中的 for 字段)。
  • firing:已触发阈值且满足告警的持续时间,然后将告警发送至 Alertmanager,Alertmanager 根据相关模板发送至Email/钉钉等。

为什么会出现只有邮件或slack能收到的情况?怎样才能同时都收到


大概率是route,即转发规则有问题

1
2
3
4
5
6
7
8
route:
group_by: ['alertname']
group_wait: 5s #30s
group_interval: 5s #5m
repeat_interval: 1m #1h
receiver: 'k8smail'
routes: # 子路由
- receiver: 'my-slack'

上面这样配置,为什么k8smail收不到,只能my-slack收到?


你的问题是关于Prometheus Alertmanager的路由配置,你希望理解为什么所有的警报都发送到’my-slack’接收者,而不是’k8smail’接收者。

根据你的配置,主路由(root route)设置了接收者为’k8smail’。然后,你定义了一个子路由(child route),并设置了接收者为’my-slack’。根据Alertmanager的路由规则,如果一个警报匹配到一个子路由,那么它将会被发送到该子路由指定的接收者,而不是主路由的接收者。

然而,你的子路由没有定义匹配条件(matchmatch_re),这就意味着所有的警报都会匹配到这个子路由,因此,所有的警报都会被发送到’ont-slack’接收者,而不是’k8smail’接收者。

如果你希望只有特定的警报发送到’ont-slack’,你应该在子路由中定义适当的匹配条件。例如:

1
2
3
4
5
6
7
8
9
10
route:
group_by: ['alertname']
group_wait: 5s
group_interval: 5s
repeat_interval: 1m
receiver: 'k8smail'
routes: # 子路由
- match:
severity: critical
receiver: 'my-slack'

在这个例子中,只有严重性为’critical’的警报会被发送到’my-slack’,其他的警报会被发送到’k8smail’。如果你没有定义子路由的匹配条件,那么所有警报都会默认匹配到子路由,所以你会看到所有的警报都发送到了’my-slack’。


alertmanager 子路由routes配置多个receivers


Alertmanager 的 routes 配置允许设置多个 receivers,这使得可以将告警发送到多个不同的接收器进行处理。

例如,可以在 routes 下配置多个 receivers,像这样:

1
2
3
4
5
6
7
routes:
- receiver: 'email-receiver'
# 其他路由匹配规则

- receiver: 'slack-receiver'

- receiver: 'pagerduty-receiver'

上面配置了3个不同的 receivers。当一个告警被触发时,它会被发送到所有3个配置的 receivers。

你也可以通过 continue 字段来控制告警只被发送到第一个匹配的 receiver,而不是所有的:

1
2
3
4
5
6
7
8
routes:
- receiver: 'email-receiver'
# 其他路由匹配规则
continue: true

- receiver: 'slack-receiver'

- receiver: 'pagerduty-receiver'

这时告警只会被发送到第一个匹配的 receiver,后面的 receiver 不会再收到这个告警。

同时,你也可以通过 match 和 match_re 来匹配告警的标签,从而实现根据告警的不同发送到不同的receiver。

总之,routes 配置允许很灵活地控制告警的发送逻辑。


此处
这样写就可以了

1
2
3
4
5
6
7
8
9
route:
group_by: ['alertname']
group_wait: 5s #30s
group_interval: 5s #5m
repeat_interval: 1m #1h
receiver: 'k8smail'
routes: # 子路由
- receiver: 'my-slack'
- receiver: 'k8smail'

完整配置:

1
2
3
4
5
6
7
8
9
10
11
12
13
14
15
16
17
18
19
20
21
22
23
24
25
26
27
28
29
30
31
32
33
34
35
36
37
38
39
40
41
42
43
global:
resolve_timeout: 5m
smtp_from: '68985@163.com' #发送人的邮箱,自定义
smtp_smarthost: 'smtp.163.com:465'
smtp_auth_username: '68985@163.com' #你自己的邮箱
smtp_auth_password: 'xxxxxxx' #这个是上面获取安全码的值,不是你邮箱的密码
smtp_require_tls: false
smtp_hello: '163.com'

route:
group_by: ['alertname']
group_wait: 5s #30s
group_interval: 5s #5m
repeat_interval: 1m #1h
receiver: 'k8smail'
routes: # 子路由
- receiver: 'my-slack'
- receiver: 'k8smail'


receivers:
- name: 'k8smail'
email_configs:
- to: 'xxxxx@gmail.com' # 接收报警邮件的邮箱
send_resolved: true
- to: 'yyyyyy@gmail.com' # 接收报警邮件的邮箱
send_resolved: true
- name: 'my-slack'
slack_configs:
- send_resolved: true
api_url: https://hooks.slack.com/services/T04ASAT9J90/aaaaa/xxxxxx #这里填你安装webhook app应该的时候给的url
channel: '#monitoring' #要发往那个频道
text: "{{ range .Alerts }} {{ .Annotations.description}}\n {{end}} @{{ .CommonAnnotations.username}} <{{.CommonAnnotations.link}}| click here>"
title: "{{.CommonAnnotations.summary}}"
title_link: "{{.CommonAnnotations.link}}"


inhibit_rules:
- source_match:
severity: 'critical'
target_match:
severity: 'warning'
equal: ['alertname', 'dev', 'instance']

所以Alertmanager查找默认接收者的顺序是:

route 里指定的默认接收者
global 配置里的 default_receiver
第一个定义的接收者

1
2
3
routes: # 子路由
- receiver: 'my-slack'
- receiver: 'k8smail'

这里匹配到第一个,默认是不会继续向下匹配的。。所以。。


Alertmanager routes继续向下匹配:


Alertmanager 的 routes 配置支持通过 continue 字段控制告警是否继续向下匹配。

如果将 continue 设置为 true,则告警会继续和后面的 route 规则进行匹配:

1
2
3
4
5
6
7
8
9
routes:
- match:
severity: critical
receiver: team-critical
continue: true

- match:
severity: warning
receiver: team-warning

上面第一个路由匹配严重级别为critical的告警,并发送到team-critical接收者,continue为true,所以告警会继续和后续规则匹配。

如果severity为warning,会同时发送到team-critical和team-warning两个接收者。

如果将continue设置为false(默认值):

1
2
3
4
5
6
7
8
routes:
- match:
severity: critical
receiver: team-critical

- match:
severity: warning
receiver: team-warning

那么告警只会发送到第一个匹配的接收者,不会继续往下匹配。

severity为critical只会发送到team-critical,不会再发送到team-warning。

所以continue用于控制告警是否继续匹配后面的路由规则,默认为false,只发送给第一个匹配的接收者。将continue设置为true可以实现告警发送到多个接收者。


https://www.cnblogs.com/binliubiao/p/13465140.html

https://www.coderdocument.com/docs/prometheus/v2.14/alerting/configuration.html

https://www.bookstack.cn/read/prometheus-manual/alerting-configuration.md

可以通过 http://192.168.100.254:9093/#/status 查看Alertmanager的Config


所以最终的既能发给slack,也能发邮件的配置为:

1
2
3
4
5
6
7
8
9
10
11
12
13
14
15
16
17
18
19
20
21
22
23
24
25
26
27
28
29
30
31
32
33
34
35
36
37
38
39
40
41
42
43
44
45
46
47
48
49
50
global:
resolve_timeout: 5m
smtp_smarthost: 'smtp.163.com:465'
smtp_from: 'xxxx@163.com' # 用于发送告警右键的邮箱
smtp_auth_username: 'xxxx@163.com'
smtp_auth_password: 'xxxxxxxx' #此处为邮箱的授权密码,非邮箱登录密码
smtp_require_tls: false
smtp_hello: '163.com'


route:
group_by: ['alertname']
group_wait: 5s #30s
group_interval: 5s #5m
repeat_interval: 10s #1h
receiver: 'default-receiver'
routes: # 子路由
- receiver: 'k8smail'
continue: true
- receiver: 'ont-slack'
continue: true

receivers:
- name: 'default-receiver'
email_configs:
- to: 'xxxx@126.com' # 接收报警邮件的邮箱
send_resolved: true
- name: 'k8smail'
email_configs:
- to: 'xxxxx@yeah.net' # 接收报警邮件的邮箱
send_resolved: true
- to: 'xxxxx@gmail.com' # 接收报警邮件的邮箱(cuishuang)
send_resolved: true
- name: 'my-slack'
slack_configs:
- send_resolved: true
api_url: https://hooks.slack.com/services/xxxxxxxx/xxxxxxx #这里填你安装webhook app应该的时候给的url
channel: '#monitoring' #要发往那个频道
text: "{{ range .Alerts }} {{ .Annotations.description}}\n {{end}} @{{ .CommonAnnotations.username}} <{{.CommonAnnotations.link}}| click here>"
title: "{{.CommonAnnotations.summary}}"
title_link: "{{.CommonAnnotations.link}}"


inhibit_rules:
- source_match:
severity: 'critical'
target_match:
severity: 'warning'
equal: ['alertname', 'dev', 'instance']


这两个地址是非常好用的~

http://192.168.100.254:9090/alerts?search= 查看告警合适触发,pending中还是firing

http://43.134.68.68:9090/rules 这个看规则,能点击expr直接查询值

http://192.168.100.254:9093/#/status 这个看alertmanager的配置信息。。用处相对不大~

这里的日志级别设置并不好用 https://www.cnblogs.com/winstom/p/11940570.html

还是不知道日志保存到了哪里。。

可以不用supervisord启动,直接二进制启,从命令行看输出日志

./alertmanager --log.level=debug --log.format=json


可以这样查看,昨天的某个告警有没有发出来,以及为何没发出来(如处于pending状态,最终没有firing)

http://43.134.68.68:9090/graph?g0.expr=ALERTS&g0.tab=0&g0.stacked=0&g0.show_exemplars=0&g0.range_input=1d


Prometheus Blackbox Exporter(普罗米修斯黑盒导出器)是一个用于对网络服务进行主动探测和监控的工具。它是Prometheus生态系统中的一个组件,用于监控网络应用的可用性和性能。

Blackbox Exporter 提供了一组内置的探针(Probes),用于执行各种网络探测任务,例如 HTTP、TCP、ICMP、DNS、SMTP 等。它可以定期发送请求到目标服务,并收集有关服务的指标数据。通过这些指标,你可以了解服务的响应时间、可用性和其他相关的网络性能指标。

Blackbox Exporter 配置灵活,可以根据需要定义多个探测任务,并可以使用 Prometheus 的标准配置文件进行配置。它会将探测结果作为指标(Metrics)暴露给 Prometheus 服务器,然后可以使用 PromQL 查询语言对指标进行查询和分析。

使用 Blackbox Exporter,你可以监控各种网络服务,例如 Web 服务器、数据库、消息队列等,并在出现问题时得到通知。它对于实时监控网络服务的可用性和性能非常有用,并能够帮助你及时发现和解决潜在的问题。

请注意,Blackbox Exporter 主要用于对网络服务进行主动探测,而对于已经集成了客户端库的应用程序,你可以直接使用 Prometheus 客户端库来进行指标采集和导出。

在 Prometheus Blackbox Exporter 中,expr 是指用于配置探测任务的表达式(expression)。每个探测任务都定义了一个或多个表达式,用于指定要执行的网络探测操作。

expr 字段通常是在 Blackbox Exporter 的配置文件中定义的,用于指定探测任务的行为。它可以是一个字符串,其中包含一个或多个 PromQL 查询语句。

表达式可以有不同的形式,具体取决于探测任务和要检查的服务类型。以下是一些示例:

  • 对于 HTTP 探测任务,表达式可以是一个 HTTP 请求的 URL,例如 expr: "http://example.com"。Blackbox Exporter 将发送一个 HTTP GET 请求到指定的 URL,并记录响应时间和状态码等指标。

  • 对于 TCP 探测任务,表达式可以是一个主机名和端口号的组合,例如 expr: "example.com:80"。Blackbox Exporter 将尝试建立到指定主机和端口的 TCP 连接,并记录连接时间和连接状态等指标。

  • 对于 DNS 探测任务,表达式可以是一个域名,例如 expr: "example.com"。Blackbox Exporter 将执行 DNS 查询,并记录查询时间和响应状态等指标。

通过配置 expr 字段,你可以定义多个探测任务,并监控不同服务的可用性和性能。Blackbox Exporter 将周期性地执行这些探测任务,并将指标数据暴露给 Prometheus 服务器供后续查询和分析。

在 Prometheus Blackbox Exporter 中,probe 是指用于执行网络探测任务的组件或操作。它是 Blackbox Exporter 的核心功能之一。

Probe(探针)是一种主动探测的机制,用于测试和监测目标服务的可用性和性能。在 Blackbox Exporter 中,它由一组内置的探测器(Probers)实现,用于执行不同类型的网络探测任务。

Blackbox Exporter 提供了多个探测器,每个探测器针对特定的网络协议或服务类型。以下是一些常用的探测器示例:

  • HTTP 探测器:用于发送 HTTP 请求到目标 URL,并记录响应时间、状态码、内容匹配等指标。

  • TCP 探测器:用于建立到目标主机和端口的 TCP 连接,并记录连接时间、连接状态等指标。

  • ICMP 探测器:用于执行 ICMP Ping 操作,测试目标主机的可达性,并记录响应时间和丢包率等指标。

  • DNS 探测器:用于执行 DNS 查询,并记录查询时间、响应状态等指标。

通过配置 Blackbox Exporter 的 probe 字段,你可以选择适当的探测器,并定义探测任务的细节。探测器将根据配置的参数执行相应的探测操作,并收集指标数据。这些指标数据将作为 Prometheus 暴露的指标供后续查询、报警和分析使用。

总之,Probe 是 Blackbox Exporter 中用于执行网络探测任务的组件,它通过不同的探测器来实现对不同服务和协议的探测,并提供相关的指标数据供监控和分析使用。

ALERTS


网络探测:Blackbox Exporter

https://yunlzheng.gitbook.io/prometheus-book/part-ii-prometheus-jin-jie/exporter/commonly-eporter-usage/install_blackbox_exporter

https://cloud.tencent.com/developer/article/2183169?cps_key=1d358d18a7a17b4a6df8d67a62fd3d3d

https://cloud.tencent.com/developer/news/620963?cps_key=1d358d18a7a17b4a6df8d67a62fd3d3d

https://segmentfault.com/a/1190000039680793

https://www.voidking.com/dev-prometheus-blackbox-exporter/



下面是k8s中使用operator部署的

https://alert.tooltaskon.xyz/#/alerts


相关命令:

https://blog.csdn.net/shm19990131/article/details/107199018

This is an alert meant to ensure that the entire alerting pipeline is functional.
This alert is always firing, therefore it should always be firing in Alertmanager
and always fire against a receiver. There are integrations with various notification
mechanisms that send a notification when this alert is not firing. For example the
“DeadMansSnitch” integration in PagerDuty.


https://zhuanlan.zhihu.com/p/634218319

1980 2023-08-18 16:02:08 cd prom
1981 2023-08-18 16:02:09 ls
1982 2023-08-18 16:02:18 vim alertmanager-config.yaml
1983 2023-08-18 16:13:22 cat alertmanager-config.yaml
1984 2023-08-18 16:14:55 ls
1985 2023-08-18 16:14:58 vim alertmanager-config.yaml
1986 2023-08-18 16:15:39 cat alertmanager-config.yaml
1987 2023-08-18 16:16:04 ls
1988 2023-08-18 16:17:10 helm upgrade –reuse-values -f alertmanager-config.yaml -n monitoring prometheus prometheus-community/kube-prometheus-stack
1989 2023-08-18 16:17:52 ls
1990 2023-08-18 16:17:56 k -n monitoring get pod

1991 2023-08-18 16:18:08 k -n monitoring exec -it alertmanager-prometheus-kube-prometheus-alertmanager-0 – sh

1992 2023-08-18 16:18:49 k -n monitoring get pod
1993 2023-08-18 16:18:55 k -n monitoring logs alertmanager-prometheus-kube-prometheus-alertmanager-0
1994 2023-08-18 16:19:32 k -n monitoring delete servicemonitor prometheus-kube-prometheus-kube-scheduler prometheus-kube-prometheus-kube-proxy prometheus-kube-prometheus-kube-controller-manager
1995 2023-08-18 16:19:40 k -n monitoring delete prometheusrule prometheus-kube-prometheus-kubernetes-system-kube-proxy prometheus-kube-prometheus-kubernetes-system-controller-manager prometheus-kube-prometheus-kube-scheduler.rules prometheus-kube-prometheus-kubernetes-system-scheduler
1996 2023-08-18 16:20:22 ls
1997 2023-08-18 16:20:25 vim alertmanager-config.yaml
1998 2023-08-18 17:28:59 ls
1999 2023-08-18 17:29:07 k -n taskon get ing
2000 2023-08-18 17:29:18 k -n taskon edit ing taskon-operation-web-preview-ingress

要过一段时间才会

https://www.google.com/search?q=%E5%AE%B9%E5%99%A8%E4%B8%AD+alertmanager%E7%9A%84%E9%85%8D%E7%BD%AE%E5%9C%A8%E5%93%AA%E9%87%8C&oq=%E5%AE%B9%E5%99%A8%E4%B8%AD+alertmanager%E7%9A%84%E9%85%8D%E7%BD%AE%E5%9C%A8%E5%93%AA%E9%87%8C&aqs=chrome..69i57j0i546j0i546i649l2.8483j0j1&sourceid=chrome&ie=UTF-8




告警分级


https://yunlzheng.gitbook.io/prometheus-book/parti-prometheus-ji-chu/alert/alert-manager-route


基于标签的告警信息分发

Prometheus支持在 rules 文件中为每个告警规则设置 severity 标签来标识告警的严重程度。

通常建议定义如下几个 severity 级别: (用其他的tag也可以~)

  • critical: 严重故障,需要立即处理。

  • error: 错误告警,可能会影响服务正常运行。

  • warning: 警告告警,需要定期关注。

  • info: 提醒信息,不影响服务但需要了解。

您定义的 polaris 高度差异告警规则设置的 severity 为 page,可以定义为 warning 级别。

实际规则文件可以设置为:

groups:

  • name: critical
    rules:

    • alert: cpu_usage_too_high
      expr: 100 - (avg by(instance) (rate(node_cpu{mode=”idle”}[5m])) * 100) > 90
      for: 10m
      labels:
      severity: critical
  • name: error
    rules:

    • alert: …
      severity: error
  • name: warning
    rules:

    • alert: polaris_block_height_diff
      expr: …
      severity: warning
  • name: info
    rules:

    • alert: …
      severity: info

这样就将不同等级的告警规则根据严重程度归类到不同的 rule group 中,在告警通知和处理策略上也可以做区分。

除了 severity 外,还可以根据告警触发频率等属性进一步细分规则组,将类似类型的规则归一统一管理。


实际场景下,告警处理可不是这么简单的一件事情,对于不同级别的告警,我们可能会有完全不同的处理方式,因此在route中,我们还可以定义更多的子Route,这些Route通过标签匹配告警的处理方式

告警的匹配有两种方式可以选择。一种方式基于字符串验证,通过设置match规则判断当前告警中是否存在标签labelname并且其值等于labelvalue。第二种方式则基于正则表达式,通过设置match_re验证当前告警标签的值是否满足正则表达式的内容。


group_wait:

Alertmanager可以对告警通知进行分组,将多条告警合合并为一个通知。这里我们可以使用group_by来定义分组规则。基于告警中包含的标签,如果满足group_by中定义标签名称,那么这些告警将会合并为一个通知发送给接收器。

有的时候为了能够一次性收集和发送更多的相关信息时,可以通过group_wait参数设置等待时间,如果在等待时间内当前group接收到了新的告警,这些告警将会合并为一个通知向receiver发送。


group_interval:

而group_interval配置,则用于定义相同的Group之间发送告警通知的时间间隔。


其实非常简单~ prometheus的rules中,labels:这行下新增一行设置,例如叫severity_level: critical

在alertmanager的alertmanager.yml配置文件中,子路由新增一个receiver,需要加上match 对应上面带label,例如:

1
2
3
4
5
6
7
8
9
10
11
12
13
14
15
16
17
route:
group_by: ['alertname']
group_wait: 0s
group_interval: 1m
repeat_interval: 1m
receiver: 'default-receiver'
routes: # 子路由
- receiver: 'k8smail'
continue: true
- receiver: 'ont-slack'
continue: true
- receiver: 'wechat'
continue: true
- receiver: 'critical-notifications' # 这行及以下为新增
continue: true
match:
severity_level: critical

receivers:配置中新增要发送的邮箱啥的。如

1
2
3
4
5
6
7
8
9
10
11
12
receivers:
- name: 'default-receiver'
email_configs:
- to: 'cuishuang@ont.io' # 接收报警邮件的邮箱(实际不会收到)
send_resolved: true

- name: 'critical-notifications' # 这行及以下为新增
email_configs:
- to: 'xxxx@qq.com' # 接收报警邮件的邮箱(张三)
send_resolved: true
- to: 'xxxx@163.com' # 接收报警邮件的邮箱(李四)
send_resolved: true



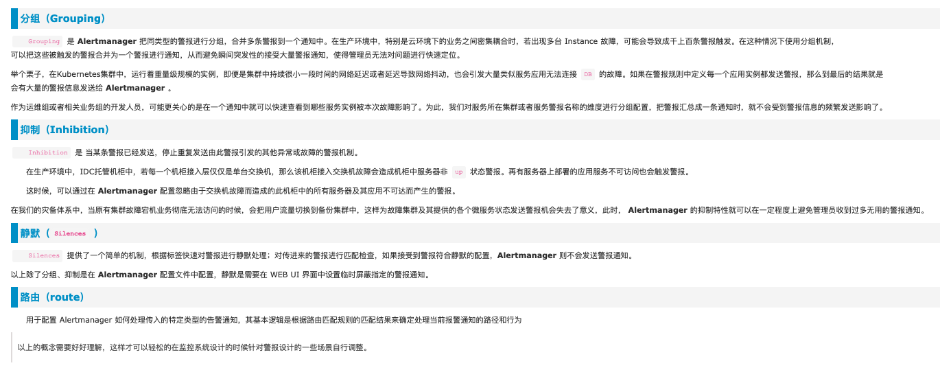
静默(Silence)与抑制(Inhibition)

两者不同。。

Inhibition 抑制


抑制是当出现其它告警的时候压制当前告警的通知,可以有效的防止告警风暴。 在alertmanager.yaml中配置,有专门的 inhibit_rules段

比如当机房出现网络故障时,所有服务都将不可用而产生大量服务不可用告警,但这些警告并不能反映真实问题在哪,真正需要发出的应该是网络故障告警。当出现网络故障告警的时候,应当抑制服务不可用告警的通知。

例如:当集群中的某一个主机节点异常宕机导致告警NodeDown被触发,同时在告警规则中定义了告警级别severity=critical。由于主机异常宕机,该主机上部署的所有服务,中间件会不可用并触发报警。根据抑制规则的定义,如果有新的告警级别为severity=critical,并且告警中标签node的值与NodeDown告警的相同,则说明新的告警是由NodeDown导致的,则启动抑制机制停止向接收器发送通知。

1
2
3
4
5
6
7
- source_match:
alertname: NodeDown
severity: critical
target_match:
severity: critical
equal:
- node

来自 Prometheus 之 Alertmanager告警抑制与静默

抑制是指当某告警发出后,可以停止重复发送由此告警引发的其他告警的机制

比如,我现在有一台服务器宕机了,上面跑了很多中间件都设置了告警,那么我将收到大量无用的告警信息

这篇和全,好! https://www.cnblogs.com/gered/p/13496950.html#_label1_1

对这种匹配验证操作灰常考究个人的逻辑思维能力,这不是人干的事情呀~因此,Prometheus发布了一个 https://prometheus.io/webtools/alerting/routing-tree-editor/


Silence 静默


其实就是屏蔽,比如不想接收某个告警2h,要在alertmanager的UI界面(xxxx:9093)设置

也可以使用 amtool 来静默

amtool silence add –comment “hello world” –duration “2h” alertname=”node-up” instance=”192.168.1.20:9100” job=”node” severity=”1” team=”node”

https://blog.csdn.net/qq_42883074/article/details/115554668

查看已有的静默:

amtool silence query

更多使用可以 amtool silence –help

但是用图形界面更直观一些。。

https://blog.csdn.net/IT_ZRS/article/details/129932353

alertmanager 静默 是什么意思?


在监控和警报系统中,”静默”是指暂时停止或禁止某个告警规则产生的警报通知。当一个告警规则触发时,通常会触发警报通知,例如发送电子邮件、短信或将通知发送到集中的警报管理系统。但在某些情况下,我们可能希望暂时性地禁止警报通知,以避免不必要的干扰或解决相关问题。

Alertmanager 提供了静默功能,允许用户在特定条件下停止发送警报通知。可以根据告警的标签或其他属性来配置静默规则,只有符合这些规则的告警才会被静默。

以下是一些使用 Alertmanager 静默功能的常见情况:

  1. 维护窗口期:当进行系统维护或升级时,我们可能希望在此期间暂时禁止相关告警的通知,以免误报或干扰。

  2. 已知问题:对于已知的问题或故障,我们可能不希望持续地收到相关的警报通知,而是在解决问题之前将其静默。

  3. 调试和测试:在调试和测试过程中,我们可能希望暂时禁用某些告警规则,以便更好地调试和验证系统行为。

通过配置 Alertmanager 的静默规则,我们可以根据需要灵活控制警报通知的发送,以便在特定情况下提供更好的操作和故障排除体验。


hostCpuUsageAlert 这个是prometheus默认的告警规则吗?如何停止或静默


hostCpuUsageAlert 不是 Prometheus 默认的告警规则。Prometheus 是一个开源监控系统,它提供了一组默认的告警规则,但没有名为 hostCpuUsageAlert 的默认规则。

如果你的监控系统中存在名为 hostCpuUsageAlert 的告警规则,并且你想要停止或静默该规则的警报通知,你可以使用 Alertmanager 的静默功能来实现。以下是一般的步骤:

  1. 确定告警规则名称:确定名为 hostCpuUsageAlert 的告警规则确实存在。

  2. 编辑 Alertmanager 配置文件:打开 Alertmanager 的配置文件(通常是 alertmanager.yml),并添加一个静默配置块。

    1
    2
    3
    4
    5
    6
    7
    8
    9
    10
    11
    12
    13
    receivers:
    - name: 'silence'
    email_configs: []
    route:
    receiver: 'silence'
    group_by: []
    inhibit_rules:
    - source_match:
    alertname: 'hostCpuUsageAlert'
    target_match:
    equal: []
    duration: 1h
    apply_to: 'any'

    在上述配置中,我们定义了一个名为 silence 的接收器(receiver)和一个名为 inhibit_rules 的静默规则。静默规则使用标签匹配来选择要静默的告警。

    在这个示例中,我们将 alertname 标签设置为 hostCpuUsageAlert,并指定静默的持续时间为 1 小时。

  3. 重启 Alertmanager:保存配置文件后,重新启动 Alertmanager 服务,使配置生效。

1
systemctl restart alertmanager

配置完成后,Alertmanager 将根据定义的静默规则匹配 hostCpuUsageAlert 告警,并在指定的持续时间内抑制该告警的发送。

请注意,以上步骤是一个示例,你可能需要根据你的具体需求和 Alertmanager 的版本进行相应的调整。确保在进行任何配置更改之前备份配置文件,并参考 Alertmanager 的文档以获取更详细的配置说明。


上述示例是Prometheus的警报管理配置文件,其中涉及接收器(receiver)、路由(route)和抑制规则(inhibit_rules)。以下是每个部分的含义:

  • receivers:定义了接收器的配置。在示例中,只有一个名为’silence’的接收器,它没有任何电子邮件配置(email_configs为空)。

  • route:指定了警报的路由配置。在示例中,警报将被路由到名为’silence’的接收器。同时,警报的分组依据是’alertname’和’instance’,这意味着具有相同’alertname’和’instance’标签的警报将被分组在一起。

  • inhibit_rules:定义了抑制规则,用于控制在特定条件下抑制(静默)警报。在示例中,有一个抑制规则:

    • source_match:定义了源规则匹配的条件,即当警报的标签instance等于’machine-1’时。
    • target_match:定义了目标规则匹配的条件,即当警报的标签alertname等于’high-cpu-usage’时。
    • equal:指定了需要相等的标签列表,即’alertname’和’instance’。
    • duration:定义了抑制的持续时间,这里是1小时(1h)。
    • apply_to:指定了应用抑制规则的条件,这里是’any’,表示只要满足任何一个条件,就应用抑制规则。

这段配置的含义是,当收到标签instance为’machine-1’且标签alertname为’high-cpu-usage’的警报时,将抑制(静默)该警报,并持续1小时。这样,在一小时内只会收到一次该警报,即使有多个匹配的警报产生。

请注意,上述示例是一种常见的配置方式,具体的操作步骤可能因您的配置和需求而有所不同。您需要根据您的实际情况和需求来调整接收器、路由和抑制规则的配置。


抑制的持续时间想设置为永远,该怎么写?

如果您想将抑制规则的持续时间设置为永久,即永远抑制警报,可以将抑制规则的duration参数设置为特定的值来达到这个效果。在Prometheus中,可以使用字符串"forever"表示持续时间为永久。

下面是将抑制规则的持续时间设置为永久的示例配置:

1
2
3
4
5
6
7
8
inhibit_rules:
- source_match:
instance: 'machine-1'
target_match:
alertname: 'high-cpu-usage'
equal: ['alertname', 'instance']
duration: 'forever'
apply_to: 'any'

在上述示例中,duration参数被设置为"forever",表示抑制规则将永远持续下去。这样,当满足抑制规则的条件时,相应的警报将被永久抑制,不会再触发。

请注意,将抑制规则持续时间设置为永久需要谨慎操作,因为警报将无法再次触发。确保在设置永久抑制之前,您已经仔细考虑了相关的需求和后果,并确认不会导致重要的警报被长期忽略。


alertmanager 静默某台机器某个告警


要在 Alertmanager 中静默某台机器上的特定告警,你可以使用以下步骤:

  1. 配置标签(Label):首先,你需要为要静默的机器和告警定义相应的标签。这些标签将用于匹配要静默的告警规则。

    例如,你可以为机器设置一个标签 instance="machine-1",为特定的告警设置一个标签 alertname="high-cpu-usage"

  2. 编辑 Alertmanager 配置文件:打开 Alertmanager 的配置文件(通常是 alertmanager.yml),并添加一个静默配置块。

    1
    2
    3
    4
    5
    6
    7
    8
    9
    10
    11
    12
    13
    14
    receivers:
    - name: 'silence'
    email_configs: []
    route:
    receiver: 'silence'
    group_by: ['alertname', 'instance']
    inhibit_rules:
    - source_match:
    instance: 'machine-1'
    target_match:
    alertname: 'high-cpu-usage'
    equal: ['alertname', 'instance']
    duration: 1h
    apply_to: 'any'

    在上述配置中,我们定义了一个名为 silence 的接收器(receiver)和一个名为 inhibit_rules 的静默规则。静默规则使用标签匹配来选择要静默的告警。

    在这个示例中,我们将 instance 标签设置为 machine-1,将 alertname 标签设置为 high-cpu-usage,并指定静默的持续时间为 1 小时。

  3. 重启 Alertmanager:保存配置文件后,重新启动 Alertmanager 服务,使配置生效。

    1
    systemctl restart alertmanager

配置完成后,Alertmanager 将根据定义的静默规则匹配机器和告警,并在指定的持续时间内抑制该告警的发送。

请注意,以上步骤是一个示例,你可能需要根据你的具体需求和 Alertmanager 的版本进行相应的调整。确保在进行任何配置更改之前备份配置文件,并参考 Alertmanager 的文档以获取更详细的配置说明。


1
2
3
4
5
6
7
8
9
10
11
12
13
14
15
16
17
18
19
groups:
- name: hostStatsAlert
rules:
- alert: hostCpuUsageAlert
expr: node_load1 > 4
for: 1m
labels:
severity: page
annotations:
summary: "Instance {{ $labels.instance }} CPU usgae high"
description: "{{ $labels.instance }} CPU usage above 85% (current value: {{ $value }})"
- alert: hostMemUsageAlert
expr: (node_memory_numa_MemTotal - node_memory_MemAvailable_bytes)/node_memory_numa_MemTotal > 0.85
for: 1m
labels:
severity: page
annotations:
summary: "Instance {{ $labels.instance }} MEM usgae high"
description: "{{ $labels.instance }} MEM usage above 85% (current value: {{ $value }})"

什么意思?如何一定触发告警?

http://43.134.68.68:9090/graph?g0.expr=node_load1&g0.tab=0&g0.stacked=0&g0.show_exemplars=0&g0.range_input=1h

确实如此…

静默 只能在alertmanager的ui页面设置 http://43.134.68.68:9093/#/silences

抑制要在alertmanager.yaml里设置

静默和抑制 作用是不同的

某个告警,比如内存大于80%,对某台机器上这是正常的,不用管,那就可以用静默(静默很长一段时间)

而抑制,更多是之间的关系,比如在某个告警发生的情况下,让其他告警就发一条,不会一直发(例如,当critical的告警发生了,级别更低的warning告警就只发送一条,不会一直发~)

1
2
3
4
5
6
inhibit_rules:
- source_match:
severity: 'critical'
target_match:
severity: 'warning'
equal: ['alertname', 'dev', 'instance']

https://www.cnblogs.com/gered/p/15946822.html



k8s方式部署的,增加redis-exporter

/home/ubuntu/prom/redismonitor

1950 2023-08-31 10:16:35 ls
1951 2023-08-31 10:16:41 k -n taskon get pod -o wide |grep mysql
1952 2023-08-31 10:17:03 ls
1953 2023-08-31 10:17:12 k -n taskon get servicemonitor

1954 2023-08-31 10:17:53 k -n taskon get servicerule
1955 2023-08-31 10:18:57 cd pro
1956 2023-08-31 10:18:59 ls
1957 2023-08-31 10:19:01 cd prom/
1958 2023-08-31 10:19:01 ls
1959 2023-08-31 10:19:04 cat rule.yaml
1960 2023-08-31 10:19:13 k -n taskon get PrometheusRule

1961 2023-08-31 10:19:19 k -n monitoring get PrometheusRule(之后需要加)

1962 2023-08-31 10:19:34 k -n monitoring get PrometheusRule mysql-connection-rules -o yaml

k -n monitoring get PrometheusRule mysql-connection-rules -o yaml:

1
2
3
4
5
6
7
8
9
10
11
12
13
14
15
16
17
18
19
20
21
22
23
24
25
26
27
apiVersion: monitoring.coreos.com/v1
kind: PrometheusRule
metadata:
annotations:
prometheus-operator-validated: "true"
creationTimestamp: "2023-06-09T07:16:40Z"
generation: 1
labels:
release: prometheus
name: mysql-connection-rules
namespace: monitoring
resourceVersion: "9620168964"
uid: bd11d900-d79c-40ad-ae3c-e43ddbcc3f8a
spec:
groups:
- name: mysqlconnectionrul
rules:
- alert: RequestTooHigh
annotations:
description: mysql qps too much
summary: mysql qps too high
expr: |
rate(mysql_global_status_queries[10m]) > 2000
for: 15m
labels:
cluster: taskon
severity: critical

1963 2023-08-31 10:21:08 ls
1964 2023-08-31 10:27:21 mkdir redismonitor
1965 2023-08-31 10:27:23 cd redismonitor/
1966 2023-08-31 10:27:23 ls
1967 2023-08-31 10:27:31 vim redisdeploy.yaml
1968 2023-08-31 10:29:51 ~/conn.sh
1969 2023-08-31 10:30:50 ls
1970 2023-08-31 10:30:52 vim redisdeploy.yaml
1971 2023-08-31 10:36:09 ls
1972 2023-08-31 10:36:14 k -n taskon create -f redisdeploy.yaml
1973 2023-08-31 10:36:21 vim redisdeploy.yaml
1974 2023-08-31 10:36:34 k -n taskon delete -f redisdeploy.yaml
1975 2023-08-31 10:36:39 k -n taskon create -f redisdeploy.yaml

1976 2023-08-31 10:36:46 ls
1977 2023-08-31 10:36:50 k -n taskon get pod -o wide
1978 2023-08-31 10:36:55 k -n taskon get pod -o wide |grep export
1979 2023-08-31 10:37:06 k -n taskon logs taskon-redis-buy-exporter-5c5c58578d-cdgph

1980 2023-08-31 10:37:23 curl 10.16.1.128:9121/metrics |grep redis

1981 2023-08-31 10:37:30 ls
1982 2023-08-31 10:37:34 cd ../
1983 2023-08-31 10:37:34 ls
1984 2023-08-31 10:37:42 vim metric-collector.yaml
1985 2023-08-31 10:38:14 k -n taskon get servicemonitor
1986 2023-08-31 10:38:27 k -n taskon get servicemonitor mysql-exporter
1987 2023-08-31 10:38:29 k -n taskon get servicemonitor mysql-exporter -o yaml

k -n taskon get servicemonitor mysql-exporter -o yaml

1
2
3
4
5
6
7
8
9
10
11
12
13
14
15
16
17
apiVersion: monitoring.coreos.com/v1
kind: ServiceMonitor
metadata:
creationTimestamp: "2023-06-09T07:03:18Z"
generation: 1
labels:
team: diu
name: mysql-exporter
namespace: taskon
resourceVersion: "9619780695"
uid: 7002691d-66e6-49ca-abd6-f12212e16558
spec:
endpoints:
- port: exporter
selector:
matchLabels:
app: mysql-exporter

1988 2023-08-31 10:38:46 ls
1989 2023-08-31 10:38:59 cd redismonitor/
1990 2023-08-31 10:38:59 ls
1991 2023-08-31 10:39:06 vim servicemonitor.yaml
1992 2023-08-31 10:39:44 cat redisdeploy.yaml
1993 2023-08-31 10:39:54 fg
1994 2023-08-31 10:40:17 k -n taskon create -f servicemonitor.yaml
1995 2023-08-31 10:40:19 ls
1996 2023-08-31 10:40:24 k -n taskon get pod -o wide
1997 2023-08-31 10:42:08 k -n taskon get pod -o wide |grep redis
1998 2023-08-31 10:43:51 ls
1999 2023-08-31 10:44:49 k -n taskon get pod -o wide |grep exporter

要创建两个yaml文件,

cat redisdeploy.yaml

1
2
3
4
5
6
7
8
9
10
11
12
13
14
15
16
17
18
19
20
21
22
23
24
25
26
27
28
29
30
31
32
33
34
35
36
37
38
39
40
41
42
43
44
45
46
47
---
apiVersion: apps/v1
kind: Deployment
metadata:
name: taskon-redis-buy-exporter
namespace: taskon
labels:
app: taskon-redis-buy-exporter
spec:
replicas: 1
selector:
matchLabels:
app: taskon-redis-buy-exporter
template:
metadata:
labels:
app: taskon-redis-buy-exporter
spec:
containers:
- name: taskon-redis-buy-exporter
image: oliver006/redis_exporter:latest
imagePullPolicy: IfNotPresent
# 此处添加redis相关配置,例如:地址、密码等
# 如果是监控k8s容器外的Redis,则此处的redis.addr对应的值需要添加redis://前缀,类似下面注释的那样
# args: ["-redis.addr", "redis://10.128.27.22:6379", "-redis.password", "123456@redis"]
args: ["-redis.addr", "redis://172.22.0.112:6379", "-redis.password", "xxxxxx"]
ports:
- containerPort: 9121

---
apiVersion: v1
kind: Service
metadata:
labels:
app: taskon-redis-buy-exporter
name: taskon-redis-buy-exporter
namespace: taskon
spec:
type: ClusterIP
ports:
- name: metrics
port: 9121
protocol: TCP
targetPort: 9121
selector:
app: taskon-redis-buy-exporter

cat servicemonitor.yaml

1
2
3
4
5
6
7
8
9
10
11
12
13
14
15
16

apiVersion: monitoring.coreos.com/v1
kind: ServiceMonitor
metadata:
labels:
team: diu
name: redis-exporter-servicemonitor
namespace: taskon
spec:
endpoints:
- port: metrics
selector:
matchLabels:
app: taskon-redis-buy-exporter



网上找一个grafana上redis的模版

https://grafana.tooltaskon.xyz/dashboards

https://cloud.tencent.com/developer/article/1706610?cps_key=1d358d18a7a17b4a6df8d67a62fd3d3d

https://grafana.com/search/?term=redis&type=dashboard 随便选一个。。可以下载json文件再导入,也可以复制id

https://grafana.com/grafana/dashboards/763-redis-dashboard-for-prometheus-redis-exporter-1-x/ 可以从这里下载json

最后用了这个~ 选172.22.0.112:6379这个instance

https://grafana.tooltaskon.xyz/d/xDLNRKUWz/redis-dashboard-for-prometheus-redis-exporter-helm-stable-redis-ha?orgId=1&refresh=30s&var-DS_PROMETHEUS=Prometheus&var-namespace=taskon&var-pod_name=taskon-redis-buy-exporter-5c5c58578d-cdgph&var-instance=172.22.0.112:6379&from=now-15m&to=now

可以点这里,选JSON Model看json文件

配置规则:

$ cat redis-rule.yaml

1
2
3
4
5
6
7
8
9
10
11
12
13
14
15
16
17
18
19
20
21
22
23
24
25
26
27
28
29
30
31
32
33
34
35
36
37
38
39
40
41
42
43
44
apiVersion: monitoring.coreos.com/v1
kind: PrometheusRule
metadata:
labels:
release: prometheus
name: redis-rules
namespace: monitoring
spec:
groups:
- name: redis-alert-rule
rules:
- alert: ClientsTooMuch
annotations:
summary: redis_connected_clients too much
description: redis clients too much
expr: |
redis_connected_clients > 200
for: 15m
labels:
cluster: "taskon"
severity: critical

- alert: MemoryUsageTooHigh
annotations:
summary: redis_memory_used_bytes too much, more than 70%
description: redis_memory_used_bytes too much
expr: |
100 * (redis_memory_used_bytes{} / redis_memory_max_bytes{} ) > 70
for: 15m
labels:
cluster: "taskon"
severity: critical

- alert: MissesTooMuch
annotations:
summary: redis_keyspace_misses_total, more than 1
description: redis_keyspace_misses_total too high
expr: |
irate(redis_keyspace_misses_total{}[5m]) > 1
for: 15m
labels:
cluster: "taskon"
severity: critical

然后 k apply -f redis-rule.yaml

https://prom.tooltaskon.xyz/alerts?search= 界面看是否新增了告警规则

https://blog.csdn.net/HYZX_9987/article/details/101023503





mysql的json(网上找的)

1
2
3
4
5
6
7
8
9
10
11
12
13
14
15
16
17
18
19
20
21
22
23
24
25
26
27
28
29
30
31
32
33
34
35
36
37
38
39
40
41
42
43
44
45
46
47
48
49
50
51
52
53
54
55
56
57
58
59
60
61
62
63
64
65
66
67
68
69
70
71
72
73
74
75
76
77
78
79
80
81
82
83
84
85
86
87
88
89
90
91
92
93
94
95
96
97
98
99
100
101
102
103
104
105
106
107
108
109
110
111
112
113
114
115
116
117
118
119
120
121
122
123
124
125
126
127
128
129
130
131
132
133
134
135
136
137
138
139
140
141
142
143
144
145
146
147
148
149
150
151
152
153
154
155
156
157
158
159
160
161
162
163
164
165
166
167
168
169
170
171
172
173
174
175
176
177
178
179
180
181
182
183
184
185
186
187
188
189
190
191
192
193
194
195
196
197
198
199
200
201
202
203
204
205
206
207
208
209
210
211
212
213
214
215
216
217
218
219
220
221
222
223
224
225
226
227
228
229
230
231
232
233
234
235
236
237
238
239
240
241
242
243
244
245
246
247
248
249
250
251
252
253
254
255
256
257
258
259
260
261
262
263
264
265
266
267
268
269
270
271
272
273
274
275
276
277
278
279
280
281
282
283
284
285
286
287
288
289
290
291
292
293
294
295
296
297
298
299
300
301
302
303
304
305
306
307
308
309
310
311
312
313
314
315
316
317
318
319
320
321
322
323
324
325
326
327
328
329
330
331
332
333
334
335
336
337
338
339
340
341
342
343
344
345
346
347
348
349
350
351
352
353
354
355
356
357
358
359
360
361
362
363
364
365
366
367
368
369
370
371
372
373
374
375
376
377
378
379
380
381
382
383
384
385
386
387
388
389
390
391
392
393
394
395
396
397
398
399
400
401
402
403
404
405
406
407
408
409
410
411
412
413
414
415
416
417
418
419
420
421
422
423
424
425
426
427
428
429
430
431
432
433
434
435
436
437
438
439
440
441
442
443
444
445
446
447
448
449
450
451
452
453
454
455
456
457
458
459
460
461
462
463
464
465
466
467
468
469
470
471
472
473
474
475
476
477
478
479
480
481
482
483
484
485
486
487
488
489
490
491
492
493
494
495
496
497
498
499
500
501
502
503
504
505
506
507
508
509
510
511
512
513
514
515
516
517
518
519
520
521
522
523
524
525
526
527
528
529
530
531
532
533
534
535
536
537
538
539
540
541
542
543
544
545
546
547
548
549
550
551
552
553
554
555
556
557
558
559
560
561
562
563
564
565
566
567
568
569
570
571
572
573
574
575
576
577
578
579
580
581
582
583
584
585
586
587
588
589
590
591
592
593
594
595
596
597
598
599
600
601
602
603
604
605
606
607
608
609
610
611
612
613
614
615
616
617
618
619
620
621
622
623
624
625
626
627
628
629
630
631
632
633
634
635
636
637
638
639
640
641
642
643
644
645
646
647
648
649
650
651
652
653
654
655
656
657
658
659
660
661
662
663
664
665
666
667
668
669
670
671
672
673
674
675
676
677
678
679
680
681
682
683
684
685
686
687
688
689
690
691
692
693
694
695
696
697
698
699
700
701
702
703
704
705
706
707
708
709
710
711
712
713
714
715
716
717
718
719
720
721
722
723
724
725
726
727
728
729
730
731
732
733
734
735
736
737
738
739
740
741
742
743
744
745
746
747
748
749
750
751
752
753
754
755
756
757
758
759
760
761
762
763
764
765
766
767
768
769
770
771
772
773
774
775
776
777
778
779
780
781
782
783
784
785
786
787
788
789
790
791
792
793
794
795
796
797
798
799
800
801
802
803
804
805
806
807
808
809
810
811
812
813
814
815
816
817
818
819
820
821
822
823
824
825
826
827
828
829
830
831
832
833
834
835
836
837
838
839
840
841
842
843
844
845
846
847
848
849
850
851
852
853
854
855
856
857
858
859
860
861
862
863
864
865
866
867
868
869
870
871
872
873
874
875
876
877
878
879
880
881
882
883
884
885
886
887
888
889
890
891
892
893
894
895
896
897
898
899
900
901
902
903
904
905
906
907
908
909
910
911
912
913
914
915
916
917
918
919
920
921
922
923
924
925
926
927
928
929
930
931
932
933
934
935
936
937
938
939
940
941
942
943
944
945
946
947
948
949
950
951
952
953
954
955
956
957
958
959
960
961
962
963
964
965
966
967
968
969
970
971
972
973
974
975
976
977
978
979
980
981
982
983
984
985
986
987
988
989
990
991
992
993
994
995
996
997
998
999
1000
1001
1002
1003
1004
1005
1006
1007
1008
1009
1010
1011
1012
1013
1014
1015
1016
1017
1018
1019
1020
1021
1022
1023
1024
1025
1026
1027
1028
1029
1030
1031
1032
1033
1034
1035
1036
1037
1038
1039
1040
1041
1042
1043
1044
1045
1046
1047
1048
1049
1050
1051
1052
1053
1054
1055
1056
1057
1058
1059
1060
1061
1062
1063
1064
1065
1066
1067
1068
1069
1070
1071
1072
1073
1074
1075
1076
1077
1078
1079
1080
1081
1082
1083
1084
1085
1086
1087
1088
1089
1090
1091
1092
1093
1094
1095
1096
1097
1098
1099
1100
1101
1102
1103
1104
1105
1106
1107
1108
1109
1110
1111
1112
1113
1114
1115
1116
1117
1118
1119
1120
1121
1122
1123
1124
1125
1126
1127
1128
1129
1130
1131
1132
1133
1134
1135
1136
1137
1138
1139
1140
1141
1142
1143
1144
1145
1146
1147
1148
1149
1150
1151
1152
1153
1154
1155
1156
1157
1158
1159
1160
1161
1162
1163
1164
1165
1166
1167
1168
1169
1170
1171
1172
1173
1174
1175
1176
1177
1178
1179
1180
1181
1182
1183
1184
1185
1186
1187
1188
1189
1190
1191
1192
1193
1194
1195
1196
1197
1198
1199
1200
1201
1202
1203
1204
1205
1206
1207
1208
1209
1210
1211
1212
1213
1214
1215
1216
1217
1218
1219
1220
1221
1222
1223
1224
1225
1226
1227
1228
1229
1230
1231
1232
1233
1234
1235
1236
1237
1238
1239
1240
1241
1242
1243
1244
1245
1246
1247
1248
1249
1250
1251
1252
1253
1254
1255
1256
1257
1258
1259
1260
1261
1262
1263
1264
1265
1266
1267
1268
1269
1270
1271
1272
1273
1274
1275
1276
1277
1278
1279
1280
1281
1282
1283
1284
1285
1286
1287
1288
1289
1290
1291
1292
1293
1294
1295
1296
1297
1298
1299
1300
1301
1302
1303
1304
1305
1306
1307
1308
1309
1310
1311
1312
1313
1314
1315
1316
1317
1318
1319
1320
1321
1322
1323
1324
1325
1326
1327
1328
1329
1330
1331
1332
1333
1334
1335
1336
1337
1338
1339
1340
1341
1342
1343
1344
1345
1346
1347
1348
1349
1350
1351
1352
1353
1354
1355
1356
1357
1358
1359
1360
1361
1362
1363
1364
1365
1366
1367
1368
1369
1370
1371
1372
1373
1374
1375
1376
1377
1378
1379
1380
1381
1382
1383
1384
1385
1386
1387
1388
1389
1390
1391
1392
1393
1394
1395
1396
1397
1398
1399
1400
1401
1402
1403
1404
1405
1406
1407
1408
1409
1410
1411
1412
1413
1414
1415
1416
1417
1418
1419
1420
1421
1422
1423
1424
1425
1426
1427
1428
1429
1430
1431
1432
1433
1434
1435
1436
1437
1438
1439
1440
1441
1442
1443
1444
1445
1446
1447
1448
1449
1450
1451
1452
1453
1454
1455
1456
1457
1458
1459
1460
1461
1462
1463
1464
1465
1466
1467
1468
1469
1470
1471
1472
1473
1474
1475
1476
1477
1478
1479
1480
1481
1482
1483
1484
1485
1486
1487
1488
1489
1490
1491
1492
1493
1494
1495
1496
1497
1498
1499
1500
1501
1502
1503
1504
1505
1506
1507
1508
1509
1510
1511
1512
1513
1514
1515
1516
1517
1518
1519
1520
1521
1522
1523
1524
1525
1526
1527
1528
1529
1530
1531
1532
1533
1534
1535
1536
1537
1538
1539
1540
1541
1542
1543
1544
1545
1546
1547
1548
1549
1550
1551
1552
1553
1554
1555
1556
1557
1558
1559
1560
1561
1562
1563
1564
1565
1566
1567
1568
1569
1570
1571
1572
1573
1574
1575
1576
1577
1578
1579
1580
1581
1582
1583
1584
1585
1586
1587
1588
1589
1590
1591
1592
1593
1594
1595
1596
1597
1598
1599
1600
1601
1602
1603
1604
1605
1606
1607
1608
1609
1610
1611
1612
1613
1614
1615
1616
1617
1618
1619
1620
1621
1622
1623
1624
1625
1626
1627
1628
1629
1630
1631
1632
1633
1634
1635
1636
1637
1638
1639
1640
1641
1642
1643
1644
1645
1646
1647
1648
1649
1650
1651
1652
1653
1654
1655
1656
1657
1658
1659
1660
1661
1662
1663
1664
1665
1666
1667
1668
1669
1670
1671
1672
1673
1674
1675
1676
1677
1678
1679
1680
1681
1682
1683
1684
1685
1686
1687
1688
1689
1690
1691
1692
1693
1694
1695
1696
1697
1698
1699
1700
1701
1702
1703
1704
1705
1706
1707
1708
1709
1710
1711
1712
1713
1714
1715
1716
1717
1718
1719
1720
1721
1722
1723
1724
1725
1726
1727
1728
1729
1730
1731
1732
1733
1734
1735
1736
1737
1738
1739
1740
1741
1742
1743
1744
1745
1746
1747
1748
1749
1750
1751
1752
1753
1754
1755
1756
1757
1758
1759
1760
1761
1762
1763
1764
1765
1766
1767
1768
1769
1770
1771
1772
1773
1774
1775
1776
1777
1778
1779
1780
1781
1782
1783
1784
1785
1786
1787
1788
1789
1790
1791
1792
1793
1794
1795
1796
1797
1798
1799
1800
1801
1802
1803
1804
1805
1806
1807
1808
1809
1810
1811
1812
1813
1814
1815
1816
1817
1818
1819
1820
1821
1822
1823
1824
1825
1826
1827
1828
1829
1830
1831
1832
1833
1834
1835
1836
1837
1838
1839
1840
1841
1842
1843
1844
1845
1846
1847
1848
1849
1850
1851
1852
1853
1854
1855
1856
1857
1858
1859
1860
1861
1862
1863
1864
1865
1866
1867
1868
1869
1870
1871
1872
1873
1874
1875
1876
1877
1878
1879
1880
1881
1882
1883
1884
1885
1886
1887
1888
1889
1890
1891
1892
1893
1894
1895
1896
1897
1898
1899
1900
1901
1902
1903
1904
1905
1906
1907
1908
1909
1910
1911
1912
1913
1914
1915
1916
1917
1918
1919
1920
1921
1922
1923
1924
1925
1926
1927
1928
1929
1930
1931
1932
1933
1934
1935
1936
1937
1938
1939
1940
1941
1942
1943
1944
1945
1946
1947
1948
1949
1950
1951
1952
1953
1954
1955
1956
1957
1958
1959
1960
1961
1962
1963
1964
1965
1966
1967
1968
1969
1970
1971
1972
1973
1974
1975
1976
1977
1978
1979
1980
1981
1982
1983
1984
1985
1986
1987
1988
1989
1990
1991
1992
1993
1994
1995
1996
1997
1998
1999
2000
2001
2002
2003
2004
2005
2006
2007
2008
2009
2010
2011
2012
2013
2014
2015
2016
2017
2018
2019
2020
2021
2022
2023
2024
2025
2026
2027
2028
2029
2030
2031
2032
2033
2034
2035
2036
2037
2038
2039
2040
2041
2042
2043
2044
2045
2046
2047
2048
2049
2050
2051
2052
2053
2054
2055
2056
2057
2058
2059
2060
2061
2062
2063
2064
2065
2066
2067
2068
2069
2070
2071
2072
2073
2074
2075
2076
2077
2078
2079
2080
2081
2082
2083
2084
2085
2086
2087
2088
2089
2090
2091
2092
2093
2094
2095
2096
2097
2098
2099
2100
2101
2102
2103
2104
2105
2106
2107
2108
2109
2110
2111
2112
2113
2114
2115
2116
2117
2118
2119
2120
2121
2122
2123
2124
2125
2126
2127
2128
2129
2130
2131
2132
2133
2134
2135
2136
2137
2138
2139
2140
2141
2142
2143
2144
2145
2146
2147
2148
2149
2150
2151
2152
2153
2154
2155
2156
2157
2158
2159
2160
2161
2162
2163
2164
2165
2166
2167
2168
2169
2170
2171
2172
2173
2174
2175
2176
2177
2178
2179
2180
2181
2182
2183
2184
2185
2186
2187
2188
2189
2190
2191
2192
2193
2194
2195
2196
2197
2198
2199
2200
2201
2202
2203
2204
2205
2206
2207
2208
2209
2210
2211
2212
2213
2214
2215
2216
2217
2218
2219
2220
2221
2222
2223
2224
2225
2226
2227
2228
2229
2230
2231
2232
2233
2234
2235
2236
2237
2238
2239
2240
2241
2242
2243
2244
2245
2246
2247
2248
2249
2250
2251
2252
2253
2254
2255
2256
2257
2258
2259
2260
2261
2262
2263
2264
2265
2266
2267
2268
2269
2270
2271
2272
2273
2274
2275
2276
2277
2278
2279
2280
2281
2282
2283
2284
2285
2286
2287
2288
2289
2290
2291
2292
2293
2294
2295
2296
2297
2298
2299
2300
2301
2302
2303
2304
2305
2306
2307
2308
2309
2310
2311
2312
2313
2314
2315
2316
2317
2318
2319
2320
2321
2322
2323
2324
2325
2326
2327
2328
2329
2330
2331
2332
2333
2334
2335
2336
2337
2338
2339
2340
2341
2342
2343
2344
2345
2346
2347
2348
2349
2350
2351
2352
2353
2354
2355
2356
2357
2358
2359
2360
2361
2362
2363
2364
2365
2366
2367
2368
2369
2370
2371
2372
2373
2374
2375
2376
2377
2378
2379
2380
2381
2382
2383
2384
2385
2386
2387
2388
2389
2390
2391
2392
2393
2394
2395
2396
2397
2398
2399
2400
2401
2402
2403
2404
2405
2406
2407
2408
2409
2410
2411
2412
2413
2414
2415
2416
2417
2418
2419
2420
2421
2422
2423
2424
2425
2426
2427
2428
2429
2430
2431
2432
2433
2434
2435
2436
2437
2438
2439
2440
2441
2442
2443
2444
2445
2446
2447
2448
2449
2450
2451
2452
2453
2454
2455
2456
2457
2458
2459
2460
2461
2462
2463
2464
2465
2466
2467
2468
2469
2470
2471
2472
2473
2474
2475
2476
2477
2478
2479
2480
2481
2482
2483
2484
2485
2486
2487
2488
2489
2490
2491
2492
2493
2494
2495
2496
2497
2498
2499
2500
2501
2502
2503
2504
2505
2506
2507
2508
2509
2510
2511
2512
2513
2514
2515
2516
2517
2518
2519
2520
2521
2522
2523
2524
2525
2526
2527
2528
2529
2530
2531
2532
2533
2534
2535
2536
2537
2538
2539
2540
2541
2542
2543
2544
2545
2546
2547
2548
2549
2550
2551
2552
2553
2554
2555
2556
2557
2558
2559
2560
2561
2562
2563
2564
2565
2566
2567
2568
2569
2570
2571
2572
2573
2574
2575
2576
2577
2578
2579
2580
2581
2582
2583
2584
2585
2586
2587
2588
2589
2590
2591
2592
2593
2594
2595
2596
2597
2598
2599
2600
2601
2602
2603
2604
2605
2606
2607
2608
2609
2610
2611
2612
2613
2614
2615
2616
2617
2618
2619
2620
2621
2622
2623
2624
2625
2626
2627
2628
2629
2630
2631
2632
2633
2634
2635
2636
2637
2638
2639
2640
2641
2642
2643
2644
2645
2646
2647
2648
2649
2650
2651
2652
2653
2654
2655
2656
2657
2658
2659
2660
2661
2662
2663
2664
2665
2666
2667
2668
2669
2670
2671
2672
2673
2674
2675
2676
2677
2678
2679
2680
2681
2682
2683
2684
2685
2686
2687
2688
2689
2690
2691
2692
2693
2694
2695
2696
2697
2698
2699
2700
2701
2702
2703
2704
2705
2706
2707
2708
2709
2710
2711
2712
2713
2714
2715
2716
2717
2718
2719
2720
2721
2722
2723
2724
2725
2726
2727
2728
2729
2730
2731
2732
2733
2734
2735
2736
2737
2738
2739
2740
2741
2742
2743
2744
2745
2746
2747
2748
2749
2750
2751
2752
2753
2754
2755
2756
2757
2758
2759
2760
2761
2762
2763
2764
2765
2766
2767
2768
2769
2770
2771
2772
2773
2774
2775
2776
2777
2778
2779
2780
2781
2782
2783
2784
2785
2786
2787
2788
2789
2790
2791
2792
2793
2794
2795
2796
2797
2798
2799
2800
2801
2802
2803
2804
2805
2806
2807
2808
2809
2810
2811
2812
2813
2814
2815
2816
2817
2818
2819
2820
2821
2822
2823
2824
2825
2826
2827
2828
2829
2830
2831
2832
2833
2834
2835
2836
2837
2838
2839
2840
2841
2842
2843
2844
2845
2846
2847
2848
2849
2850
2851
2852
2853
2854
2855
2856
2857
2858
2859
2860
2861
2862
2863
2864
2865
2866
2867
2868
2869
2870
2871
2872
2873
2874
2875
2876
2877
2878
2879
2880
2881
2882
2883
2884
2885
2886
2887
2888
2889
2890
2891
2892
2893
2894
2895
2896
2897
2898
2899
2900
2901
2902
2903
2904
2905
2906
2907
2908
2909
2910
2911
2912
2913
2914
2915
2916
2917
2918
2919
2920
2921
2922
2923
2924
2925
2926
2927
2928
2929
2930
2931
2932
2933
2934
2935
2936
2937
2938
2939
2940
2941
2942
2943
2944
2945
2946
2947
2948
2949
2950
2951
2952
2953
2954
2955
2956
2957
2958
2959
2960
2961
2962
2963
2964
2965
2966
2967
2968
2969
2970
2971
2972
2973
2974
2975
2976
2977
2978
2979
2980
2981
2982
2983
2984
2985
2986
2987
2988
2989
2990
2991
2992
2993
2994
2995
2996
2997
2998
2999
3000
3001
3002
3003
3004
3005
3006
3007
3008
3009
3010
3011
3012
3013
3014
3015
3016
3017
3018
3019
3020
3021
3022
3023
3024
3025
3026
3027
3028
3029
3030
3031
3032
3033
3034
3035
3036
3037
3038
3039
3040
3041
3042
3043
3044
3045
3046
3047
3048
3049
3050
3051
3052
3053
3054
3055
3056
3057
3058
3059
3060
3061
3062
3063
3064
3065
3066
3067
3068
3069
3070
3071
3072
3073
3074
3075
3076
3077
3078
3079
3080
3081
3082
3083
3084
3085
3086
3087
3088
3089
3090
3091
3092
3093
3094
3095
3096
3097
3098
3099
3100
3101
3102
3103
3104
3105
3106
3107
3108
3109
3110
3111
3112
3113
3114
3115
3116
3117
3118
3119
3120
3121
3122
3123
3124
3125
3126
3127
3128
3129
3130
3131
3132
3133
3134
3135
3136
3137
3138
3139
3140
3141
3142
3143
3144
3145
3146
3147
3148
3149
3150
3151
3152
3153
3154
3155
3156
3157
3158
3159
3160
3161
3162
3163
3164
3165
3166
3167
3168
3169
3170
3171
3172
3173
3174
3175
3176
3177
3178
3179
3180
3181
3182
3183
3184
3185
3186
3187
3188
3189
3190
3191
3192
3193
3194
3195
3196
3197
3198
3199
3200
3201
3202
3203
3204
3205
3206
3207
3208
3209
3210
3211
3212
3213
3214
3215
3216
3217
3218
3219
3220
3221
3222
3223
3224
3225
3226
3227
3228
3229
3230
3231
3232
3233
3234
3235
3236
3237
3238
3239
3240
3241
3242
3243
3244
3245
3246
3247
3248
3249
3250
3251
3252
3253
3254
3255
3256
3257
3258
3259
3260
3261
3262
3263
3264
3265
3266
3267
3268
3269
3270
3271
3272
3273
3274
3275
3276
3277
3278
3279
3280
3281
3282
3283
3284
3285
3286
3287
3288
3289
3290
3291
3292
3293
3294
3295
3296
3297
3298
3299
3300
3301
3302
3303
3304
3305
3306
3307
3308
3309
3310
3311
3312
3313
3314
3315
3316
3317
3318
3319
3320
3321
3322
3323
3324
3325
3326
3327
3328
3329
3330
3331
3332
3333
3334
3335
3336
3337
3338
3339
3340
3341
3342
3343
3344
3345
3346
3347
3348
3349
3350
3351
3352
3353
3354
3355
3356
3357
3358
3359
3360
3361
3362
3363
3364
3365
3366
3367
3368
3369
3370
3371
3372
3373
3374
3375
3376
3377
3378
3379
3380
3381
3382
3383
3384
3385
3386
3387
3388
3389
3390
3391
3392
3393
3394
3395
3396
3397
3398
3399
3400
3401
3402
3403
3404
3405
3406
3407
3408
3409
3410
3411
3412
3413
3414
3415
3416
3417
3418
3419
3420
3421
3422
3423
3424
3425
3426
3427
3428
3429
3430
3431
3432
3433
3434
3435
3436
3437
3438
3439
3440
3441
3442
3443
3444
3445
3446
3447
3448
3449
3450
3451
3452
3453
3454
3455
3456
3457
3458
3459
3460
3461
3462
3463
3464
3465
3466
3467
3468
3469
3470
3471
3472
3473
3474
3475
3476
3477
3478
3479
3480
3481
3482
3483
3484
3485
3486
3487
3488
3489
3490
3491
3492
3493
3494
3495
3496
3497
3498
3499
3500
3501
3502
3503
3504
3505
3506
3507
3508
3509
3510
3511
3512
3513
3514
3515
3516
3517
3518
3519
3520
3521
3522
3523
3524
3525
3526
3527
3528
3529
3530
3531
3532
3533
3534
3535
3536
3537
3538
3539
3540
3541
3542
3543
3544
3545
3546
3547
3548
3549
3550
3551
3552
3553
3554
3555
3556
3557
3558
3559
3560
3561
3562
3563
3564
3565
3566
3567
3568
3569
3570
3571
3572
3573
3574
3575
3576
3577
3578
3579
3580
3581
3582
3583
3584
3585
3586
3587
3588
3589
3590
3591
3592
3593
3594
3595
3596
3597
3598
3599
3600
3601
3602
3603
3604
3605
3606
3607
3608
3609
3610
3611
3612
3613
3614
3615
3616
3617
3618
3619
3620
3621
3622
3623
3624
3625
3626
3627
3628
3629
3630
3631
3632
3633
3634
3635
3636
3637
3638
3639
3640
3641
3642
3643
3644
3645
3646
3647
3648
3649
3650
3651
3652
3653
3654
3655
3656
3657
3658
3659
3660
3661
3662
3663
3664
3665
3666
3667
3668
3669
3670
3671
3672
3673
3674
3675
3676
3677
3678
3679
3680
3681
3682
3683
3684
3685
3686
3687
3688
3689
3690
3691
3692
3693
3694
3695
3696
3697
3698
3699
3700
3701
3702
3703
3704
3705
3706
3707
3708
3709
3710
3711
3712
3713
3714
3715
3716
3717
3718
3719
3720
3721
3722
3723
3724
3725
3726
3727
3728
3729
3730
3731
3732
3733
3734
3735
3736
3737
3738
3739
3740
3741
3742
3743
3744
3745
3746
3747
3748
3749
3750
3751
3752
3753
3754
3755
3756
3757
3758
3759
3760
3761
3762
3763
3764
3765
3766
3767
3768
3769
3770
3771
3772
3773
3774
3775
3776
3777
3778
3779
3780
3781
3782
3783
3784
3785
3786
3787
3788
3789
3790
3791
3792
3793
3794
3795
3796
3797
3798
3799
3800
3801
3802
3803
3804
3805
3806
3807
3808
3809
3810
3811
3812
3813
3814
3815
3816
3817
3818
3819
3820
3821
3822
3823
3824
3825
3826
3827
3828
3829
3830
3831
3832
3833
3834
3835
3836
3837
3838
3839
3840
3841
3842
3843
3844
3845
3846
3847
3848
3849
3850
3851
3852
3853
3854
3855
3856
3857
3858
3859
3860
3861
3862
3863
3864
3865
3866
3867
3868
3869
3870
3871
3872
3873
3874
3875
3876
3877
3878
3879
3880
3881
3882
3883
3884
3885
3886
3887
3888
3889
3890
3891
3892
3893
3894
3895
3896
3897
3898
3899
3900
3901
3902
3903
3904
3905
3906
3907
3908
3909
3910
3911
3912
3913
3914
3915
3916
3917
3918
3919
3920
3921
3922
3923
3924
3925
3926
3927
3928
3929
3930
3931
3932
3933
3934
3935
3936
3937
3938
3939
3940
3941
3942
3943
3944
3945
3946
3947
3948
3949
3950
3951
3952
3953
3954
3955
3956
3957
3958
3959
3960
3961
3962
3963
3964
3965
3966
3967
3968
3969
3970
3971
3972
3973
3974
3975
3976
3977
3978
3979
3980
3981
3982
3983
3984
3985
3986
3987
3988
3989
3990
3991
3992
3993
3994
3995
3996
3997
3998
3999
4000
4001
4002
4003
4004
4005
4006
4007
4008
4009
4010
4011
4012
4013
4014
4015
4016
4017
4018
4019
4020
4021
4022
4023
4024
4025
4026
4027
4028
4029
4030
4031
4032
4033
4034
4035
4036
4037
4038
4039
4040
4041
4042
4043
4044
4045
4046
4047
4048
4049
4050
4051
4052
4053
4054
4055
4056
4057
4058
4059
4060
4061
4062
4063
4064
4065
4066
4067
4068
4069
4070
4071
4072
4073
4074
4075
4076
4077
4078
4079
4080
4081
4082
4083
4084
4085
4086
4087
4088
4089
4090
4091
4092
4093
4094
4095
4096
4097
4098
4099
4100
4101
4102
4103
4104
4105
4106
4107
4108
4109
4110
4111
4112
4113
4114
4115
4116
4117
4118
4119
4120
4121
4122
4123
4124
4125
4126
4127
4128
4129
4130
4131
4132
4133
4134
4135
4136
4137
4138
4139
4140
4141
4142
4143
4144
4145
4146
4147
4148
4149
4150
4151
4152
4153
4154
4155
4156
4157
4158
4159
4160
4161
4162
4163
4164
4165
4166
4167
4168
4169
4170
4171
4172
4173
4174
4175
4176
4177
4178
4179
4180
4181
4182
4183
4184
4185
4186
4187
4188
4189
4190
4191
4192
4193
4194
4195
4196
4197
4198
4199
4200
4201
4202
4203
4204
4205
4206
4207
4208
4209
4210
4211
4212
4213
4214
4215
4216
4217
4218
4219
4220
4221
4222
4223
4224
4225
4226
4227
4228
4229
4230
4231
4232
4233
4234
4235
4236
4237
4238
4239
4240
4241
4242
4243
4244
4245
4246
4247
4248
4249
4250
4251
4252
4253
4254
4255
4256
4257
4258
4259
4260
4261
4262
4263
4264
4265
4266
4267
4268
4269
4270
4271
4272
4273
4274
4275
4276
4277
4278
4279
4280
4281
4282
4283
4284
4285
4286
4287
4288
4289
4290
4291
4292
4293
4294
4295
4296
4297
4298
4299
4300
4301
4302
4303
4304
4305
4306
4307
4308
4309
4310
4311
4312
4313
4314
4315
4316
4317
4318
4319
4320
4321
4322
4323
4324
4325
4326
4327
4328
4329
4330
4331
4332
4333
4334
4335
4336
4337
4338
4339
4340
4341
4342
4343
4344
4345
4346
4347
4348
4349
4350
4351
4352
4353
4354
4355
4356
4357
4358
4359
4360
4361
4362
4363
4364
4365
4366
4367
4368
4369
4370
4371
4372
4373
4374
4375
4376
4377
4378
4379
4380
4381
4382
4383
4384
4385
4386
4387
4388
4389
4390
4391
4392
4393
4394
4395
4396
4397
4398
4399
4400
4401
4402
4403
4404
4405
4406
4407
4408
4409
4410
4411
4412
4413
4414
4415
4416
4417
4418
4419
4420
4421
4422
4423
4424
4425
4426
4427
4428
4429
4430
4431
4432
4433
4434
4435
4436
4437
4438
4439
4440
4441
4442
4443
4444
4445
4446
4447
4448
4449
4450
4451
4452
4453
4454
4455
4456
4457
4458
4459
4460
4461
4462
4463
4464
4465
4466
4467
4468
4469
4470
4471
4472
4473
4474
4475
4476
4477
4478
4479
4480
4481
4482
4483
4484
4485
4486
4487
4488
4489
4490
4491
4492
4493
4494
4495
4496
4497
4498
4499
4500
4501
4502
4503
4504
4505
4506
4507
4508
4509
4510
4511
4512
4513
4514
4515
4516
4517
4518
4519
4520
4521
4522
4523
4524
4525
4526
4527
4528
4529
4530
4531
4532
4533
4534
4535
4536
4537
4538
4539
4540
4541
4542
4543
4544
4545
4546
4547
4548
4549
4550
4551
4552
4553
4554
4555
4556
4557
4558
4559
4560
4561
4562
4563
4564
4565
4566
4567
4568
4569
4570
4571
4572
4573
4574
4575
4576
4577
4578
4579
4580
4581
4582
4583
4584
4585
4586
4587
4588
4589
4590
4591
4592
4593
4594
4595
4596
4597
4598
4599
4600
4601
4602
4603
4604
4605
4606
4607
4608
4609
4610
4611
4612
4613
4614
4615
4616
4617
4618
4619
4620
4621
4622
4623
4624
4625
4626
4627
4628
4629
4630
4631
4632
4633
4634
4635
4636
4637
4638
4639
4640
4641
4642
4643
4644
4645
4646
4647
4648
4649
4650
4651
4652
4653
4654
4655
4656
4657
4658
4659
4660
4661
4662
4663
4664
4665
4666
4667
4668
4669
4670
4671
4672
4673
4674
4675
4676
4677
4678
4679
4680
4681
4682
4683
4684
4685
4686
4687
4688
4689
4690
4691
4692
4693
4694
4695
4696
4697
4698
4699
4700
4701
4702
4703
4704
4705
4706
4707
4708
4709
4710
4711
4712
4713
4714
4715
4716
4717
4718
4719
4720
4721
4722
4723
4724
4725
4726
4727
4728
4729
4730
4731
4732
4733
4734
4735
4736
4737
4738
4739
4740
4741
4742
4743
4744
4745
4746
4747
4748
4749
4750
4751
4752
4753
4754
4755
4756
4757
4758
4759
4760
4761
4762
4763
4764
4765
4766
4767
4768
4769
4770
4771
4772
4773
4774
4775
4776
4777
4778
4779
4780
4781
4782
4783
4784
4785
4786
4787
4788
4789
4790
4791
4792
4793
4794
4795
4796
4797
4798
4799
4800
4801
4802
4803
4804
4805
4806
4807
4808
4809
4810
4811
4812
4813
4814
4815
4816
4817
4818
4819
4820
4821
4822
4823
4824
4825
4826
4827
4828
4829
4830
4831
4832
4833
4834
4835
4836
4837
4838
4839
4840
4841
4842
4843
4844
4845
4846
4847
4848
4849
4850
4851
4852
4853
4854
4855
4856
4857
4858
4859
4860
4861
4862
4863
4864
4865
4866
4867
4868
4869
4870
4871
4872
4873
4874
4875
4876
4877
4878
4879
4880
4881
4882
4883
4884
4885
4886
4887
4888
4889
4890
4891
4892
4893
4894
4895
4896
4897
4898
4899
4900
4901
4902
4903
4904
4905
4906
4907
4908
4909
4910
4911
4912
4913
4914
4915
4916
4917
4918
4919
4920
4921
4922
4923
4924
4925
4926
4927
4928
4929
4930
4931
4932
4933
4934
4935
4936
4937
4938
4939
4940
4941
4942
4943
4944
4945
4946
4947
4948
4949
4950
4951
4952
4953
4954
4955
4956
4957
4958
4959
4960
4961
4962
4963
4964
4965
4966
4967
4968
4969
4970
4971
4972
4973
4974
4975
4976
4977
4978
4979
4980
4981
4982
4983
4984
4985
4986
4987
4988
4989
4990
4991
4992
4993
4994
4995
4996
4997
4998
4999
5000
5001
5002
5003
5004
5005
5006
5007
5008
5009
5010
5011
5012
5013
5014
5015
5016
5017
5018
5019
5020
5021
5022
5023
5024
5025
5026
5027
5028
5029
5030
5031
5032
5033
5034
5035
5036
5037
5038
5039
5040
5041
5042
5043
5044
5045
5046
5047
5048
5049
5050
5051
5052
5053
5054
5055
5056
5057
5058
5059
5060
5061
5062
{
"annotations": {
"list": [
{
"builtIn": 1,
"datasource": {
"type": "datasource",
"uid": "grafana"
},
"enable": true,
"hide": false,
"iconColor": "#e0752d",
"limit": 100,
"name": "PMM Annotations",
"showIn": 0,
"tags": [
"pmm_annotation"
],
"type": "tags"
}
]
},
"description": "Dashboard from Percona Monitoring and Management project. ",
"editable": true,
"fiscalYearStartMonth": 0,
"gnetId": 7362,
"graphTooltip": 1,
"id": 28,
"links": [
{
"icon": "dashboard",
"includeVars": true,
"keepTime": true,
"tags": [
"QAN"
],
"targetBlank": false,
"title": "Query Analytics",
"type": "link",
"url": "/graph/dashboard/db/_pmm-query-analytics"
},
{
"asDropdown": true,
"includeVars": true,
"keepTime": true,
"tags": [
"OS"
],
"targetBlank": false,
"title": "OS",
"type": "dashboards"
},
{
"asDropdown": true,
"includeVars": true,
"keepTime": true,
"tags": [
"MySQL"
],
"targetBlank": false,
"title": "MySQL",
"type": "dashboards"
},
{
"asDropdown": true,
"includeVars": true,
"keepTime": true,
"tags": [
"MongoDB"
],
"targetBlank": false,
"title": "MongoDB",
"type": "dashboards"
},
{
"asDropdown": true,
"includeVars": true,
"keepTime": true,
"tags": [
"HA"
],
"targetBlank": false,
"title": "HA",
"type": "dashboards"
},
{
"asDropdown": true,
"includeVars": true,
"keepTime": true,
"tags": [
"Cloud"
],
"targetBlank": false,
"title": "Cloud",
"type": "dashboards"
},
{
"asDropdown": true,
"includeVars": true,
"keepTime": true,
"tags": [
"Insight"
],
"targetBlank": false,
"title": "Insight",
"type": "dashboards"
},
{
"asDropdown": true,
"includeVars": true,
"keepTime": true,
"tags": [
"PMM"
],
"targetBlank": false,
"title": "PMM",
"type": "dashboards"
}
],
"liveNow": false,
"panels": [
{
"collapsed": false,
"datasource": {
"type": "prometheus",
"uid": "prometheus"
},
"gridPos": {
"h": 1,
"w": 24,
"x": 0,
"y": 0
},
"id": 382,
"panels": [],
"targets": [
{
"datasource": {
"type": "prometheus",
"uid": "prometheus"
},
"refId": "A"
}
],
"type": "row"
},
{
"datasource": {
"type": "prometheus",
"uid": "prometheus"
},
"description": "**MySQL Uptime**\n\nThe amount of time since the last restart of the MySQL server process.",
"fieldConfig": {
"defaults": {
"color": {
"mode": "thresholds"
},
"decimals": 1,
"mappings": [],
"thresholds": {
"mode": "absolute",
"steps": [
{
"color": "rgba(245, 54, 54, 0.9)",
"value": null
},
{
"color": "rgba(237, 129, 40, 0.89)",
"value": 300
},
{
"color": "rgba(50, 172, 45, 0.97)",
"value": 3600
}
]
},
"unit": "s"
},
"overrides": []
},
"gridPos": {
"h": 4,
"w": 6,
"x": 0,
"y": 1
},
"id": 12,
"interval": "$interval",
"links": [],
"maxDataPoints": 100,
"options": {
"colorMode": "value",
"graphMode": "none",
"justifyMode": "auto",
"orientation": "horizontal",
"reduceOptions": {
"calcs": [
"lastNotNull"
],
"fields": "",
"values": false
},
"textMode": "auto"
},
"pluginVersion": "9.5.3",
"targets": [
{
"calculatedInterval": "10m",
"datasource": {
"type": "prometheus",
"uid": "prometheus"
},
"datasourceErrors": {},
"errors": {},
"expr": "mysql_global_status_uptime{instance=\"$host\"}",
"format": "time_series",
"interval": "5m",
"intervalFactor": 1,
"legendFormat": "",
"metric": "",
"refId": "A",
"step": 300
}
],
"title": "MySQL Uptime",
"type": "stat"
},
{
"datasource": {
"type": "prometheus",
"uid": "prometheus"
},
"description": "**Current QPS**\n\nBased on the queries reported by MySQL's ``SHOW STATUS`` command, it is the number of statements executed by the server within the last second. This variable includes statements executed within stored programs, unlike the Questions variable. It does not count \n``COM_PING`` or ``COM_STATISTICS`` commands.",
"fieldConfig": {
"defaults": {
"color": {
"fixedColor": "rgb(31, 120, 193)",
"mode": "fixed"
},
"decimals": 2,
"mappings": [],
"thresholds": {
"mode": "absolute",
"steps": [
{
"color": "rgba(245, 54, 54, 0.9)",
"value": null
},
{
"color": "rgba(237, 129, 40, 0.89)",
"value": 35
},
{
"color": "rgba(50, 172, 45, 0.97)",
"value": 75
}
]
},
"unit": "short"
},
"overrides": []
},
"gridPos": {
"h": 4,
"w": 6,
"x": 6,
"y": 1
},
"id": 13,
"interval": "$interval",
"links": [
{
"targetBlank": true,
"title": "MySQL Server Status Variables",
"url": "https://dev.mysql.com/doc/refman/5.7/en/server-status-variables.html#statvar_Queries"
}
],
"maxDataPoints": 100,
"options": {
"colorMode": "none",
"graphMode": "area",
"justifyMode": "auto",
"orientation": "horizontal",
"reduceOptions": {
"calcs": [
"lastNotNull"
],
"fields": "",
"values": false
},
"textMode": "auto"
},
"pluginVersion": "9.5.3",
"targets": [
{
"calculatedInterval": "10m",
"datasource": {
"type": "prometheus",
"uid": "prometheus"
},
"datasourceErrors": {},
"errors": {},
"expr": "rate(mysql_global_status_queries{instance=\"$host\"}[$interval]) or irate(mysql_global_status_queries{instance=\"$host\"}[5m])",
"format": "time_series",
"interval": "$interval",
"intervalFactor": 1,
"legendFormat": "",
"metric": "",
"refId": "A",
"step": 20
}
],
"title": "Current QPS",
"type": "stat"
},
{
"datasource": {
"type": "prometheus",
"uid": "prometheus"
},
"description": "**InnoDB Buffer Pool Size**\n\nInnoDB maintains a storage area called the buffer pool for caching data and indexes in memory. Knowing how the InnoDB buffer pool works, and taking advantage of it to keep frequently accessed data in memory, is one of the most important aspects of MySQL tuning. The goal is to keep the working set in memory. In most cases, this should be between 60%-90% of available memory on a dedicated database host, but depends on many factors.",
"fieldConfig": {
"defaults": {
"color": {
"mode": "thresholds"
},
"decimals": 0,
"mappings": [],
"thresholds": {
"mode": "absolute",
"steps": [
{
"color": "rgba(50, 172, 45, 0.97)",
"value": null
},
{
"color": "rgba(237, 129, 40, 0.89)",
"value": 90
},
{
"color": "rgba(245, 54, 54, 0.9)",
"value": 95
}
]
},
"unit": "bytes"
},
"overrides": []
},
"gridPos": {
"h": 4,
"w": 6,
"x": 12,
"y": 1
},
"id": 51,
"interval": "$interval",
"links": [
{
"targetBlank": true,
"title": "Tuning the InnoDB Buffer Pool Size",
"url": "https://www.percona.com/blog/2015/06/02/80-ram-tune-innodb_buffer_pool_size/"
}
],
"maxDataPoints": 100,
"options": {
"colorMode": "none",
"graphMode": "none",
"justifyMode": "auto",
"orientation": "horizontal",
"reduceOptions": {
"calcs": [
"lastNotNull"
],
"fields": "",
"values": false
},
"textMode": "auto"
},
"pluginVersion": "9.5.3",
"targets": [
{
"calculatedInterval": "10m",
"datasource": {
"type": "prometheus",
"uid": "prometheus"
},
"datasourceErrors": {},
"errors": {},
"expr": "mysql_global_variables_innodb_buffer_pool_size{instance=\"$host\"}",
"format": "time_series",
"interval": "5m",
"intervalFactor": 1,
"legendFormat": "",
"metric": "",
"refId": "A",
"step": 300
}
],
"title": "InnoDB Buffer Pool Size",
"type": "stat"
},
{
"datasource": {
"type": "prometheus",
"uid": "prometheus"
},
"description": "**InnoDB Buffer Pool Size % of Total RAM**\n\nInnoDB maintains a storage area called the buffer pool for caching data and indexes in memory. Knowing how the InnoDB buffer pool works, and taking advantage of it to keep frequently accessed data in memory, is one of the most important aspects of MySQL tuning. The goal is to keep the working set in memory. In most cases, this should be between 60%-90% of available memory on a dedicated database host, but depends on many factors.",
"fieldConfig": {
"defaults": {
"color": {
"mode": "thresholds"
},
"decimals": 0,
"mappings": [],
"thresholds": {
"mode": "absolute",
"steps": [
{
"color": "rgba(245, 54, 54, 0.9)",
"value": null
},
{
"color": "rgba(237, 129, 40, 0.89)",
"value": 40
},
{
"color": "rgba(50, 172, 45, 0.97)",
"value": 80
}
]
},
"unit": "percent"
},
"overrides": []
},
"gridPos": {
"h": 4,
"w": 6,
"x": 18,
"y": 1
},
"id": 52,
"interval": "$interval",
"links": [
{
"targetBlank": true,
"title": "Tuning the InnoDB Buffer Pool Size",
"url": "https://www.percona.com/blog/2015/06/02/80-ram-tune-innodb_buffer_pool_size/"
}
],
"maxDataPoints": 100,
"options": {
"colorMode": "value",
"graphMode": "area",
"justifyMode": "auto",
"orientation": "horizontal",
"reduceOptions": {
"calcs": [
"lastNotNull"
],
"fields": "",
"values": false
},
"textMode": "auto"
},
"pluginVersion": "9.5.3",
"targets": [
{
"calculatedInterval": "10m",
"datasource": {
"type": "prometheus",
"uid": "prometheus"
},
"datasourceErrors": {},
"errors": {},
"expr": "(mysql_global_variables_innodb_buffer_pool_size{instance=\"$host\"} * 100) / on (instance) node_memory_MemTotal_bytes{instance=\"$host\"}",
"format": "time_series",
"interval": "5m",
"intervalFactor": 1,
"legendFormat": "",
"metric": "",
"refId": "A",
"step": 300
}
],
"title": "Buffer Pool Size of Total RAM",
"type": "stat"
},
{
"collapsed": false,
"datasource": {
"type": "prometheus",
"uid": "prometheus"
},
"gridPos": {
"h": 1,
"w": 24,
"x": 0,
"y": 5
},
"id": 383,
"panels": [],
"targets": [
{
"datasource": {
"type": "prometheus",
"uid": "prometheus"
},
"refId": "A"
}
],
"title": "Connections",
"type": "row"
},
{
"aliasColors": {},
"bars": false,
"dashLength": 10,
"dashes": false,
"datasource": {
"type": "prometheus",
"uid": "prometheus"
},
"decimals": 0,
"description": "**Max Connections** \n\nMax Connections is the maximum permitted number of simultaneous client connections. By default, this is 151. Increasing this value increases the number of file descriptors that mysqld requires. If the required number of descriptors are not available, the server reduces the value of Max Connections.\n\nmysqld actually permits Max Connections + 1 clients to connect. The extra connection is reserved for use by accounts that have the SUPER privilege, such as root.\n\nMax Used Connections is the maximum number of connections that have been in use simultaneously since the server started.\n\nConnections is the number of connection attempts (successful or not) to the MySQL server.",
"editable": true,
"error": false,
"fill": 2,
"fillGradient": 0,
"grid": {},
"gridPos": {
"h": 7,
"w": 12,
"x": 0,
"y": 6
},
"height": "250px",
"hiddenSeries": false,
"id": 92,
"legend": {
"alignAsTable": true,
"avg": true,
"current": false,
"max": true,
"min": true,
"show": true,
"sort": "avg",
"sortDesc": true,
"total": false,
"values": true
},
"lines": true,
"linewidth": 2,
"links": [
{
"targetBlank": true,
"title": "MySQL Server System Variables",
"url": "https://dev.mysql.com/doc/refman/5.7/en/server-system-variables.html#sysvar_max_connections"
}
],
"nullPointMode": "null",
"options": {
"alertThreshold": true
},
"percentage": false,
"pluginVersion": "9.5.3",
"pointradius": 5,
"points": false,
"renderer": "flot",
"seriesOverrides": [
{
"alias": "Max Connections",
"fill": 0
}
],
"spaceLength": 10,
"stack": false,
"steppedLine": false,
"targets": [
{
"calculatedInterval": "2m",
"datasource": {
"type": "prometheus",
"uid": "prometheus"
},
"datasourceErrors": {},
"errors": {},
"expr": "max(max_over_time(mysql_global_status_threads_connected{instance=\"$host\"}[$interval]) or mysql_global_status_threads_connected{instance=\"$host\"} )",
"format": "time_series",
"interval": "$interval",
"intervalFactor": 1,
"legendFormat": "Connections",
"metric": "",
"refId": "A",
"step": 20
},
{
"calculatedInterval": "2m",
"datasource": {
"type": "prometheus",
"uid": "prometheus"
},
"datasourceErrors": {},
"errors": {},
"expr": "mysql_global_status_max_used_connections{instance=\"$host\"}",
"format": "time_series",
"interval": "$interval",
"intervalFactor": 1,
"legendFormat": "Max Used Connections",
"metric": "",
"refId": "C",
"step": 20,
"target": ""
},
{
"calculatedInterval": "2m",
"datasource": {
"type": "prometheus",
"uid": "prometheus"
},
"datasourceErrors": {},
"errors": {},
"expr": "mysql_global_variables_max_connections{instance=\"$host\"}",
"format": "time_series",
"interval": "$interval",
"intervalFactor": 1,
"legendFormat": "Max Connections",
"metric": "",
"refId": "B",
"step": 20,
"target": ""
}
],
"thresholds": [],
"timeRegions": [],
"title": "MySQL Connections",
"tooltip": {
"msResolution": false,
"shared": true,
"sort": 0,
"value_type": "cumulative"
},
"type": "graph",
"xaxis": {
"mode": "time",
"show": true,
"values": []
},
"yaxes": [
{
"format": "short",
"label": "",
"logBase": 1,
"min": 0,
"show": true
},
{
"format": "short",
"label": "",
"logBase": 1,
"min": 0,
"show": true
}
],
"yaxis": {
"align": false
}
},
{
"aliasColors": {},
"bars": false,
"dashLength": 10,
"dashes": false,
"datasource": {
"type": "prometheus",
"uid": "prometheus"
},
"decimals": 2,
"description": "**MySQL Active Threads**\n\nThreads Connected is the number of open connections, while Threads Running is the number of threads not sleeping.",
"editable": true,
"error": false,
"fill": 2,
"fillGradient": 0,
"grid": {},
"gridPos": {
"h": 7,
"w": 12,
"x": 12,
"y": 6
},
"hiddenSeries": false,
"id": 10,
"legend": {
"alignAsTable": true,
"avg": true,
"current": true,
"max": true,
"min": true,
"rightSide": false,
"show": true,
"sortDesc": true,
"total": false,
"values": true
},
"lines": true,
"linewidth": 2,
"links": [],
"nullPointMode": "null",
"options": {
"alertThreshold": true
},
"percentage": false,
"pluginVersion": "9.5.3",
"pointradius": 5,
"points": false,
"renderer": "flot",
"seriesOverrides": [
{
"alias": "Peak Threads Running",
"color": "#E24D42",
"lines": false,
"pointradius": 1,
"points": true
},
{
"alias": "Peak Threads Connected",
"color": "#1F78C1"
},
{
"alias": "Avg Threads Running",
"color": "#EAB839"
}
],
"spaceLength": 10,
"stack": false,
"steppedLine": false,
"targets": [
{
"calculatedInterval": "2m",
"datasource": {
"type": "prometheus",
"uid": "prometheus"
},
"datasourceErrors": {},
"errors": {},
"expr": "max_over_time(mysql_global_status_threads_connected{instance=\"$host\"}[$interval]) or\nmax_over_time(mysql_global_status_threads_connected{instance=\"$host\"}[5m])",
"format": "time_series",
"hide": false,
"interval": "$interval",
"intervalFactor": 1,
"legendFormat": "Peak Threads Connected",
"metric": "",
"refId": "A",
"step": 20
},
{
"calculatedInterval": "2m",
"datasource": {
"type": "prometheus",
"uid": "prometheus"
},
"datasourceErrors": {},
"errors": {},
"expr": "max_over_time(mysql_global_status_threads_running{instance=\"$host\"}[$interval]) or\nmax_over_time(mysql_global_status_threads_running{instance=\"$host\"}[5m])",
"format": "time_series",
"interval": "$interval",
"intervalFactor": 1,
"legendFormat": "Peak Threads Running",
"metric": "",
"refId": "B",
"step": 20
},
{
"datasource": {
"type": "prometheus",
"uid": "prometheus"
},
"expr": "avg_over_time(mysql_global_status_threads_running{instance=\"$host\"}[$interval]) or \navg_over_time(mysql_global_status_threads_running{instance=\"$host\"}[5m])",
"format": "time_series",
"interval": "$interval",
"intervalFactor": 1,
"legendFormat": "Avg Threads Running",
"refId": "C",
"step": 20
}
],
"thresholds": [],
"timeRegions": [],
"title": "MySQL Client Thread Activity",
"tooltip": {
"msResolution": false,
"shared": true,
"sort": 0,
"value_type": "individual"
},
"type": "graph",
"xaxis": {
"mode": "time",
"show": true,
"values": [
"total"
]
},
"yaxes": [
{
"format": "short",
"label": "Threads",
"logBase": 1,
"min": 0,
"show": true
},
{
"format": "short",
"label": "",
"logBase": 1,
"min": 0,
"show": false
}
],
"yaxis": {
"align": false
}
},
{
"collapsed": false,
"datasource": {
"type": "prometheus",
"uid": "prometheus"
},
"gridPos": {
"h": 1,
"w": 24,
"x": 0,
"y": 13
},
"id": 384,
"panels": [],
"targets": [
{
"datasource": {
"type": "prometheus",
"uid": "prometheus"
},
"refId": "A"
}
],
"title": "Table Locks",
"type": "row"
},
{
"aliasColors": {},
"bars": false,
"dashLength": 10,
"dashes": false,
"datasource": {
"type": "prometheus",
"uid": "prometheus"
},
"description": "**MySQL Questions**\n\nThe number of statements executed by the server. This includes only statements sent to the server by clients and not statements executed within stored programs, unlike the Queries used in the QPS calculation. \n\nThis variable does not count the following commands:\n* ``COM_PING``\n* ``COM_STATISTICS``\n* ``COM_STMT_PREPARE``\n* ``COM_STMT_CLOSE``\n* ``COM_STMT_RESET``",
"editable": true,
"error": false,
"fill": 2,
"fillGradient": 0,
"grid": {},
"gridPos": {
"h": 7,
"w": 12,
"x": 0,
"y": 14
},
"hiddenSeries": false,
"id": 53,
"legend": {
"alignAsTable": true,
"avg": true,
"current": false,
"max": true,
"min": true,
"rightSide": false,
"show": true,
"total": false,
"values": true
},
"lines": true,
"linewidth": 2,
"links": [
{
"targetBlank": true,
"title": "MySQL Queries and Questions",
"url": "https://www.percona.com/blog/2014/05/29/how-mysql-queries-and-questions-are-measured/"
}
],
"nullPointMode": "null",
"options": {
"alertThreshold": true
},
"percentage": false,
"pluginVersion": "9.5.3",
"pointradius": 5,
"points": false,
"renderer": "flot",
"seriesOverrides": [],
"spaceLength": 10,
"stack": false,
"steppedLine": false,
"targets": [
{
"calculatedInterval": "2m",
"datasource": {
"type": "prometheus",
"uid": "prometheus"
},
"datasourceErrors": {},
"errors": {},
"expr": "rate(mysql_global_status_questions{instance=\"$host\"}[$interval]) or irate(mysql_global_status_questions{instance=\"$host\"}[5m])",
"format": "time_series",
"interval": "$interval",
"intervalFactor": 1,
"legendFormat": "Questions",
"metric": "",
"refId": "A",
"step": 20
}
],
"thresholds": [],
"timeRegions": [],
"title": "MySQL Questions",
"tooltip": {
"msResolution": false,
"shared": true,
"sort": 0,
"value_type": "individual"
},
"type": "graph",
"xaxis": {
"mode": "time",
"show": true,
"values": []
},
"yaxes": [
{
"format": "short",
"logBase": 1,
"min": 0,
"show": true
},
{
"format": "short",
"logBase": 1,
"min": 0,
"show": true
}
],
"yaxis": {
"align": false
}
},
{
"aliasColors": {},
"bars": false,
"dashLength": 10,
"dashes": false,
"datasource": {
"type": "prometheus",
"uid": "prometheus"
},
"decimals": 2,
"description": "**MySQL Thread Cache**\n\nThe thread_cache_size variable sets how many threads the server should cache to reuse. When a client disconnects, the client's threads are put in the cache if the cache is not full. It is autosized in MySQL 5.6.8 and above (capped to 100). Requests for threads are satisfied by reusing threads taken from the cache if possible, and only when the cache is empty is a new thread created.\n\n* *Threads_created*: The number of threads created to handle connections.\n* *Threads_cached*: The number of threads in the thread cache.",
"editable": true,
"error": false,
"fill": 2,
"fillGradient": 0,
"grid": {},
"gridPos": {
"h": 7,
"w": 12,
"x": 12,
"y": 14
},
"hiddenSeries": false,
"id": 11,
"legend": {
"alignAsTable": true,
"avg": true,
"current": false,
"max": true,
"min": true,
"rightSide": false,
"show": true,
"sort": "avg",
"sortDesc": true,
"total": false,
"values": true
},
"lines": true,
"linewidth": 2,
"links": [
{
"title": "Tuning information",
"url": "https://dev.mysql.com/doc/refman/5.6/en/server-system-variables.html#sysvar_thread_cache_size"
}
],
"nullPointMode": "null",
"options": {
"alertThreshold": true
},
"percentage": false,
"pluginVersion": "9.5.3",
"pointradius": 5,
"points": false,
"renderer": "flot",
"seriesOverrides": [
{
"alias": "Threads Created",
"fill": 0
}
],
"spaceLength": 10,
"stack": false,
"steppedLine": false,
"targets": [
{
"calculatedInterval": "2m",
"datasource": {
"type": "prometheus",
"uid": "prometheus"
},
"datasourceErrors": {},
"errors": {},
"expr": "mysql_global_variables_thread_cache_size{instance=\"$host\"}",
"format": "time_series",
"interval": "$interval",
"intervalFactor": 1,
"legendFormat": "Thread Cache Size",
"metric": "",
"refId": "B",
"step": 20
},
{
"calculatedInterval": "2m",
"datasource": {
"type": "prometheus",
"uid": "prometheus"
},
"datasourceErrors": {},
"errors": {},
"expr": "mysql_global_status_threads_cached{instance=\"$host\"}",
"format": "time_series",
"interval": "$interval",
"intervalFactor": 1,
"legendFormat": "Threads Cached",
"metric": "",
"refId": "C",
"step": 20
},
{
"calculatedInterval": "2m",
"datasource": {
"type": "prometheus",
"uid": "prometheus"
},
"datasourceErrors": {},
"errors": {},
"expr": "rate(mysql_global_status_threads_created{instance=\"$host\"}[$interval]) or irate(mysql_global_status_threads_created{instance=\"$host\"}[5m])",
"format": "time_series",
"interval": "$interval",
"intervalFactor": 1,
"legendFormat": "Threads Created",
"metric": "",
"refId": "A",
"step": 20
}
],
"thresholds": [],
"timeRegions": [],
"title": "MySQL Thread Cache",
"tooltip": {
"msResolution": false,
"shared": true,
"sort": 0,
"value_type": "individual"
},
"type": "graph",
"xaxis": {
"mode": "time",
"show": true,
"values": []
},
"yaxes": [
{
"format": "short",
"logBase": 1,
"min": 0,
"show": true
},
{
"format": "short",
"logBase": 1,
"min": 0,
"show": true
}
],
"yaxis": {
"align": false
}
},
{
"collapsed": false,
"datasource": {
"type": "prometheus",
"uid": "prometheus"
},
"gridPos": {
"h": 1,
"w": 24,
"x": 0,
"y": 21
},
"id": 385,
"panels": [],
"targets": [
{
"datasource": {
"type": "prometheus",
"uid": "prometheus"
},
"refId": "A"
}
],
"title": "Temporary Objects",
"type": "row"
},
{
"aliasColors": {},
"bars": false,
"dashLength": 10,
"dashes": false,
"datasource": {
"type": "prometheus",
"uid": "prometheus"
},
"decimals": 2,
"editable": true,
"error": false,
"fill": 2,
"fillGradient": 0,
"grid": {},
"gridPos": {
"h": 7,
"w": 12,
"x": 0,
"y": 22
},
"hiddenSeries": false,
"id": 22,
"legend": {
"alignAsTable": true,
"avg": true,
"current": false,
"max": true,
"min": true,
"rightSide": false,
"show": true,
"sort": "avg",
"sortDesc": true,
"total": false,
"values": true
},
"lines": true,
"linewidth": 2,
"links": [],
"nullPointMode": "null",
"options": {
"alertThreshold": true
},
"percentage": false,
"pluginVersion": "9.5.3",
"pointradius": 5,
"points": false,
"renderer": "flot",
"seriesOverrides": [],
"spaceLength": 10,
"stack": false,
"steppedLine": false,
"targets": [
{
"calculatedInterval": "2m",
"datasource": {
"type": "prometheus",
"uid": "prometheus"
},
"datasourceErrors": {},
"errors": {},
"expr": "rate(mysql_global_status_created_tmp_tables{instance=\"$host\"}[$interval]) or irate(mysql_global_status_created_tmp_tables{instance=\"$host\"}[5m])",
"interval": "$interval",
"intervalFactor": 1,
"legendFormat": "Created Tmp Tables",
"metric": "",
"refId": "A",
"step": 20
},
{
"calculatedInterval": "2m",
"datasource": {
"type": "prometheus",
"uid": "prometheus"
},
"datasourceErrors": {},
"errors": {},
"expr": "rate(mysql_global_status_created_tmp_disk_tables{instance=\"$host\"}[$interval]) or irate(mysql_global_status_created_tmp_disk_tables{instance=\"$host\"}[5m])",
"interval": "$interval",
"intervalFactor": 1,
"legendFormat": "Created Tmp Disk Tables",
"metric": "",
"refId": "B",
"step": 20
},
{
"calculatedInterval": "2m",
"datasource": {
"type": "prometheus",
"uid": "prometheus"
},
"datasourceErrors": {},
"errors": {},
"expr": "rate(mysql_global_status_created_tmp_files{instance=\"$host\"}[$interval]) or irate(mysql_global_status_created_tmp_files{instance=\"$host\"}[5m])",
"interval": "$interval",
"intervalFactor": 1,
"legendFormat": "Created Tmp Files",
"metric": "",
"refId": "C",
"step": 20
}
],
"thresholds": [],
"timeRegions": [],
"title": "MySQL Temporary Objects",
"tooltip": {
"msResolution": false,
"shared": true,
"sort": 0,
"value_type": "individual"
},
"type": "graph",
"xaxis": {
"mode": "time",
"show": true,
"values": []
},
"yaxes": [
{
"format": "short",
"logBase": 1,
"min": 0,
"show": true
},
{
"format": "short",
"logBase": 1,
"min": 0,
"show": true
}
],
"yaxis": {
"align": false
}
},
{
"aliasColors": {},
"bars": false,
"dashLength": 10,
"dashes": false,
"datasource": {
"type": "prometheus",
"uid": "prometheus"
},
"decimals": 2,
"description": "**MySQL Select Types**\n\nAs with most relational databases, selecting based on indexes is more efficient than scanning an entire table's data. Here we see the counters for selects not done with indexes.\n\n* ***Select Scan*** is how many queries caused full table scans, in which all the data in the table had to be read and either discarded or returned.\n* ***Select Range*** is how many queries used a range scan, which means MySQL scanned all rows in a given range.\n* ***Select Full Join*** is the number of joins that are not joined on an index, this is usually a huge performance hit.",
"editable": true,
"error": false,
"fill": 2,
"fillGradient": 0,
"grid": {},
"gridPos": {
"h": 7,
"w": 12,
"x": 12,
"y": 22
},
"height": "250px",
"hiddenSeries": false,
"id": 311,
"legend": {
"alignAsTable": true,
"avg": true,
"current": false,
"hideZero": true,
"max": true,
"min": true,
"rightSide": false,
"show": true,
"sort": "avg",
"sortDesc": true,
"total": false,
"values": true
},
"lines": true,
"linewidth": 2,
"links": [],
"nullPointMode": "null",
"options": {
"alertThreshold": true
},
"percentage": false,
"pluginVersion": "9.5.3",
"pointradius": 5,
"points": false,
"renderer": "flot",
"seriesOverrides": [],
"spaceLength": 10,
"stack": false,
"steppedLine": false,
"targets": [
{
"calculatedInterval": "2m",
"datasource": {
"type": "prometheus",
"uid": "prometheus"
},
"datasourceErrors": {},
"errors": {},
"expr": "rate(mysql_global_status_select_full_join{instance=\"$host\"}[$interval]) or irate(mysql_global_status_select_full_join{instance=\"$host\"}[5m])",
"format": "time_series",
"interval": "$interval",
"intervalFactor": 1,
"legendFormat": "Select Full Join",
"metric": "",
"refId": "A",
"step": 20
},
{
"calculatedInterval": "2m",
"datasource": {
"type": "prometheus",
"uid": "prometheus"
},
"datasourceErrors": {},
"errors": {},
"expr": "rate(mysql_global_status_select_full_range_join{instance=\"$host\"}[$interval]) or irate(mysql_global_status_select_full_range_join{instance=\"$host\"}[5m])",
"format": "time_series",
"interval": "$interval",
"intervalFactor": 1,
"legendFormat": "Select Full Range Join",
"metric": "",
"refId": "B",
"step": 20
},
{
"calculatedInterval": "2m",
"datasource": {
"type": "prometheus",
"uid": "prometheus"
},
"datasourceErrors": {},
"errors": {},
"expr": "rate(mysql_global_status_select_range{instance=\"$host\"}[$interval]) or irate(mysql_global_status_select_range{instance=\"$host\"}[5m])",
"format": "time_series",
"interval": "$interval",
"intervalFactor": 1,
"legendFormat": "Select Range",
"metric": "",
"refId": "C",
"step": 20
},
{
"calculatedInterval": "2m",
"datasource": {
"type": "prometheus",
"uid": "prometheus"
},
"datasourceErrors": {},
"errors": {},
"expr": "rate(mysql_global_status_select_range_check{instance=\"$host\"}[$interval]) or irate(mysql_global_status_select_range_check{instance=\"$host\"}[5m])",
"format": "time_series",
"interval": "$interval",
"intervalFactor": 1,
"legendFormat": "Select Range Check",
"metric": "",
"refId": "D",
"step": 20
},
{
"calculatedInterval": "2m",
"datasource": {
"type": "prometheus",
"uid": "prometheus"
},
"datasourceErrors": {},
"errors": {},
"expr": "rate(mysql_global_status_select_scan{instance=\"$host\"}[$interval]) or irate(mysql_global_status_select_scan{instance=\"$host\"}[5m])",
"format": "time_series",
"interval": "$interval",
"intervalFactor": 1,
"legendFormat": "Select Scan",
"metric": "",
"refId": "E",
"step": 20
}
],
"thresholds": [],
"timeRegions": [],
"title": "MySQL Select Types",
"tooltip": {
"msResolution": false,
"shared": true,
"sort": 0,
"value_type": "individual"
},
"type": "graph",
"xaxis": {
"mode": "time",
"show": true,
"values": []
},
"yaxes": [
{
"format": "short",
"logBase": 1,
"min": 0,
"show": true
},
{
"format": "short",
"logBase": 1,
"min": 0,
"show": true
}
],
"yaxis": {
"align": false
}
},
{
"collapsed": false,
"datasource": {
"type": "prometheus",
"uid": "prometheus"
},
"gridPos": {
"h": 1,
"w": 24,
"x": 0,
"y": 29
},
"id": 386,
"panels": [],
"targets": [
{
"datasource": {
"type": "prometheus",
"uid": "prometheus"
},
"refId": "A"
}
],
"title": "Sorts",
"type": "row"
},
{
"aliasColors": {},
"bars": false,
"dashLength": 10,
"dashes": false,
"datasource": {
"type": "prometheus",
"uid": "prometheus"
},
"decimals": 2,
"description": "**MySQL Sorts**\n\nDue to a query's structure, order, or other requirements, MySQL sorts the rows before returning them. For example, if a table is ordered 1 to 10 but you want the results reversed, MySQL then has to sort the rows to return 10 to 1.\n\nThis graph also shows when sorts had to scan a whole table or a given range of a table in order to return the results and which could not have been sorted via an index.",
"editable": true,
"error": false,
"fill": 2,
"grid": {},
"gridPos": {
"h": 7,
"w": 12,
"x": 0,
"y": 30
},
"id": 30,
"legend": {
"alignAsTable": true,
"avg": true,
"current": false,
"hideZero": true,
"max": true,
"min": true,
"rightSide": false,
"show": true,
"sort": "avg",
"sortDesc": true,
"total": false,
"values": true
},
"lines": true,
"linewidth": 2,
"links": [],
"nullPointMode": "null",
"percentage": false,
"pointradius": 5,
"points": false,
"renderer": "flot",
"seriesOverrides": [],
"spaceLength": 10,
"stack": false,
"steppedLine": false,
"targets": [
{
"calculatedInterval": "2m",
"datasource": {
"type": "prometheus",
"uid": "prometheus"
},
"datasourceErrors": {},
"errors": {},
"expr": "rate(mysql_global_status_sort_rows{instance=\"$host\"}[$interval]) or irate(mysql_global_status_sort_rows{instance=\"$host\"}[5m])",
"format": "time_series",
"interval": "$interval",
"intervalFactor": 1,
"legendFormat": "Sort Rows",
"metric": "",
"refId": "A",
"step": 20
},
{
"calculatedInterval": "2m",
"datasource": {
"type": "prometheus",
"uid": "prometheus"
},
"datasourceErrors": {},
"errors": {},
"expr": "rate(mysql_global_status_sort_range{instance=\"$host\"}[$interval]) or irate(mysql_global_status_sort_range{instance=\"$host\"}[5m])",
"format": "time_series",
"interval": "$interval",
"intervalFactor": 1,
"legendFormat": "Sort Range",
"metric": "",
"refId": "B",
"step": 20
},
{
"calculatedInterval": "2m",
"datasource": {
"type": "prometheus",
"uid": "prometheus"
},
"datasourceErrors": {},
"errors": {},
"expr": "rate(mysql_global_status_sort_merge_passes{instance=\"$host\"}[$interval]) or irate(mysql_global_status_sort_merge_passes{instance=\"$host\"}[5m])",
"format": "time_series",
"interval": "$interval",
"intervalFactor": 1,
"legendFormat": "Sort Merge Passes",
"metric": "",
"refId": "C",
"step": 20
},
{
"calculatedInterval": "2m",
"datasource": {
"type": "prometheus",
"uid": "prometheus"
},
"datasourceErrors": {},
"errors": {},
"expr": "rate(mysql_global_status_sort_scan{instance=\"$host\"}[$interval]) or irate(mysql_global_status_sort_scan{instance=\"$host\"}[5m])",
"format": "time_series",
"interval": "$interval",
"intervalFactor": 1,
"legendFormat": "Sort Scan",
"metric": "",
"refId": "D",
"step": 20
}
],
"thresholds": [],
"title": "MySQL Sorts",
"tooltip": {
"msResolution": false,
"shared": true,
"sort": 0,
"value_type": "individual"
},
"type": "graph",
"xaxis": {
"mode": "time",
"show": true,
"values": []
},
"yaxes": [
{
"format": "short",
"logBase": 1,
"min": 0,
"show": true
},
{
"format": "short",
"logBase": 1,
"min": 0,
"show": true
}
],
"yaxis": {
"align": false
}
},
{
"aliasColors": {},
"bars": false,
"dashLength": 10,
"dashes": false,
"datasource": {
"type": "prometheus",
"uid": "prometheus"
},
"decimals": 2,
"description": "**MySQL Slow Queries**\n\nSlow queries are defined as queries being slower than the long_query_time setting. For example, if you have long_query_time set to 3, all queries that take longer than 3 seconds to complete will show on this graph.",
"editable": true,
"error": false,
"fill": 2,
"grid": {},
"gridPos": {
"h": 7,
"w": 12,
"x": 12,
"y": 30
},
"id": 48,
"legend": {
"alignAsTable": true,
"avg": true,
"current": false,
"max": true,
"min": true,
"show": true,
"total": false,
"values": true
},
"lines": true,
"linewidth": 2,
"links": [],
"nullPointMode": "null",
"percentage": false,
"pointradius": 5,
"points": false,
"renderer": "flot",
"seriesOverrides": [],
"spaceLength": 10,
"stack": false,
"steppedLine": false,
"targets": [
{
"calculatedInterval": "2m",
"datasource": {
"type": "prometheus",
"uid": "prometheus"
},
"datasourceErrors": {},
"errors": {},
"expr": "rate(mysql_global_status_slow_queries{instance=\"$host\"}[$interval]) or irate(mysql_global_status_slow_queries{instance=\"$host\"}[5m])",
"format": "time_series",
"interval": "$interval",
"intervalFactor": 1,
"legendFormat": "Slow Queries",
"metric": "",
"refId": "A",
"step": 20
}
],
"thresholds": [],
"title": "MySQL Slow Queries",
"tooltip": {
"msResolution": false,
"shared": true,
"sort": 0,
"value_type": "cumulative"
},
"type": "graph",
"xaxis": {
"mode": "time",
"show": true,
"values": []
},
"yaxes": [
{
"format": "short",
"label": "",
"logBase": 1,
"min": 0,
"show": true
},
{
"format": "short",
"label": "",
"logBase": 1,
"min": 0,
"show": true
}
],
"yaxis": {
"align": false
}
},
{
"collapsed": false,
"datasource": {
"type": "prometheus",
"uid": "prometheus"
},
"gridPos": {
"h": 1,
"w": 24,
"x": 0,
"y": 37
},
"id": 387,
"panels": [],
"targets": [
{
"datasource": {
"type": "prometheus",
"uid": "prometheus"
},
"refId": "A"
}
],
"title": "Aborted",
"type": "row"
},
{
"aliasColors": {},
"bars": false,
"dashLength": 10,
"dashes": false,
"datasource": {
"type": "prometheus",
"uid": "prometheus"
},
"decimals": 2,
"description": "**Aborted Connections**\n\nWhen a given host connects to MySQL and the connection is interrupted in the middle (for example due to bad credentials), MySQL keeps that info in a system table (since 5.6 this table is exposed in performance_schema).\n\nIf the amount of failed requests without a successful connection reaches the value of max_connect_errors, mysqld assumes that something is wrong and blocks the host from further connection.\n\nTo allow connections from that host again, you need to issue the ``FLUSH HOSTS`` statement.",
"editable": true,
"error": false,
"fill": 2,
"grid": {},
"gridPos": {
"h": 7,
"w": 12,
"x": 0,
"y": 38
},
"id": 47,
"legend": {
"alignAsTable": true,
"avg": true,
"current": false,
"max": true,
"min": true,
"show": true,
"sort": "avg",
"sortDesc": true,
"total": false,
"values": true
},
"lines": true,
"linewidth": 2,
"links": [],
"nullPointMode": "null",
"percentage": false,
"pointradius": 5,
"points": false,
"renderer": "flot",
"seriesOverrides": [],
"spaceLength": 10,
"stack": false,
"steppedLine": false,
"targets": [
{
"calculatedInterval": "2m",
"datasource": {
"type": "prometheus",
"uid": "prometheus"
},
"datasourceErrors": {},
"errors": {},
"expr": "rate(mysql_global_status_aborted_connects{instance=\"$host\"}[$interval]) or irate(mysql_global_status_aborted_connects{instance=\"$host\"}[5m])",
"format": "time_series",
"interval": "$interval",
"intervalFactor": 1,
"legendFormat": "Aborted Connects (attempts)",
"metric": "",
"refId": "A",
"step": 20
},
{
"calculatedInterval": "2m",
"datasource": {
"type": "prometheus",
"uid": "prometheus"
},
"datasourceErrors": {},
"errors": {},
"expr": "rate(mysql_global_status_aborted_clients{instance=\"$host\"}[$interval]) or irate(mysql_global_status_aborted_clients{instance=\"$host\"}[5m])",
"format": "time_series",
"interval": "$interval",
"intervalFactor": 1,
"legendFormat": "Aborted Clients (timeout)",
"metric": "",
"refId": "B",
"step": 20,
"target": ""
}
],
"thresholds": [],
"title": "MySQL Aborted Connections",
"tooltip": {
"msResolution": false,
"shared": true,
"sort": 0,
"value_type": "cumulative"
},
"type": "graph",
"xaxis": {
"mode": "time",
"show": true,
"values": []
},
"yaxes": [
{
"format": "short",
"label": "",
"logBase": 1,
"min": 0,
"show": true
},
{
"format": "short",
"label": "",
"logBase": 1,
"min": 0,
"show": true
}
],
"yaxis": {
"align": false
}
},
{
"aliasColors": {},
"bars": false,
"dashLength": 10,
"dashes": false,
"datasource": {
"type": "prometheus",
"uid": "prometheus"
},
"decimals": 2,
"description": "**Table Locks**\n\nMySQL takes a number of different locks for varying reasons. In this graph we see how many Table level locks MySQL has requested from the storage engine. In the case of InnoDB, many times the locks could actually be row locks as it only takes table level locks in a few specific cases.\n\nIt is most useful to compare Locks Immediate and Locks Waited. If Locks waited is rising, it means you have lock contention. Otherwise, Locks Immediate rising and falling is normal activity.",
"editable": true,
"error": false,
"fill": 2,
"grid": {},
"gridPos": {
"h": 7,
"w": 12,
"x": 12,
"y": 38
},
"id": 32,
"legend": {
"alignAsTable": true,
"avg": true,
"current": false,
"max": true,
"min": true,
"rightSide": false,
"show": true,
"sort": "avg",
"sortDesc": true,
"total": false,
"values": true
},
"lines": true,
"linewidth": 2,
"links": [],
"nullPointMode": "null",
"percentage": false,
"pointradius": 5,
"points": false,
"renderer": "flot",
"seriesOverrides": [],
"spaceLength": 10,
"stack": false,
"steppedLine": false,
"targets": [
{
"calculatedInterval": "2m",
"datasource": {
"type": "prometheus",
"uid": "prometheus"
},
"datasourceErrors": {},
"errors": {},
"expr": "rate(mysql_global_status_table_locks_immediate{instance=\"$host\"}[$interval]) or irate(mysql_global_status_table_locks_immediate{instance=\"$host\"}[5m])",
"format": "time_series",
"interval": "$interval",
"intervalFactor": 1,
"legendFormat": "Table Locks Immediate",
"metric": "",
"refId": "A",
"step": 20
},
{
"calculatedInterval": "2m",
"datasource": {
"type": "prometheus",
"uid": "prometheus"
},
"datasourceErrors": {},
"errors": {},
"expr": "rate(mysql_global_status_table_locks_waited{instance=\"$host\"}[$interval]) or irate(mysql_global_status_table_locks_waited{instance=\"$host\"}[5m])",
"format": "time_series",
"interval": "$interval",
"intervalFactor": 1,
"legendFormat": "Table Locks Waited",
"metric": "",
"refId": "B",
"step": 20
}
],
"thresholds": [],
"title": "MySQL Table Locks",
"tooltip": {
"msResolution": false,
"shared": true,
"sort": 0,
"value_type": "individual"
},
"type": "graph",
"xaxis": {
"mode": "time",
"show": true,
"values": []
},
"yaxes": [
{
"format": "short",
"logBase": 1,
"min": 0,
"show": true
},
{
"format": "short",
"logBase": 1,
"min": 0,
"show": true
}
],
"yaxis": {
"align": false
}
},
{
"collapsed": false,
"datasource": {
"type": "prometheus",
"uid": "prometheus"
},
"gridPos": {
"h": 1,
"w": 24,
"x": 0,
"y": 45
},
"id": 388,
"panels": [],
"targets": [
{
"datasource": {
"type": "prometheus",
"uid": "prometheus"
},
"refId": "A"
}
],
"title": "Network",
"type": "row"
},
{
"aliasColors": {},
"bars": false,
"dashLength": 10,
"dashes": false,
"datasource": {
"type": "prometheus",
"uid": "prometheus"
},
"decimals": 2,
"description": "**MySQL Network Traffic**\n\nHere we can see how much network traffic is generated by MySQL. Outbound is network traffic sent from MySQL and Inbound is network traffic MySQL has received.",
"editable": true,
"error": false,
"fill": 6,
"grid": {},
"gridPos": {
"h": 7,
"w": 12,
"x": 0,
"y": 46
},
"id": 9,
"legend": {
"alignAsTable": true,
"avg": true,
"current": false,
"max": true,
"min": true,
"rightSide": false,
"show": true,
"sort": "avg",
"sortDesc": true,
"total": false,
"values": true
},
"lines": true,
"linewidth": 2,
"links": [],
"nullPointMode": "null",
"percentage": false,
"pointradius": 5,
"points": false,
"renderer": "flot",
"seriesOverrides": [],
"spaceLength": 10,
"stack": true,
"steppedLine": false,
"targets": [
{
"calculatedInterval": "2m",
"datasource": {
"type": "prometheus",
"uid": "prometheus"
},
"datasourceErrors": {},
"errors": {},
"expr": "rate(mysql_global_status_bytes_received{instance=\"$host\"}[$interval]) or irate(mysql_global_status_bytes_received{instance=\"$host\"}[5m])",
"format": "time_series",
"interval": "$interval",
"intervalFactor": 1,
"legendFormat": "Inbound",
"metric": "",
"refId": "A",
"step": 20
},
{
"calculatedInterval": "2m",
"datasource": {
"type": "prometheus",
"uid": "prometheus"
},
"datasourceErrors": {},
"errors": {},
"expr": "rate(mysql_global_status_bytes_sent{instance=\"$host\"}[$interval]) or irate(mysql_global_status_bytes_sent{instance=\"$host\"}[5m])",
"format": "time_series",
"interval": "$interval",
"intervalFactor": 1,
"legendFormat": "Outbound",
"metric": "",
"refId": "B",
"step": 20
}
],
"thresholds": [],
"title": "MySQL Network Traffic",
"tooltip": {
"msResolution": false,
"shared": true,
"sort": 0,
"value_type": "individual"
},
"type": "graph",
"xaxis": {
"mode": "time",
"show": true,
"values": []
},
"yaxes": [
{
"format": "Bps",
"logBase": 1,
"min": 0,
"show": true
},
{
"format": "none",
"logBase": 1,
"min": 0,
"show": true
}
],
"yaxis": {
"align": false
}
},
{
"aliasColors": {},
"bars": true,
"dashLength": 10,
"dashes": false,
"datasource": {
"type": "prometheus",
"uid": "prometheus"
},
"decimals": 2,
"description": "**MySQL Network Usage Hourly**\n\nHere we can see how much network traffic is generated by MySQL per hour. You can use the bar graph to compare data sent by MySQL and data received by MySQL.",
"editable": true,
"error": false,
"fill": 6,
"grid": {},
"gridPos": {
"h": 7,
"w": 12,
"x": 12,
"y": 46
},
"height": "250px",
"id": 381,
"legend": {
"alignAsTable": true,
"avg": true,
"current": false,
"max": true,
"min": true,
"rightSide": false,
"show": true,
"sort": "avg",
"sortDesc": true,
"total": false,
"values": true
},
"lines": false,
"linewidth": 2,
"links": [],
"nullPointMode": "null",
"percentage": false,
"pointradius": 5,
"points": false,
"renderer": "flot",
"seriesOverrides": [],
"spaceLength": 10,
"stack": true,
"steppedLine": false,
"targets": [
{
"calculatedInterval": "2m",
"datasource": {
"type": "prometheus",
"uid": "prometheus"
},
"datasourceErrors": {},
"errors": {},
"expr": "increase(mysql_global_status_bytes_received{instance=\"$host\"}[1h])",
"format": "time_series",
"interval": "1h",
"intervalFactor": 1,
"legendFormat": "Received",
"metric": "",
"refId": "A",
"step": 3600
},
{
"calculatedInterval": "2m",
"datasource": {
"type": "prometheus",
"uid": "prometheus"
},
"datasourceErrors": {},
"errors": {},
"expr": "increase(mysql_global_status_bytes_sent{instance=\"$host\"}[1h])",
"format": "time_series",
"interval": "1h",
"intervalFactor": 1,
"legendFormat": "Sent",
"metric": "",
"refId": "B",
"step": 3600
}
],
"thresholds": [],
"timeFrom": "24h",
"title": "MySQL Network Usage Hourly",
"tooltip": {
"msResolution": false,
"shared": true,
"sort": 0,
"value_type": "individual"
},
"type": "graph",
"xaxis": {
"mode": "time",
"show": true,
"values": []
},
"yaxes": [
{
"format": "bytes",
"logBase": 1,
"min": 0,
"show": true
},
{
"format": "none",
"logBase": 1,
"min": 0,
"show": true
}
],
"yaxis": {
"align": false
}
},
{
"collapsed": false,
"datasource": {
"type": "prometheus",
"uid": "prometheus"
},
"gridPos": {
"h": 1,
"w": 24,
"x": 0,
"y": 53
},
"id": 389,
"panels": [],
"targets": [
{
"datasource": {
"type": "prometheus",
"uid": "prometheus"
},
"refId": "A"
}
],
"title": "Memory",
"type": "row"
},
{
"aliasColors": {},
"bars": false,
"dashLength": 10,
"dashes": false,
"datasource": {
"type": "prometheus",
"uid": "prometheus"
},
"decimals": 0,
"description": "***System Memory***: Total Memory for the system.\\\n***InnoDB Buffer Pool Data***: InnoDB maintains a storage area called the buffer pool for caching data and indexes in memory.\\\n***TokuDB Cache Size***: Similar in function to the InnoDB Buffer Pool, TokuDB will allocate 50% of the installed RAM for its own cache.\\\n***Key Buffer Size***: Index blocks for MYISAM tables are buffered and are shared by all threads. key_buffer_size is the size of the buffer used for index blocks.\\\n***Adaptive Hash Index Size***: When InnoDB notices that some index values are being accessed very frequently, it builds a hash index for them in memory on top of B-Tree indexes.\\\n ***Query Cache Size***: The query cache stores the text of a SELECT statement together with the corresponding result that was sent to the client. The query cache has huge scalability problems in that only one thread can do an operation in the query cache at the same time.\\\n***InnoDB Dictionary Size***: The data dictionary is InnoDB ‘s internal catalog of tables. InnoDB stores the data dictionary on disk, and loads entries into memory while the server is running.\\\n***InnoDB Log Buffer Size***: The MySQL InnoDB log buffer allows transactions to run without having to write the log to disk before the transactions commit.",
"editable": true,
"error": false,
"fill": 6,
"grid": {},
"gridPos": {
"h": 7,
"w": 24,
"x": 0,
"y": 54
},
"id": 50,
"legend": {
"alignAsTable": true,
"avg": true,
"current": false,
"hideEmpty": true,
"hideZero": true,
"max": true,
"min": true,
"rightSide": true,
"show": true,
"sort": "avg",
"sortDesc": true,
"total": false,
"values": true
},
"lines": true,
"linewidth": 2,
"links": [
{
"title": "Detailed descriptions about metrics",
"url": "https://www.percona.com/doc/percona-monitoring-and-management/dashboard.mysql-overview.html#mysql-internal-memory-overview"
}
],
"nullPointMode": "null",
"percentage": false,
"pointradius": 5,
"points": false,
"renderer": "flot",
"seriesOverrides": [
{
"alias": "System Memory",
"fill": 0,
"stack": false
}
],
"spaceLength": 10,
"stack": true,
"steppedLine": false,
"targets": [
{
"datasource": {
"type": "prometheus",
"uid": "prometheus"
},
"expr": "node_memory_MemTotal_bytes{instance=\"$host\"}",
"format": "time_series",
"intervalFactor": 2,
"legendFormat": "System Memory",
"refId": "G",
"step": 4
},
{
"datasource": {
"type": "prometheus",
"uid": "prometheus"
},
"expr": "mysql_global_status_innodb_page_size{instance=\"$host\"} * on (instance) mysql_global_status_buffer_pool_pages{instance=\"$host\",state=\"data\"}",
"format": "time_series",
"hide": false,
"interval": "$interval",
"intervalFactor": 1,
"legendFormat": "InnoDB Buffer Pool Data",
"refId": "A",
"step": 20
},
{
"datasource": {
"type": "prometheus",
"uid": "prometheus"
},
"expr": "mysql_global_variables_innodb_log_buffer_size{instance=\"$host\"}",
"format": "time_series",
"interval": "$interval",
"intervalFactor": 1,
"legendFormat": "InnoDB Log Buffer Size",
"refId": "D",
"step": 20
},
{
"datasource": {
"type": "prometheus",
"uid": "prometheus"
},
"expr": "mysql_global_variables_innodb_additional_mem_pool_size{instance=\"$host\"}",
"format": "time_series",
"interval": "$interval",
"intervalFactor": 2,
"legendFormat": "InnoDB Additional Memory Pool Size",
"refId": "H",
"step": 40
},
{
"datasource": {
"type": "prometheus",
"uid": "prometheus"
},
"expr": "mysql_global_status_innodb_mem_dictionary{instance=\"$host\"}",
"format": "time_series",
"interval": "$interval",
"intervalFactor": 1,
"legendFormat": "InnoDB Dictionary Size",
"refId": "F",
"step": 20
},
{
"datasource": {
"type": "prometheus",
"uid": "prometheus"
},
"expr": "mysql_global_variables_key_buffer_size{instance=\"$host\"}",
"format": "time_series",
"interval": "$interval",
"intervalFactor": 1,
"legendFormat": "Key Buffer Size",
"refId": "B",
"step": 20
},
{
"datasource": {
"type": "prometheus",
"uid": "prometheus"
},
"expr": "mysql_global_variables_query_cache_size{instance=\"$host\"}",
"format": "time_series",
"interval": "$interval",
"intervalFactor": 1,
"legendFormat": "Query Cache Size",
"refId": "C",
"step": 20
},
{
"datasource": {
"type": "prometheus",
"uid": "prometheus"
},
"expr": "mysql_global_status_innodb_mem_adaptive_hash{instance=\"$host\"}",
"format": "time_series",
"interval": "$interval",
"intervalFactor": 1,
"legendFormat": "Adaptive Hash Index Size",
"refId": "E",
"step": 20
},
{
"datasource": {
"type": "prometheus",
"uid": "prometheus"
},
"expr": "mysql_global_variables_tokudb_cache_size{instance=\"$host\"}",
"format": "time_series",
"interval": "$interval",
"intervalFactor": 1,
"legendFormat": "TokuDB Cache Size",
"refId": "I",
"step": 20
}
],
"thresholds": [],
"title": "MySQL Internal Memory Overview",
"tooltip": {
"msResolution": false,
"shared": true,
"sort": 0,
"value_type": "individual"
},
"type": "graph",
"xaxis": {
"mode": "time",
"show": true,
"values": []
},
"yaxes": [
{
"format": "bytes",
"label": "",
"logBase": 1,
"min": 0,
"show": true
},
{
"format": "short",
"logBase": 1,
"show": true
}
],
"yaxis": {
"align": false
}
},
{
"collapsed": false,
"datasource": {
"type": "prometheus",
"uid": "prometheus"
},
"gridPos": {
"h": 1,
"w": 24,
"x": 0,
"y": 61
},
"id": 390,
"panels": [],
"targets": [
{
"datasource": {
"type": "prometheus",
"uid": "prometheus"
},
"refId": "A"
}
],
"title": "Command, Handlers, Processes",
"type": "row"
},
{
"aliasColors": {},
"bars": false,
"dashLength": 10,
"dashes": false,
"datasource": {
"type": "prometheus",
"uid": "prometheus"
},
"decimals": 2,
"description": "**Top Command Counters**\n\nThe Com_{{xxx}} statement counter variables indicate the number of times each xxx statement has been executed. There is one status variable for each type of statement. For example, Com_delete and Com_update count [``DELETE``](https://dev.mysql.com/doc/refman/5.7/en/delete.html) and [``UPDATE``](https://dev.mysql.com/doc/refman/5.7/en/update.html) statements, respectively. Com_delete_multi and Com_update_multi are similar but apply to [``DELETE``](https://dev.mysql.com/doc/refman/5.7/en/delete.html) and [``UPDATE``](https://dev.mysql.com/doc/refman/5.7/en/update.html) statements that use multiple-table syntax.",
"editable": true,
"error": false,
"fill": 2,
"grid": {},
"gridPos": {
"h": 7,
"w": 24,
"x": 0,
"y": 62
},
"id": 14,
"legend": {
"alignAsTable": true,
"avg": true,
"current": false,
"hideEmpty": false,
"hideZero": false,
"max": true,
"min": true,
"rightSide": true,
"show": true,
"sort": "avg",
"sortDesc": true,
"total": false,
"values": true
},
"lines": true,
"linewidth": 2,
"links": [
{
"title": "Server Status Variables (Com_xxx)",
"url": "https://dev.mysql.com/doc/refman/5.7/en/server-status-variables.html#statvar_Com_xxx"
}
],
"nullPointMode": "null",
"percentage": false,
"pointradius": 5,
"points": false,
"renderer": "flot",
"seriesOverrides": [],
"spaceLength": 10,
"stack": false,
"steppedLine": false,
"targets": [
{
"calculatedInterval": "2m",
"datasource": {
"type": "prometheus",
"uid": "prometheus"
},
"datasourceErrors": {},
"errors": {},
"expr": "topk(5, rate(mysql_global_status_commands_total{instance=\"$host\"}[$interval])>0) or topk(5, irate(mysql_global_status_commands_total{instance=\"$host\"}[5m])>0)",
"format": "time_series",
"hide": false,
"interval": "$interval",
"intervalFactor": 1,
"legendFormat": "Com_{{ command }}",
"metric": "",
"refId": "B",
"step": 20
}
],
"thresholds": [],
"title": "Top Command Counters",
"tooltip": {
"msResolution": false,
"shared": true,
"sort": 0,
"value_type": "individual"
},
"type": "graph",
"xaxis": {
"mode": "time",
"show": true,
"values": []
},
"yaxes": [
{
"format": "short",
"logBase": 1,
"min": 0,
"show": true
},
{
"format": "short",
"logBase": 1,
"min": 0,
"show": true
}
],
"yaxis": {
"align": false
}
},
{
"aliasColors": {},
"bars": true,
"dashLength": 10,
"dashes": false,
"datasource": {
"type": "prometheus",
"uid": "prometheus"
},
"decimals": 2,
"description": "**Top Command Counters Hourly**\n\nThe Com_{{xxx}} statement counter variables indicate the number of times each xxx statement has been executed. There is one status variable for each type of statement. For example, Com_delete and Com_update count [``DELETE``](https://dev.mysql.com/doc/refman/5.7/en/delete.html) and [``UPDATE``](https://dev.mysql.com/doc/refman/5.7/en/update.html) statements, respectively. Com_delete_multi and Com_update_multi are similar but apply to [``DELETE``](https://dev.mysql.com/doc/refman/5.7/en/delete.html) and [``UPDATE``](https://dev.mysql.com/doc/refman/5.7/en/update.html) statements that use multiple-table syntax.",
"editable": true,
"error": false,
"fill": 6,
"grid": {},
"gridPos": {
"h": 7,
"w": 24,
"x": 0,
"y": 69
},
"id": 39,
"legend": {
"alignAsTable": true,
"avg": true,
"current": false,
"max": true,
"min": true,
"rightSide": true,
"show": true,
"sort": "avg",
"sortDesc": true,
"total": false,
"values": true
},
"lines": false,
"linewidth": 2,
"links": [
{
"title": "Server Status Variables (Com_xxx)",
"url": "https://dev.mysql.com/doc/refman/5.7/en/server-status-variables.html#statvar_Com_xxx"
}
],
"nullPointMode": "null",
"percentage": false,
"pointradius": 5,
"points": false,
"renderer": "flot",
"seriesOverrides": [],
"spaceLength": 10,
"stack": true,
"steppedLine": false,
"targets": [
{
"calculatedInterval": "2m",
"datasource": {
"type": "prometheus",
"uid": "prometheus"
},
"datasourceErrors": {},
"errors": {},
"expr": "topk(5, increase(mysql_global_status_commands_total{instance=\"$host\"}[1h])>0)",
"format": "time_series",
"interval": "1h",
"intervalFactor": 1,
"legendFormat": "Com_{{ command }}",
"metric": "",
"refId": "A",
"step": 3600
}
],
"thresholds": [],
"timeFrom": "24h",
"title": "Top Command Counters Hourly",
"tooltip": {
"msResolution": false,
"shared": true,
"sort": 0,
"value_type": "individual"
},
"type": "graph",
"xaxis": {
"mode": "time",
"show": true,
"values": []
},
"yaxes": [
{
"format": "short",
"logBase": 1,
"min": 0,
"show": true
},
{
"format": "short",
"logBase": 1,
"min": 0,
"show": true
}
],
"yaxis": {
"align": false
}
},
{
"aliasColors": {},
"bars": false,
"dashLength": 10,
"dashes": false,
"datasource": {
"type": "prometheus",
"uid": "prometheus"
},
"decimals": 2,
"description": "**MySQL Handlers**\n\nHandler statistics are internal statistics on how MySQL is selecting, updating, inserting, and modifying rows, tables, and indexes.\n\nThis is in fact the layer between the Storage Engine and MySQL.\n\n* `read_rnd_next` is incremented when the server performs a full table scan and this is a counter you don't really want to see with a high value.\n* `read_key` is incremented when a read is done with an index.\n* `read_next` is incremented when the storage engine is asked to 'read the next index entry'. A high value means a lot of index scans are being done.",
"editable": true,
"error": false,
"fill": 2,
"grid": {},
"gridPos": {
"h": 7,
"w": 24,
"x": 0,
"y": 76
},
"id": 8,
"legend": {
"alignAsTable": true,
"avg": true,
"current": false,
"hideZero": true,
"max": true,
"min": true,
"rightSide": true,
"show": true,
"sort": "avg",
"sortDesc": true,
"total": false,
"values": true
},
"lines": true,
"linewidth": 2,
"links": [],
"nullPointMode": "null",
"percentage": false,
"pointradius": 5,
"points": false,
"renderer": "flot",
"seriesOverrides": [],
"spaceLength": 10,
"stack": false,
"steppedLine": false,
"targets": [
{
"calculatedInterval": "2m",
"datasource": {
"type": "prometheus",
"uid": "prometheus"
},
"datasourceErrors": {},
"errors": {},
"expr": "rate(mysql_global_status_handlers_total{instance=\"$host\", handler!~\"commit|rollback|savepoint.*|prepare\"}[$interval]) or irate(mysql_global_status_handlers_total{instance=\"$host\", handler!~\"commit|rollback|savepoint.*|prepare\"}[5m])",
"format": "time_series",
"interval": "$interval",
"intervalFactor": 1,
"legendFormat": "{{ handler }}",
"metric": "",
"refId": "J",
"step": 20
}
],
"thresholds": [],
"title": "MySQL Handlers",
"tooltip": {
"msResolution": false,
"shared": true,
"sort": 0,
"value_type": "individual"
},
"type": "graph",
"xaxis": {
"mode": "time",
"show": true,
"values": []
},
"yaxes": [
{
"format": "short",
"logBase": 1,
"min": 0,
"show": true
},
{
"format": "short",
"logBase": 1,
"min": 0,
"show": true
}
],
"yaxis": {
"align": false
}
},
{
"aliasColors": {},
"bars": false,
"dashLength": 10,
"dashes": false,
"datasource": {
"type": "prometheus",
"uid": "prometheus"
},
"decimals": 2,
"editable": true,
"error": false,
"fill": 2,
"grid": {},
"gridPos": {
"h": 7,
"w": 24,
"x": 0,
"y": 83
},
"id": 28,
"legend": {
"alignAsTable": true,
"avg": true,
"current": false,
"hideZero": true,
"max": true,
"min": true,
"rightSide": true,
"show": true,
"sort": "avg",
"sortDesc": true,
"total": false,
"values": true
},
"lines": true,
"linewidth": 2,
"links": [],
"nullPointMode": "null",
"percentage": false,
"pointradius": 5,
"points": false,
"renderer": "flot",
"seriesOverrides": [],
"spaceLength": 10,
"stack": false,
"steppedLine": false,
"targets": [
{
"calculatedInterval": "2m",
"datasource": {
"type": "prometheus",
"uid": "prometheus"
},
"datasourceErrors": {},
"errors": {},
"expr": "rate(mysql_global_status_handlers_total{instance=\"$host\", handler=~\"commit|rollback|savepoint.*|prepare\"}[$interval]) or irate(mysql_global_status_handlers_total{instance=\"$host\", handler=~\"commit|rollback|savepoint.*|prepare\"}[5m])",
"interval": "$interval",
"intervalFactor": 1,
"legendFormat": "{{ handler }}",
"metric": "",
"refId": "A",
"step": 20
}
],
"thresholds": [],
"title": "MySQL Transaction Handlers",
"tooltip": {
"msResolution": false,
"shared": true,
"sort": 0,
"value_type": "individual"
},
"type": "graph",
"xaxis": {
"mode": "time",
"show": true,
"values": []
},
"yaxes": [
{
"format": "short",
"logBase": 1,
"min": 0,
"show": true
},
{
"format": "short",
"logBase": 1,
"min": 0,
"show": true
}
],
"yaxis": {
"align": false
}
},
{
"aliasColors": {},
"bars": false,
"dashLength": 10,
"dashes": false,
"datasource": {
"type": "prometheus",
"uid": "prometheus"
},
"decimals": 2,
"editable": true,
"error": false,
"fill": 0,
"grid": {},
"gridPos": {
"h": 7,
"w": 24,
"x": 0,
"y": 90
},
"id": 40,
"legend": {
"alignAsTable": true,
"avg": true,
"current": false,
"hideZero": true,
"max": true,
"min": false,
"rightSide": true,
"show": true,
"sort": "avg",
"sortDesc": true,
"total": false,
"values": true
},
"lines": true,
"linewidth": 2,
"links": [],
"nullPointMode": "null",
"percentage": false,
"pointradius": 5,
"points": false,
"renderer": "flot",
"seriesOverrides": [],
"spaceLength": 10,
"stack": false,
"steppedLine": false,
"targets": [
{
"calculatedInterval": "2m",
"datasource": {
"type": "prometheus",
"uid": "prometheus"
},
"datasourceErrors": {},
"errors": {},
"expr": "mysql_info_schema_threads{instance=\"$host\"}",
"interval": "$interval",
"intervalFactor": 1,
"legendFormat": "{{ state }}",
"metric": "",
"refId": "A",
"step": 20
}
],
"thresholds": [],
"title": "Process States",
"tooltip": {
"msResolution": false,
"shared": true,
"sort": 0,
"value_type": "individual"
},
"type": "graph",
"xaxis": {
"mode": "time",
"show": true,
"values": []
},
"yaxes": [
{
"format": "short",
"logBase": 1,
"min": 0,
"show": true
},
{
"format": "short",
"logBase": 1,
"min": 0,
"show": true
}
],
"yaxis": {
"align": false
}
},
{
"aliasColors": {},
"bars": true,
"dashLength": 10,
"dashes": false,
"datasource": {
"type": "prometheus",
"uid": "prometheus"
},
"decimals": 2,
"editable": true,
"error": false,
"fill": 6,
"grid": {},
"gridPos": {
"h": 7,
"w": 24,
"x": 0,
"y": 97
},
"id": 49,
"legend": {
"alignAsTable": true,
"avg": true,
"current": false,
"hideZero": true,
"max": true,
"min": false,
"rightSide": true,
"show": true,
"sort": "avg",
"sortDesc": true,
"total": false,
"values": true
},
"lines": false,
"linewidth": 2,
"links": [],
"nullPointMode": "null",
"percentage": false,
"pointradius": 5,
"points": false,
"renderer": "flot",
"seriesOverrides": [],
"spaceLength": 10,
"stack": true,
"steppedLine": false,
"targets": [
{
"calculatedInterval": "2m",
"datasource": {
"type": "prometheus",
"uid": "prometheus"
},
"datasourceErrors": {},
"errors": {},
"expr": "topk(5, avg_over_time(mysql_info_schema_threads{instance=\"$host\"}[1h]))",
"interval": "1h",
"intervalFactor": 1,
"legendFormat": "{{ state }}",
"metric": "",
"refId": "A",
"step": 3600
}
],
"thresholds": [],
"timeFrom": "24h",
"title": "Top Process States Hourly",
"tooltip": {
"msResolution": false,
"shared": true,
"sort": 0,
"value_type": "individual"
},
"type": "graph",
"xaxis": {
"mode": "time",
"show": true,
"values": []
},
"yaxes": [
{
"format": "short",
"logBase": 1,
"min": 0,
"show": true
},
{
"format": "short",
"logBase": 1,
"min": 0,
"show": true
}
],
"yaxis": {
"align": false
}
},
{
"collapsed": false,
"datasource": {
"type": "prometheus",
"uid": "prometheus"
},
"gridPos": {
"h": 1,
"w": 24,
"x": 0,
"y": 104
},
"id": 391,
"panels": [],
"targets": [
{
"datasource": {
"type": "prometheus",
"uid": "prometheus"
},
"refId": "A"
}
],
"title": "Query Cache",
"type": "row"
},
{
"aliasColors": {},
"bars": false,
"dashLength": 10,
"dashes": false,
"datasource": {
"type": "prometheus",
"uid": "prometheus"
},
"decimals": 2,
"description": "**MySQL Query Cache Memory**\n\nThe query cache has huge scalability problems in that only one thread can do an operation in the query cache at the same time. This serialization is true not only for SELECTs, but also for INSERT/UPDATE/DELETE.\n\nThis also means that the larger the `query_cache_size` is set to, the slower those operations become. In concurrent environments, the MySQL Query Cache quickly becomes a contention point, decreasing performance. MariaDB and AWS Aurora have done work to try and eliminate the query cache contention in their flavors of MySQL, while MySQL 8.0 has eliminated the query cache feature.\n\nThe recommended settings for most environments is to set:\n ``query_cache_type=0``\n ``query_cache_size=0``\n\nNote that while you can dynamically change these values, to completely remove the contention point you have to restart the database.",
"editable": true,
"error": false,
"fill": 2,
"grid": {},
"gridPos": {
"h": 7,
"w": 12,
"x": 0,
"y": 105
},
"id": 46,
"legend": {
"alignAsTable": true,
"avg": true,
"current": false,
"max": true,
"min": true,
"rightSide": false,
"show": true,
"sort": "avg",
"sortDesc": true,
"total": false,
"values": true
},
"lines": true,
"linewidth": 2,
"links": [],
"nullPointMode": "null",
"percentage": false,
"pointradius": 5,
"points": false,
"renderer": "flot",
"seriesOverrides": [],
"spaceLength": 10,
"stack": false,
"steppedLine": false,
"targets": [
{
"calculatedInterval": "2m",
"datasource": {
"type": "prometheus",
"uid": "prometheus"
},
"datasourceErrors": {},
"errors": {},
"expr": "mysql_global_status_qcache_free_memory{instance=\"$host\"}",
"format": "time_series",
"interval": "$interval",
"intervalFactor": 1,
"legendFormat": "Free Memory",
"metric": "",
"refId": "F",
"step": 20
},
{
"calculatedInterval": "2m",
"datasource": {
"type": "prometheus",
"uid": "prometheus"
},
"datasourceErrors": {},
"errors": {},
"expr": "mysql_global_variables_query_cache_size{instance=\"$host\"}",
"format": "time_series",
"interval": "$interval",
"intervalFactor": 1,
"legendFormat": "Query Cache Size",
"metric": "",
"refId": "E",
"step": 20
}
],
"thresholds": [],
"title": "MySQL Query Cache Memory",
"tooltip": {
"msResolution": false,
"shared": true,
"sort": 0,
"value_type": "individual"
},
"type": "graph",
"xaxis": {
"mode": "time",
"show": true,
"values": []
},
"yaxes": [
{
"format": "bytes",
"logBase": 1,
"min": 0,
"show": true
},
{
"format": "short",
"logBase": 1,
"min": 0,
"show": true
}
],
"yaxis": {
"align": false
}
},
{
"aliasColors": {},
"bars": false,
"dashLength": 10,
"dashes": false,
"datasource": {
"type": "prometheus",
"uid": "prometheus"
},
"decimals": 2,
"description": "**MySQL Query Cache Activity**\n\nThe query cache has huge scalability problems in that only one thread can do an operation in the query cache at the same time. This serialization is true not only for SELECTs, but also for INSERT/UPDATE/DELETE.\n\nThis also means that the larger the `query_cache_size` is set to, the slower those operations become. In concurrent environments, the MySQL Query Cache quickly becomes a contention point, decreasing performance. MariaDB and AWS Aurora have done work to try and eliminate the query cache contention in their flavors of MySQL, while MySQL 8.0 has eliminated the query cache feature.\n\nThe recommended settings for most environments is to set:\n``query_cache_type=0``\n``query_cache_size=0``\n\nNote that while you can dynamically change these values, to completely remove the contention point you have to restart the database.",
"editable": true,
"error": false,
"fill": 2,
"grid": {},
"gridPos": {
"h": 7,
"w": 12,
"x": 12,
"y": 105
},
"height": "",
"id": 45,
"legend": {
"alignAsTable": true,
"avg": true,
"current": false,
"max": true,
"min": true,
"rightSide": false,
"show": true,
"sort": "avg",
"sortDesc": true,
"total": false,
"values": true
},
"lines": true,
"linewidth": 2,
"links": [],
"nullPointMode": "null",
"percentage": false,
"pointradius": 5,
"points": false,
"renderer": "flot",
"seriesOverrides": [],
"spaceLength": 10,
"stack": false,
"steppedLine": false,
"targets": [
{
"calculatedInterval": "2m",
"datasource": {
"type": "prometheus",
"uid": "prometheus"
},
"datasourceErrors": {},
"errors": {},
"expr": "rate(mysql_global_status_qcache_hits{instance=\"$host\"}[$interval]) or irate(mysql_global_status_qcache_hits{instance=\"$host\"}[5m])",
"format": "time_series",
"interval": "$interval",
"intervalFactor": 1,
"legendFormat": "Hits",
"metric": "",
"refId": "B",
"step": 20
},
{
"calculatedInterval": "2m",
"datasource": {
"type": "prometheus",
"uid": "prometheus"
},
"datasourceErrors": {},
"errors": {},
"expr": "rate(mysql_global_status_qcache_inserts{instance=\"$host\"}[$interval]) or irate(mysql_global_status_qcache_inserts{instance=\"$host\"}[5m])",
"format": "time_series",
"interval": "$interval",
"intervalFactor": 1,
"legendFormat": "Inserts",
"metric": "",
"refId": "C",
"step": 20
},
{
"calculatedInterval": "2m",
"datasource": {
"type": "prometheus",
"uid": "prometheus"
},
"datasourceErrors": {},
"errors": {},
"expr": "rate(mysql_global_status_qcache_not_cached{instance=\"$host\"}[$interval]) or irate(mysql_global_status_qcache_not_cached{instance=\"$host\"}[5m])",
"format": "time_series",
"interval": "$interval",
"intervalFactor": 1,
"legendFormat": "Not Cached",
"metric": "",
"refId": "D",
"step": 20
},
{
"calculatedInterval": "2m",
"datasource": {
"type": "prometheus",
"uid": "prometheus"
},
"datasourceErrors": {},
"errors": {},
"expr": "rate(mysql_global_status_qcache_lowmem_prunes{instance=\"$host\"}[$interval]) or irate(mysql_global_status_qcache_lowmem_prunes{instance=\"$host\"}[5m])",
"format": "time_series",
"interval": "$interval",
"intervalFactor": 1,
"legendFormat": "Prunes",
"metric": "",
"refId": "F",
"step": 20
},
{
"calculatedInterval": "2m",
"datasource": {
"type": "prometheus",
"uid": "prometheus"
},
"datasourceErrors": {},
"errors": {},
"expr": "mysql_global_status_qcache_queries_in_cache{instance=\"$host\"}",
"format": "time_series",
"interval": "$interval",
"intervalFactor": 1,
"legendFormat": "Queries in Cache",
"metric": "",
"refId": "E",
"step": 20
}
],
"thresholds": [],
"title": "MySQL Query Cache Activity",
"tooltip": {
"msResolution": false,
"shared": true,
"sort": 0,
"value_type": "individual"
},
"type": "graph",
"xaxis": {
"mode": "time",
"show": true,
"values": []
},
"yaxes": [
{
"format": "short",
"logBase": 1,
"min": 0,
"show": true
},
{
"format": "short",
"logBase": 1,
"min": 0,
"show": true
}
],
"yaxis": {
"align": false
}
},
{
"collapsed": false,
"datasource": {
"type": "prometheus",
"uid": "prometheus"
},
"gridPos": {
"h": 1,
"w": 24,
"x": 0,
"y": 112
},
"id": 392,
"panels": [],
"targets": [
{
"datasource": {
"type": "prometheus",
"uid": "prometheus"
},
"refId": "A"
}
],
"title": "Files and Tables",
"type": "row"
},
{
"aliasColors": {},
"bars": false,
"dashLength": 10,
"dashes": false,
"datasource": {
"type": "prometheus",
"uid": "prometheus"
},
"decimals": 2,
"editable": true,
"error": false,
"fill": 2,
"grid": {},
"gridPos": {
"h": 7,
"w": 12,
"x": 0,
"y": 113
},
"id": 43,
"legend": {
"alignAsTable": true,
"avg": true,
"current": false,
"max": true,
"min": true,
"rightSide": false,
"show": true,
"total": false,
"values": true
},
"lines": true,
"linewidth": 2,
"links": [],
"nullPointMode": "null",
"percentage": false,
"pointradius": 5,
"points": false,
"renderer": "flot",
"seriesOverrides": [],
"spaceLength": 10,
"stack": false,
"steppedLine": false,
"targets": [
{
"calculatedInterval": "2m",
"datasource": {
"type": "prometheus",
"uid": "prometheus"
},
"datasourceErrors": {},
"errors": {},
"expr": "rate(mysql_global_status_opened_files{instance=\"$host\"}[$interval]) or irate(mysql_global_status_opened_files{instance=\"$host\"}[5m])",
"interval": "$interval",
"intervalFactor": 1,
"legendFormat": "Openings",
"metric": "",
"refId": "A",
"step": 20
}
],
"thresholds": [],
"title": "MySQL File Openings",
"tooltip": {
"msResolution": false,
"shared": true,
"sort": 0,
"value_type": "individual"
},
"type": "graph",
"xaxis": {
"mode": "time",
"show": true,
"values": []
},
"yaxes": [
{
"format": "short",
"logBase": 1,
"min": 0,
"show": true
},
{
"format": "short",
"logBase": 1,
"min": 0,
"show": true
}
],
"yaxis": {
"align": false
}
},
{
"aliasColors": {},
"bars": false,
"dashLength": 10,
"dashes": false,
"datasource": {
"type": "prometheus",
"uid": "prometheus"
},
"decimals": 2,
"editable": true,
"error": false,
"fill": 2,
"grid": {},
"gridPos": {
"h": 7,
"w": 12,
"x": 12,
"y": 113
},
"id": 41,
"legend": {
"alignAsTable": true,
"avg": true,
"current": false,
"max": true,
"min": true,
"rightSide": false,
"show": true,
"sortDesc": true,
"total": false,
"values": true
},
"lines": true,
"linewidth": 2,
"links": [],
"nullPointMode": "null",
"percentage": false,
"pointradius": 5,
"points": false,
"renderer": "flot",
"seriesOverrides": [],
"spaceLength": 10,
"stack": false,
"steppedLine": false,
"targets": [
{
"calculatedInterval": "2m",
"datasource": {
"type": "prometheus",
"uid": "prometheus"
},
"datasourceErrors": {},
"errors": {},
"expr": "mysql_global_status_open_files{instance=\"$host\"}",
"interval": "$interval",
"intervalFactor": 1,
"legendFormat": "Open Files",
"metric": "",
"refId": "A",
"step": 20
},
{
"calculatedInterval": "2m",
"datasource": {
"type": "prometheus",
"uid": "prometheus"
},
"datasourceErrors": {},
"errors": {},
"expr": "mysql_global_variables_open_files_limit{instance=\"$host\"}",
"interval": "$interval",
"intervalFactor": 1,
"legendFormat": "Open Files Limit",
"metric": "",
"refId": "D",
"step": 20
},
{
"datasource": {
"type": "prometheus",
"uid": "prometheus"
},
"expr": "mysql_global_status_innodb_num_open_files{instance=\"$host\"}",
"interval": "$interval",
"intervalFactor": 1,
"legendFormat": "InnoDB Open Files",
"refId": "B",
"step": 20
}
],
"thresholds": [],
"title": "MySQL Open Files",
"tooltip": {
"msResolution": false,
"shared": true,
"sort": 0,
"value_type": "individual"
},
"type": "graph",
"xaxis": {
"mode": "time",
"show": true,
"values": []
},
"yaxes": [
{
"format": "short",
"logBase": 1,
"min": 0,
"show": true
},
{
"format": "short",
"logBase": 1,
"min": 0,
"show": true
}
],
"yaxis": {
"align": false
}
},
{
"collapsed": false,
"datasource": {
"type": "prometheus",
"uid": "prometheus"
},
"gridPos": {
"h": 1,
"w": 24,
"x": 0,
"y": 120
},
"id": 393,
"panels": [],
"targets": [
{
"datasource": {
"type": "prometheus",
"uid": "prometheus"
},
"refId": "A"
}
],
"title": "Table Openings",
"type": "row"
},
{
"aliasColors": {},
"bars": false,
"dashLength": 10,
"dashes": false,
"datasource": {
"type": "prometheus",
"uid": "prometheus"
},
"decimals": 2,
"description": "**MySQL Table Open Cache Status**\n\nThe recommendation is to set the `table_open_cache_instances` to a loose correlation to virtual CPUs, keeping in mind that more instances means the cache is split more times. If you have a cache set to 500 but it has 10 instances, each cache will only have 50 cached.\n\nThe `table_definition_cache` and `table_open_cache` can be left as default as they are auto-sized MySQL 5.6 and above (ie: do not set them to any value).",
"editable": true,
"error": false,
"fill": 2,
"grid": {},
"gridPos": {
"h": 7,
"w": 12,
"x": 0,
"y": 121
},
"id": 44,
"legend": {
"alignAsTable": true,
"avg": true,
"current": false,
"max": true,
"min": true,
"rightSide": false,
"show": true,
"sort": "avg",
"sortDesc": true,
"total": false,
"values": true
},
"lines": true,
"linewidth": 2,
"links": [
{
"title": "Server Status Variables (table_open_cache)",
"url": "http://dev.mysql.com/doc/refman/5.6/en/server-system-variables.html#sysvar_table_open_cache"
}
],
"nullPointMode": "null",
"percentage": false,
"pointradius": 5,
"points": false,
"renderer": "flot",
"seriesOverrides": [
{
"alias": "Table Open Cache Hit Ratio",
"yaxis": 2
}
],
"spaceLength": 10,
"stack": false,
"steppedLine": false,
"targets": [
{
"calculatedInterval": "2m",
"datasource": {
"type": "prometheus",
"uid": "prometheus"
},
"datasourceErrors": {},
"errors": {},
"expr": "rate(mysql_global_status_opened_tables{instance=\"$host\"}[$interval]) or irate(mysql_global_status_opened_tables{instance=\"$host\"}[5m])",
"format": "time_series",
"interval": "$interval",
"intervalFactor": 1,
"legendFormat": "Openings",
"metric": "",
"refId": "A",
"step": 20
},
{
"datasource": {
"type": "prometheus",
"uid": "prometheus"
},
"expr": "rate(mysql_global_status_table_open_cache_hits{instance=\"$host\"}[$interval]) or irate(mysql_global_status_table_open_cache_hits{instance=\"$host\"}[5m])",
"format": "time_series",
"interval": "$interval",
"intervalFactor": 1,
"legendFormat": "Hits",
"refId": "B",
"step": 20
},
{
"datasource": {
"type": "prometheus",
"uid": "prometheus"
},
"expr": "rate(mysql_global_status_table_open_cache_misses{instance=\"$host\"}[$interval]) or irate(mysql_global_status_table_open_cache_misses{instance=\"$host\"}[5m])",
"format": "time_series",
"interval": "$interval",
"intervalFactor": 1,
"legendFormat": "Misses",
"refId": "C",
"step": 20
},
{
"datasource": {
"type": "prometheus",
"uid": "prometheus"
},
"expr": "rate(mysql_global_status_table_open_cache_overflows{instance=\"$host\"}[$interval]) or irate(mysql_global_status_table_open_cache_overflows{instance=\"$host\"}[5m])",
"format": "time_series",
"interval": "$interval",
"intervalFactor": 1,
"legendFormat": "Misses due to Overflows",
"refId": "D",
"step": 20
},
{
"datasource": {
"type": "prometheus",
"uid": "prometheus"
},
"expr": "(rate(mysql_global_status_table_open_cache_hits{instance=\"$host\"}[$interval]) or irate(mysql_global_status_table_open_cache_hits{instance=\"$host\"}[5m]))/((rate(mysql_global_status_table_open_cache_hits{instance=\"$host\"}[$interval]) or irate(mysql_global_status_table_open_cache_hits{instance=\"$host\"}[5m]))+(rate(mysql_global_status_table_open_cache_misses{instance=\"$host\"}[$interval]) or irate(mysql_global_status_table_open_cache_misses{instance=\"$host\"}[5m])))",
"format": "time_series",
"interval": "$interval",
"intervalFactor": 1,
"legendFormat": "Table Open Cache Hit Ratio",
"refId": "E",
"step": 20
}
],
"thresholds": [],
"title": "MySQL Table Open Cache Status",
"tooltip": {
"msResolution": false,
"shared": true,
"sort": 0,
"value_type": "individual"
},
"type": "graph",
"xaxis": {
"mode": "time",
"show": true,
"values": []
},
"yaxes": [
{
"format": "short",
"logBase": 1,
"min": 0,
"show": true
},
{
"format": "percentunit",
"logBase": 1,
"min": 0,
"show": true
}
],
"yaxis": {
"align": false
}
},
{
"aliasColors": {},
"bars": false,
"dashLength": 10,
"dashes": false,
"datasource": {
"type": "prometheus",
"uid": "prometheus"
},
"decimals": 2,
"description": "**MySQL Open Tables**\n\nThe recommendation is to set the `table_open_cache_instances` to a loose correlation to virtual CPUs, keeping in mind that more instances means the cache is split more times. If you have a cache set to 500 but it has 10 instances, each cache will only have 50 cached.\n\nThe `table_definition_cache` and `table_open_cache` can be left as default as they are auto-sized MySQL 5.6 and above (ie: do not set them to any value).",
"editable": true,
"error": false,
"fill": 2,
"grid": {},
"gridPos": {
"h": 7,
"w": 12,
"x": 12,
"y": 121
},
"id": 42,
"legend": {
"alignAsTable": true,
"avg": true,
"current": false,
"max": true,
"min": true,
"rightSide": false,
"show": true,
"sort": "avg",
"sortDesc": true,
"total": false,
"values": true
},
"lines": true,
"linewidth": 2,
"links": [
{
"title": "Server Status Variables (table_open_cache)",
"url": "http://dev.mysql.com/doc/refman/5.6/en/server-system-variables.html#sysvar_table_open_cache"
}
],
"nullPointMode": "null",
"percentage": false,
"pointradius": 5,
"points": false,
"renderer": "flot",
"seriesOverrides": [],
"spaceLength": 10,
"stack": false,
"steppedLine": false,
"targets": [
{
"calculatedInterval": "2m",
"datasource": {
"type": "prometheus",
"uid": "prometheus"
},
"datasourceErrors": {},
"errors": {},
"expr": "mysql_global_status_open_tables{instance=\"$host\"}",
"format": "time_series",
"interval": "$interval",
"intervalFactor": 1,
"legendFormat": "Open Tables",
"metric": "",
"refId": "B",
"step": 20
},
{
"calculatedInterval": "2m",
"datasource": {
"type": "prometheus",
"uid": "prometheus"
},
"datasourceErrors": {},
"errors": {},
"expr": "mysql_global_variables_table_open_cache{instance=\"$host\"}",
"format": "time_series",
"interval": "$interval",
"intervalFactor": 1,
"legendFormat": "Table Open Cache",
"metric": "",
"refId": "C",
"step": 20
}
],
"thresholds": [],
"title": "MySQL Open Tables",
"tooltip": {
"msResolution": false,
"shared": true,
"sort": 0,
"value_type": "individual"
},
"type": "graph",
"xaxis": {
"mode": "time",
"show": true,
"values": []
},
"yaxes": [
{
"format": "short",
"logBase": 1,
"min": 0,
"show": true
},
{
"format": "short",
"logBase": 1,
"min": 0,
"show": true
}
],
"yaxis": {
"align": false
}
},
{
"collapsed": false,
"datasource": {
"type": "prometheus",
"uid": "prometheus"
},
"gridPos": {
"h": 1,
"w": 24,
"x": 0,
"y": 128
},
"id": 394,
"panels": [],
"targets": [
{
"datasource": {
"type": "prometheus",
"uid": "prometheus"
},
"refId": "A"
}
],
"title": "MySQL Table Definition Cache",
"type": "row"
},
{
"aliasColors": {},
"bars": false,
"dashLength": 10,
"dashes": false,
"datasource": {
"type": "prometheus",
"uid": "prometheus"
},
"decimals": 2,
"description": "**MySQL Table Definition Cache**\n\nThe recommendation is to set the `table_open_cache_instances` to a loose correlation to virtual CPUs, keeping in mind that more instances means the cache is split more times. If you have a cache set to 500 but it has 10 instances, each cache will only have 50 cached.\n\nThe `table_definition_cache` and `table_open_cache` can be left as default as they are auto-sized MySQL 5.6 and above (ie: do not set them to any value).",
"editable": true,
"error": false,
"fill": 2,
"grid": {},
"gridPos": {
"h": 7,
"w": 24,
"x": 0,
"y": 129
},
"id": 54,
"legend": {
"alignAsTable": true,
"avg": true,
"current": false,
"max": true,
"min": true,
"rightSide": false,
"show": true,
"sort": "avg",
"sortDesc": true,
"total": false,
"values": true
},
"lines": true,
"linewidth": 2,
"links": [
{
"title": "Server Status Variables (table_open_cache)",
"url": "http://dev.mysql.com/doc/refman/5.6/en/server-system-variables.html#sysvar_table_open_cache"
}
],
"nullPointMode": "null",
"percentage": false,
"pointradius": 5,
"points": false,
"renderer": "flot",
"seriesOverrides": [
{
"alias": "Opened Table Definitions",
"yaxis": 2
}
],
"spaceLength": 10,
"stack": false,
"steppedLine": false,
"targets": [
{
"calculatedInterval": "2m",
"datasource": {
"type": "prometheus",
"uid": "prometheus"
},
"datasourceErrors": {},
"errors": {},
"expr": "mysql_global_status_open_table_definitions{instance=\"$host\"}",
"format": "time_series",
"interval": "$interval",
"intervalFactor": 1,
"legendFormat": "Open Table Definitions",
"metric": "",
"refId": "B",
"step": 20
},
{
"calculatedInterval": "2m",
"datasource": {
"type": "prometheus",
"uid": "prometheus"
},
"datasourceErrors": {},
"errors": {},
"expr": "mysql_global_variables_table_definition_cache{instance=\"$host\"}",
"format": "time_series",
"interval": "$interval",
"intervalFactor": 1,
"legendFormat": "Table Definitions Cache Size",
"metric": "",
"refId": "C",
"step": 20
},
{
"datasource": {
"type": "prometheus",
"uid": "prometheus"
},
"expr": "rate(mysql_global_status_opened_table_definitions{instance=\"$host\"}[$interval]) or irate(mysql_global_status_opened_table_definitions{instance=\"$host\"}[5m])",
"format": "time_series",
"interval": "$interval",
"intervalFactor": 1,
"legendFormat": "Opened Table Definitions",
"refId": "A",
"step": 20
}
],
"thresholds": [],
"title": "MySQL Table Definition Cache",
"tooltip": {
"msResolution": false,
"shared": true,
"sort": 0,
"value_type": "individual"
},
"type": "graph",
"xaxis": {
"mode": "time",
"show": true,
"values": []
},
"yaxes": [
{
"format": "short",
"logBase": 1,
"min": 0,
"show": true
},
{
"format": "short",
"logBase": 1,
"min": 0,
"show": true
}
],
"yaxis": {
"align": false
}
},
{
"collapsed": false,
"datasource": {
"type": "prometheus",
"uid": "prometheus"
},
"gridPos": {
"h": 1,
"w": 24,
"x": 0,
"y": 136
},
"id": 395,
"panels": [],
"targets": [
{
"datasource": {
"type": "prometheus",
"uid": "prometheus"
},
"refId": "A"
}
],
"title": "System Charts",
"type": "row"
},
{
"aliasColors": {},
"bars": false,
"dashLength": 10,
"dashes": false,
"datasource": {
"type": "prometheus",
"uid": "prometheus"
},
"editable": true,
"error": false,
"fill": 2,
"grid": {},
"gridPos": {
"h": 7,
"w": 8,
"x": 0,
"y": 137
},
"id": 31,
"legend": {
"alignAsTable": false,
"avg": true,
"current": false,
"hideEmpty": false,
"max": false,
"min": false,
"rightSide": false,
"show": true,
"sort": "avg",
"sortDesc": true,
"total": false,
"values": true
},
"lines": true,
"linewidth": 2,
"links": [],
"nullPointMode": "null",
"percentage": false,
"pointradius": 5,
"points": false,
"renderer": "flot",
"seriesOverrides": [],
"spaceLength": 10,
"stack": false,
"steppedLine": false,
"targets": [
{
"calculatedInterval": "2s",
"datasource": {
"type": "prometheus",
"uid": "prometheus"
},
"datasourceErrors": {},
"errors": {},
"expr": "rate(node_vmstat_pgpgin{instance=\"$host\"}[$interval]) * 1024 or irate(node_vmstat_pgpgin{instance=\"$host\"}[5m]) * 1024",
"interval": "$interval",
"intervalFactor": 1,
"legendFormat": "Page In",
"metric": "",
"refId": "A",
"step": 20,
"target": ""
},
{
"calculatedInterval": "2s",
"datasource": {
"type": "prometheus",
"uid": "prometheus"
},
"datasourceErrors": {},
"errors": {},
"expr": "rate(node_vmstat_pgpgout{instance=\"$host\"}[$interval]) * 1024 or irate(node_vmstat_pgpgout{instance=\"$host\"}[5m]) * 1024",
"interval": "$interval",
"intervalFactor": 1,
"legendFormat": "Page Out",
"metric": "",
"refId": "B",
"step": 20,
"target": ""
}
],
"thresholds": [],
"title": "I/O Activity",
"tooltip": {
"msResolution": false,
"shared": true,
"sort": 0,
"value_type": "individual"
},
"type": "graph",
"xaxis": {
"mode": "time",
"show": true,
"values": []
},
"yaxes": [
{
"format": "Bps",
"label": "",
"logBase": 1,
"min": 0,
"show": true
},
{
"format": "bytes",
"logBase": 1,
"min": 0,
"show": true
}
],
"yaxis": {
"align": false
}
},
{
"aliasColors": {},
"bars": false,
"dashLength": 10,
"dashes": false,
"datasource": {
"type": "prometheus",
"uid": "prometheus"
},
"editable": true,
"error": false,
"fill": 6,
"grid": {},
"gridPos": {
"h": 7,
"w": 8,
"x": 8,
"y": 137
},
"height": "250px",
"id": 37,
"legend": {
"alignAsTable": false,
"avg": true,
"current": false,
"hideEmpty": false,
"max": false,
"min": false,
"rightSide": false,
"show": true,
"sort": "avg",
"sortDesc": true,
"total": false,
"values": true
},
"lines": true,
"linewidth": 2,
"links": [],
"nullPointMode": "null",
"percentage": false,
"pointradius": 5,
"points": false,
"renderer": "flot",
"seriesOverrides": [],
"spaceLength": 10,
"stack": true,
"steppedLine": false,
"targets": [
{
"calculatedInterval": "2s",
"datasource": {
"type": "prometheus",
"uid": "prometheus"
},
"datasourceErrors": {},
"errors": {},
"expr": "node_memory_MemTotal_bytes{instance=\"$host\"} - (node_memory_MemFree_bytes{instance=\"$host\"} + node_memory_Buffers{instance=\"$host\"} + node_memory_Cached{instance=\"$host\"})",
"interval": "$interval",
"intervalFactor": 1,
"legendFormat": "Used",
"metric": "",
"refId": "A",
"step": 20,
"target": ""
},
{
"calculatedInterval": "2s",
"datasource": {
"type": "prometheus",
"uid": "prometheus"
},
"datasourceErrors": {},
"errors": {},
"expr": "node_memory_MemFree_bytes{instance=\"$host\"}",
"interval": "$interval",
"intervalFactor": 1,
"legendFormat": "Free",
"metric": "",
"refId": "B",
"step": 20,
"target": ""
},
{
"calculatedInterval": "2s",
"datasource": {
"type": "prometheus",
"uid": "prometheus"
},
"datasourceErrors": {},
"errors": {},
"expr": "node_memory_Buffers{instance=\"$host\"}",
"interval": "$interval",
"intervalFactor": 1,
"legendFormat": "Buffers",
"metric": "",
"refId": "D",
"step": 20,
"target": ""
},
{
"calculatedInterval": "2s",
"datasource": {
"type": "prometheus",
"uid": "prometheus"
},
"datasourceErrors": {},
"errors": {},
"expr": "node_memory_Cached{instance=\"$host\"}",
"interval": "$interval",
"intervalFactor": 1,
"legendFormat": "Cached",
"metric": "",
"refId": "E",
"step": 20,
"target": ""
}
],
"thresholds": [],
"title": "Memory Distribution",
"tooltip": {
"msResolution": false,
"shared": true,
"sort": 0,
"value_type": "individual"
},
"type": "graph",
"xaxis": {
"mode": "time",
"show": true,
"values": []
},
"yaxes": [
{
"format": "bytes",
"label": "",
"logBase": 1,
"min": 0,
"show": true
},
{
"format": "bytes",
"logBase": 1,
"min": 0,
"show": true
}
],
"yaxis": {
"align": false
}
},
{
"aliasColors": {
"Load 1m": "#58140C",
"Max Core Utilization": "#bf1b00",
"iowait": "#e24d42",
"nice": "#1f78c1",
"softirq": "#806eb7",
"system": "#eab839",
"user": "#508642"
},
"bars": false,
"dashLength": 10,
"dashes": false,
"datasource": {
"type": "prometheus",
"uid": "prometheus"
},
"editable": true,
"error": false,
"fill": 6,
"grid": {},
"gridPos": {
"h": 7,
"w": 8,
"x": 16,
"y": 137
},
"height": "",
"id": 2,
"legend": {
"alignAsTable": false,
"avg": true,
"current": false,
"hideEmpty": true,
"hideZero": true,
"max": false,
"min": false,
"rightSide": false,
"show": true,
"sort": "avg",
"sortDesc": true,
"total": false,
"values": true
},
"lines": true,
"linewidth": 2,
"links": [],
"nullPointMode": "null",
"percentage": false,
"pointradius": 5,
"points": false,
"renderer": "flot",
"seriesOverrides": [
{
"alias": "Max Core Utilization",
"lines": false,
"pointradius": 1,
"points": true,
"stack": false
},
{
"alias": "Load 1m",
"color": "#58140C",
"fill": 2,
"stack": false,
"yaxis": 2
}
],
"spaceLength": 10,
"stack": true,
"steppedLine": false,
"targets": [
{
"calculatedInterval": "2s",
"datasource": {
"type": "prometheus",
"uid": "prometheus"
},
"datasourceErrors": {},
"errors": {},
"expr": "clamp_max(((avg by (mode) ( (clamp_max(rate(node_cpu_seconds_total{instance=\"$host\",mode!=\"idle\"}[$interval]),1)) or (clamp_max(irate(node_cpu_seconds_total{instance=\"$host\",mode!=\"idle\"}[5m]),1)) ))*100 or (avg_over_time(node_cpu_seconds_total_average{instance=~\"$host\", mode!=\"total\", mode!=\"idle\"}[$interval]) or avg_over_time(node_cpu_seconds_total_average{instance=~\"$host\", mode!=\"total\", mode!=\"idle\"}[5m]))),100)",
"format": "time_series",
"hide": false,
"interval": "$interval",
"intervalFactor": 1,
"legendFormat": "{{ mode }}",
"metric": "",
"refId": "A",
"step": 20
},
{
"datasource": {
"type": "prometheus",
"uid": "prometheus"
},
"expr": "clamp_max(max by () (sum by (cpu) ( (clamp_max(rate(node_cpu_seconds_total{instance=\"$host\",mode!=\"idle\",mode!=\"iowait\"}[$interval]),1)) or (clamp_max(irate(node_cpu_seconds_total{instance=\"$host\",mode!=\"idle\",mode!=\"iowait\"}[5m]),1)) ))*100,100)",
"format": "time_series",
"hide": true,
"interval": "$interval",
"intervalFactor": 1,
"legendFormat": "Max Core Utilization",
"refId": "B",
"step": 20
},
{
"datasource": {
"type": "prometheus",
"uid": "prometheus"
},
"expr": "node_load1{instance=\"$host\"}",
"format": "time_series",
"hide": false,
"intervalFactor": 2,
"legendFormat": "Load 1m",
"refId": "C"
}
],
"thresholds": [],
"title": "CPU Usage / Load",
"tooltip": {
"msResolution": false,
"shared": true,
"sort": 0,
"value_type": "individual"
},
"type": "graph",
"xaxis": {
"mode": "time",
"show": true,
"values": []
},
"yaxes": [
{
"decimals": 1,
"format": "percent",
"label": "",
"logBase": 1,
"max": 100,
"min": 0,
"show": true
},
{
"format": "none",
"logBase": 1,
"min": 0,
"show": true
}
],
"yaxis": {
"align": false
}
},
{
"aliasColors": {},
"bars": false,
"dashLength": 10,
"dashes": false,
"datasource": {
"type": "prometheus",
"uid": "prometheus"
},
"decimals": 2,
"editable": true,
"error": false,
"fill": 2,
"grid": {},
"gridPos": {
"h": 7,
"w": 8,
"x": 0,
"y": 144
},
"height": "250px",
"id": 36,
"legend": {
"alignAsTable": false,
"avg": true,
"current": false,
"hideEmpty": true,
"hideZero": true,
"max": false,
"min": false,
"rightSide": false,
"show": true,
"total": false,
"values": true
},
"lines": false,
"linewidth": 2,
"links": [],
"nullPointMode": "null",
"percentage": false,
"pointradius": 1,
"points": true,
"renderer": "flot",
"seriesOverrides": [],
"spaceLength": 10,
"stack": false,
"steppedLine": false,
"targets": [
{
"calculatedInterval": "2m",
"datasource": {
"type": "prometheus",
"uid": "prometheus"
},
"datasourceErrors": {},
"errors": {},
"expr": "sum((rate(node_disk_read_time_seconds_total{device!~\"dm-.+\", instance=\"$host\"}[$interval]) / rate(node_disk_reads_completed_total{device!~\"dm-.+\", instance=\"$host\"}[$interval])) or (irate(node_disk_read_time_seconds_total{device!~\"dm-.+\", instance=\"$host\"}[5m]) / irate(node_disk_reads_completed_total{device!~\"dm-.+\", instance=\"$host\"}[5m]))\nor avg_over_time(aws_rds_read_latency_average{instance=\"$host\"}[$interval]) or avg_over_time(aws_rds_read_latency_average{instance=\"$host\"}[5m]))",
"format": "time_series",
"interval": "$interval",
"intervalFactor": 1,
"legendFormat": "Read",
"metric": "",
"refId": "A",
"step": 20,
"target": ""
},
{
"calculatedInterval": "2m",
"datasource": {
"type": "prometheus",
"uid": "prometheus"
},
"datasourceErrors": {},
"errors": {},
"expr": "sum((rate(node_disk_write_time_seconds_total{device!~\"dm-.+\", instance=\"$host\"}[$interval]) / rate(node_disk_writes_completed_total{device!~\"dm-.+\", instance=\"$host\"}[$interval])) or (irate(node_disk_write_time_seconds_total{device!~\"dm-.+\", instance=\"$host\"}[5m]) / irate(node_disk_writes_completed_total{device!~\"dm-.+\", instance=\"$host\"}[5m])) or \navg_over_time(aws_rds_write_latency_average{instance=\"$host\"}[$interval]) or avg_over_time(aws_rds_write_latency_average{instance=\"$host\"}[5m]))",
"format": "time_series",
"interval": "$interval",
"intervalFactor": 1,
"legendFormat": "Write",
"metric": "",
"refId": "B",
"step": 20,
"target": ""
}
],
"thresholds": [],
"title": "Disk Latency",
"tooltip": {
"msResolution": false,
"shared": true,
"sort": 0,
"value_type": "individual"
},
"type": "graph",
"xaxis": {
"mode": "time",
"show": true,
"values": []
},
"yaxes": [
{
"format": "ms",
"label": "",
"logBase": 2,
"show": true
},
{
"format": "ms",
"label": "",
"logBase": 1,
"min": 0,
"show": true
}
],
"yaxis": {
"align": false
}
},
{
"aliasColors": {},
"bars": false,
"dashLength": 10,
"dashes": false,
"datasource": {
"type": "prometheus",
"uid": "prometheus"
},
"editable": true,
"error": false,
"fill": 2,
"grid": {},
"gridPos": {
"h": 7,
"w": 8,
"x": 8,
"y": 144
},
"height": "250px",
"id": 21,
"legend": {
"alignAsTable": false,
"avg": true,
"current": false,
"hideEmpty": false,
"max": false,
"min": false,
"rightSide": false,
"show": true,
"sort": "avg",
"sortDesc": true,
"total": false,
"values": true
},
"lines": true,
"linewidth": 2,
"links": [],
"nullPointMode": "null",
"percentage": false,
"pointradius": 5,
"points": false,
"renderer": "flot",
"seriesOverrides": [
{
"alias": "Outbound",
"transform": "negative-Y"
}
],
"spaceLength": 10,
"stack": false,
"steppedLine": false,
"targets": [
{
"calculatedInterval": "2s",
"datasource": {
"type": "prometheus",
"uid": "prometheus"
},
"datasourceErrors": {},
"errors": {},
"expr": "sum(rate(node_network_receive_bytes_total{instance=\"$host\", device!=\"lo\"}[$interval])) or sum(irate(node_network_receive_bytes_total{instance=\"$host\", device!=\"lo\"}[5m])) or sum(max_over_time(rdsosmetrics_network_rx{instance=\"$host\"}[$interval])) or sum(max_over_time(rdsosmetrics_network_rx{instance=\"$host\"}[5m])) ",
"format": "time_series",
"interval": "$interval",
"intervalFactor": 1,
"legendFormat": "Inbound",
"metric": "",
"refId": "B",
"step": 20,
"target": ""
},
{
"calculatedInterval": "2s",
"datasource": {
"type": "prometheus",
"uid": "prometheus"
},
"datasourceErrors": {},
"errors": {},
"expr": "sum(rate(node_network_transmit_bytes_total{instance=\"$host\", device!=\"lo\"}[$interval])) or sum(irate(node_network_transmit_bytes_total{instance=\"$host\", device!=\"lo\"}[5m])) or\nsum(max_over_time(rdsosmetrics_network_tx{instance=\"$host\"}[$interval])) or sum(max_over_time(rdsosmetrics_network_tx{instance=\"$host\"}[5m]))",
"format": "time_series",
"interval": "$interval",
"intervalFactor": 1,
"legendFormat": "Outbound",
"metric": "",
"refId": "A",
"step": 20,
"target": ""
}
],
"thresholds": [],
"title": "Network Traffic",
"tooltip": {
"msResolution": false,
"shared": true,
"sort": 0,
"value_type": "individual"
},
"type": "graph",
"xaxis": {
"mode": "time",
"show": true,
"values": []
},
"yaxes": [
{
"format": "Bps",
"label": "",
"logBase": 1,
"show": true
},
{
"format": "bytes",
"logBase": 1,
"min": 0,
"show": true
}
],
"yaxis": {
"align": false
}
},
{
"aliasColors": {},
"bars": false,
"dashLength": 10,
"dashes": false,
"datasource": {
"type": "prometheus",
"uid": "prometheus"
},
"editable": true,
"error": false,
"fill": 2,
"grid": {},
"gridPos": {
"h": 7,
"w": 8,
"x": 16,
"y": 144
},
"id": 38,
"legend": {
"alignAsTable": false,
"avg": true,
"current": false,
"hideEmpty": false,
"max": false,
"min": false,
"rightSide": false,
"show": true,
"sort": "avg",
"sortDesc": true,
"total": false,
"values": true
},
"lines": true,
"linewidth": 2,
"links": [],
"nullPointMode": "null",
"percentage": false,
"pointradius": 5,
"points": false,
"renderer": "flot",
"seriesOverrides": [],
"spaceLength": 10,
"stack": false,
"steppedLine": false,
"targets": [
{
"calculatedInterval": "2s",
"datasource": {
"type": "prometheus",
"uid": "prometheus"
},
"datasourceErrors": {},
"errors": {},
"expr": "rate(node_vmstat_pswpin{instance=\"$host\"}[$interval]) * 4096 or irate(node_vmstat_pswpin{instance=\"$host\"}[5m]) * 4096",
"interval": "$interval",
"intervalFactor": 1,
"legendFormat": "Swap In (Reads)",
"metric": "",
"refId": "A",
"step": 20,
"target": ""
},
{
"calculatedInterval": "2s",
"datasource": {
"type": "prometheus",
"uid": "prometheus"
},
"datasourceErrors": {},
"errors": {},
"expr": "rate(node_vmstat_pswpout{instance=\"$host\"}[$interval]) * 4096 or irate(node_vmstat_pswpout{instance=\"$host\"}[5m]) * 4096",
"interval": "$interval",
"intervalFactor": 1,
"legendFormat": "Swap Out (Writes)",
"metric": "",
"refId": "B",
"step": 20,
"target": ""
}
],
"thresholds": [],
"title": "Swap Activity",
"tooltip": {
"msResolution": false,
"shared": true,
"sort": 0,
"value_type": "individual"
},
"type": "graph",
"xaxis": {
"mode": "time",
"show": true,
"values": []
},
"yaxes": [
{
"format": "Bps",
"label": "",
"logBase": 1,
"min": 0,
"show": true
},
{
"format": "bytes",
"logBase": 1,
"min": 0,
"show": true
}
],
"yaxis": {
"align": false
}
}
],
"refresh": "1m",
"schemaVersion": 38,
"style": "dark",
"tags": [
"Percona",
"MySQL"
],
"templating": {
"list": [
{
"allFormat": "glob",
"auto": true,
"auto_count": 200,
"auto_min": "1s",
"current": {
"selected": false,
"text": "auto",
"value": "$__auto_interval_interval"
},
"datasource": "prometheus",
"hide": 0,
"includeAll": false,
"label": "Interval",
"multi": false,
"multiFormat": "glob",
"name": "interval",
"options": [
{
"selected": true,
"text": "auto",
"value": "$__auto_interval_interval"
},
{
"selected": false,
"text": "1s",
"value": "1s"
},
{
"selected": false,
"text": "5s",
"value": "5s"
},
{
"selected": false,
"text": "1m",
"value": "1m"
},
{
"selected": false,
"text": "5m",
"value": "5m"
},
{
"selected": false,
"text": "1h",
"value": "1h"
},
{
"selected": false,
"text": "6h",
"value": "6h"
},
{
"selected": false,
"text": "1d",
"value": "1d"
}
],
"query": "1s,5s,1m,5m,1h,6h,1d",
"refresh": 2,
"skipUrlSync": false,
"type": "interval"
},
{
"allFormat": "glob",
"current": {
"selected": false,
"text": "10.16.0.7:9104",
"value": "10.16.0.7:9104"
},
"datasource": {
"type": "prometheus",
"uid": "prometheus"
},
"definition": "",
"hide": 0,
"includeAll": false,
"label": "Host",
"multi": false,
"multiFormat": "regex values",
"name": "host",
"options": [],
"query": "label_values(mysql_up, instance)",
"refresh": 1,
"refresh_on_load": false,
"regex": "",
"skipUrlSync": false,
"sort": 1,
"type": "query",
"useTags": false
}
]
},
"time": {
"from": "now-12h",
"to": "now"
},
"timepicker": {
"collapse": false,
"enable": true,
"hidden": false,
"notice": false,
"now": true,
"refresh_intervals": [
"5s",
"10s",
"30s",
"1m",
"5m",
"15m",
"30m",
"1h",
"2h",
"1d"
],
"status": "Stable",
"time_options": [
"5m",
"15m",
"1h",
"6h",
"12h",
"24h",
"2d",
"7d",
"30d"
],
"type": "timepicker"
},
"timezone": "browser",
"title": "MySQL Overview",
"uid": "MQWgroiiz",
"version": 2,
"weekStart": ""
}